Edge for Private Cloud v. 4.17.01
A versão Beta do painel de monitoramento do Edge ajuda você a entender a integridade de várias (Roteadores, Processadores de mensagens, ZooKeeper, Cassandra), bem como códigos de erro HTTP para várias organizações e ambientes da sua implantação. Você também pode capturar um snapshot desses detalhes e compartilhar com a Apigee, se necessário, para resolver incidentes de suporte.
Antes de usar o painel
Exibição do painel
Depois de instalar o painel, acesse-o abrindo o seguinte URL em um navegador:
http://grafana_IP_or_DNS:3000
em que grafana_IP_or_DNS é o nome IP ou DNS do nó em execução a Apigee apigee-grafana componente. Você será solicitado a digitar o "username:password" do administrador conforme definido quando você instalou o apigee-grafana. A os valores padrão das instruções de instalação abaixo são admin:admin.
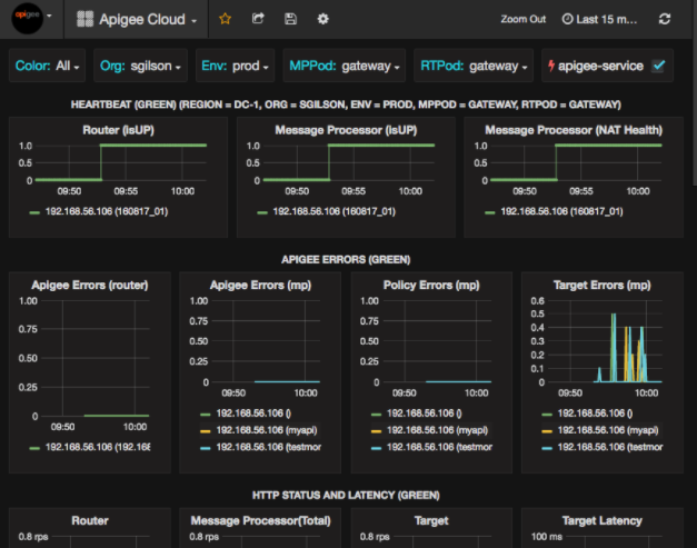
Depois de fazer login, você verá a seguinte tela:

Selecione o logotipo no canto superior esquerdo para abrir a barra de menus. Na barra de menu, selecione Fixar para manter a barra aberta.
Na barra de menus, selecione:
- Organização principal do administrador. para definir detalhes do administrador, como senha e e-mail endereço IP.
- Painéis > Início para abrir a tela mostrada acima. Em seguida, selecione Apigee Cloud ou Painel do Cassandra para ver os mais avançado.
- Fontes de dados para consultar as origens de dados do componente apigee-grafana. Selecione cada fonte de dados e clique no botão Botão de teste para validar uma conexão com a Internet.
- Plug-ins para mostrar a lista de plug-ins instalados.
- Admin para definir informações sobre o Grafana.
Depois de selecionar Painéis > Casa, selecionando umpige Cloud abre a exibição do painel mostrada abaixo:

Nessa tela, você encontra informações sobre:
- Roteador: status, tráfego, erros, carga e muito mais.
- Processador de mensagens: status e integridade, tráfego, latência de destino, destino códigos de resposta e muito mais.
- Métricas do nó: uso da CPU, espaço em disco, uso de heap e muito mais.
Observe os botões na parte superior dos gráficos:
- Cor: defina como Todas. Todos é o único compatível.
- Organização: defina como o nome da sua organização.
- Env: defina como o nome de um ambiente na organização.
- MPPod e RTPod: definidos como o nome do pod da mensagem Processadores e roteadores. Por padrão, é "gateway" a menos que você o mude na instalação tempo de resposta.
- apigee-service: marque essa opção para exibir informações sobre as execuções do utilitário apigee-service.
Alguns gráficos mostram informações sobre proxies de API individuais e todos os proxies de API juntos. Por exemplo, no gráfico abaixo, você pode ver uma linha para todos os proxies, identificada pela linha verde para 192.168.56.103(), o IP endereço do processador de mensagens:

Há também linhas individuais no gráfico para diferentes proxies de API chamados getUsers e testAX, identificados no gráfico como laranja. linha para 192.168.56.103(getUsers) e a linha azul de 192.168.56.103(testax).
Por padrão, o painel mostra informações dos últimos 5 minutos. Selecione o Clique em Hoje no canto superior direito do painel para selecionar um intervalo diferente.
Como enviar um snapshot de painel para a Apigee
Para ajudar a Apigee a diagnosticar e depurar um problema, você pode enviar um snapshot do seu painel para Suporte da Apigee. A Apigee pode inspecionar seu painel para ajudar a determinar a causa do problema.
Para enviar um snapshot do painel à Apigee:
- Selecione o ícone Compartilhar painel na parte superior do painel (em destaque).
na caixa vermelha abaixo):

- Na janela pop-up, selecione Compartilhamento de snapshots.
- Deixe todos os campos como estão e selecione a opção Publicar em snapshot.apigee.net
- Será exibida uma janela pop-up com um link. Copie e envie esse link para a Apigee.
Componentes do painel
O painel depende de vários componentes que você instala depois de instalar o Edge:
- apigee-telegraf
Um componente wrapper para o telegraf, que coleta métricas do o sistema e os componentes em execução e os envia para o Base de dados de série temporal (TSDB) da apigee-influxdb.
Instale este componente em todos os componentes de dados e ambiente de execução do Edge, como a mensagem do Edge Processador, roteador, servidor Postgres, Cassandra e Zookeeper. - apigee-influxdb
um componente wrapper para o influxdb, que armazena as métricas. e os expõe por meio de uma API para que possam ser renderizados em uma IU usando o apigee-grafana.
Instale esse componente centralmente para que ele possa ser acessado por todos os componentes do apigee-telegraf em execução na nós do Edge individuais. - apigee-grafana
Um componente wrapper sobre o grafana, que fornece um eficaz e elegante de criar, explorar e compartilhar painéis e dados com sua equipe e Apigee para solução de problemas.
Instale esse componente no nó em que você quer exibir o painel.