ব্যক্তিগত ক্লাউডের জন্য প্রান্ত v. 4.17.01
এজ মনিটরিং ড্যাশবোর্ডের বিটা রিলিজ আপনাকে বিভিন্ন উপাদানের (রাউটার, মেসেজ প্রসেসর, জুকিপার, ক্যাসান্ড্রা) পাশাপাশি আপনার স্থাপনার বিভিন্ন প্রতিষ্ঠান এবং পরিবেশের জন্য HTTP ত্রুটি কোড বুঝতে সাহায্য করে। এছাড়াও আপনি এই বিবরণগুলি স্ন্যাপশট করতে পারেন এবং সহায়তার ঘটনাগুলি সমাধানের জন্য প্রয়োজনে Apigee-এর সাথে শেয়ার করতে পারেন৷
ড্যাশবোর্ড ব্যবহার করার আগে
ড্যাশবোর্ড প্রদর্শন
ড্যাশবোর্ড ইনস্টল করার পরে, একটি ব্রাউজারে নিম্নলিখিত URLটি খোলার মাধ্যমে এটি অ্যাক্সেস করুন:
http://grafana_IP_or_DNS:3000
যেখানে grafana_IP_or_DNS হল Apigee apigee-grafana কম্পোনেন্ট চালিত নোডের IP বা DNS নাম। আপনি যখন apigee-grafana ইনস্টল করবেন তখন আপনাকে প্রশাসকের ব্যবহারকারীর নাম:পাসওয়ার্ড লিখতে বলা হবে। নীচের ইনস্টলেশন নির্দেশাবলী থেকে ডিফল্ট মান হল admin:admin .
আপনি লগ ইন করার পরে, আপনি নিম্নলিখিত পর্দা দেখতে পাবেন:

মেনু বার খুলতে উপরের-বাম কোণে লোগোটি নির্বাচন করুন। মেনু বারে, বারটি খোলা রাখতে পিন নির্বাচন করুন।
মেনু বারে, নির্বাচন করুন:
- অ্যাডমিন প্রধান সংস্থা । প্রশাসকের বিবরণ সেট করতে, যেমন একটি পাসওয়ার্ড এবং ইমেল ঠিকানা।
- উপরে দেখানো স্ক্রীন খুলতে ড্যাশবোর্ড > হোম । তারপর ড্যাশবোর্ড দেখতে Apigee Cloud বা Cassandra Dashboard নির্বাচন করুন।
- apigee-grafana কম্পোনেন্টের জন্য ডাটা সোর্স দেখতে ডাটা সোর্স । প্রতিটি ডেটা উত্স নির্বাচন করুন, এবং তারপর সংযোগ যাচাই করতে সংরক্ষণ এবং পরীক্ষা বোতামটি নির্বাচন করুন৷
- ইনস্টল করা প্লাগইনগুলির তালিকা প্রদর্শনের জন্য প্লাগইন ।
- Grafana সম্পর্কে তথ্য সেট করতে অ্যাডমিন ।
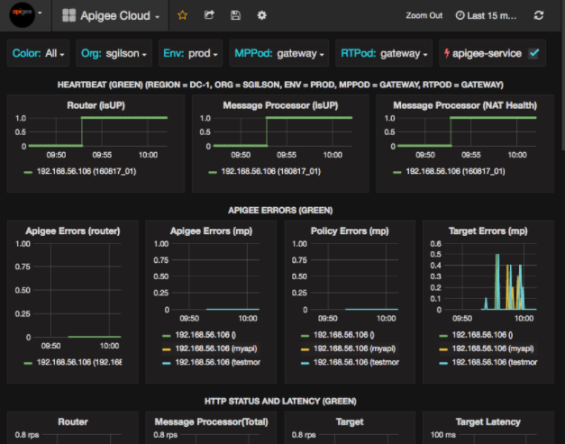
ড্যাশবোর্ড > হোম নির্বাচন করার পরে, একটি পিজি ক্লাউড নির্বাচন করা নিচে দেখানো ড্যাশবোর্ড প্রদর্শনটি খোলে:

এই স্ক্রিনে, আপনি এই সম্পর্কে তথ্য দেখতে পারেন:
- রাউটার : স্থিতি, ট্র্যাফিক, ত্রুটি, লোড এবং আরও অনেক কিছু।
- বার্তা প্রসেসর : অবস্থা এবং স্বাস্থ্য, ট্রাফিক, লক্ষ্য লেটেন্সি, লক্ষ্য প্রতিক্রিয়া কোড এবং আরও অনেক কিছু।
- নোড মেট্রিক্স : CPU ব্যবহার, ডিস্কের স্থান, হিপ ব্যবহার এবং আরও অনেক কিছু।
চার্টের শীর্ষ জুড়ে বোতামগুলি লক্ষ্য করুন:
- রঙ : সমস্ত সেট করুন। সবই একমাত্র সমর্থিত বিকল্প।
- সংগঠন : আপনার প্রতিষ্ঠানের নামের সাথে সেট করুন।
- Env : প্রতিষ্ঠানের একটি পরিবেশের নামে সেট করুন।
- MPPod এবং RTPod : মেসেজ প্রসেসর এবং রাউটারের পড নামের উপর সেট করুন। ডিফল্টরূপে এটি "গেটওয়ে" যদি না আপনি এটি ইনস্টল করার সময় পরিবর্তন করেন।
- apigee-service : apigee-সার্ভিস ইউটিলিটির এক্সিকিউশন সম্পর্কে তথ্য প্রদর্শন করতে চেক করুন।
কিছু চার্ট পৃথক API প্রক্সি এবং সমস্ত API প্রক্সির তথ্য একসাথে দেখায়। উদাহরণস্বরূপ, নীচের চার্টে, আপনি সমস্ত প্রক্সির জন্য একটি লাইন দেখতে পারেন, 1 92.168.56.103() , বার্তা প্রসেসরের IP ঠিকানার জন্য সবুজ লাইন দ্বারা চিহ্নিত:

এছাড়াও getUsers এবং testAX নামের বিভিন্ন API প্রক্সির জন্য চার্টে পৃথক লাইন রয়েছে , 192.168.56.103(getUsers) এর জন্য কমলা লাইন এবং 192.168.56.103(testax) এর জন্য নীল রেখা হিসাবে চার্টে চিহ্নিত করা হয়েছে।
ডিফল্টরূপে, ড্যাশবোর্ড শেষ 5 মিনিটের জন্য তথ্য দেখায়। একটি ভিন্ন ব্যবধান নির্বাচন করতে ড্যাশবোর্ডের উপরের ডানদিকে Today নির্বাচন করুন।
Apigee-এ একটি ড্যাশবোর্ড স্ন্যাপশট পাঠানো হচ্ছে
Apigee-কে একটি সমস্যা নির্ণয় এবং ডিবাগ করতে সাহায্য করার জন্য, আপনি Apigee সাপোর্টে আপনার ড্যাশবোর্ডের একটি স্ন্যাপশট পাঠাতে পারেন। Apigee তারপর সমস্যাটির কারণ নির্ধারণে সহায়তা করতে আপনার ড্যাশবোর্ড পরিদর্শন করতে পারে।
Apigee এ একটি ড্যাশবোর্ড স্ন্যাপশট পাঠাতে:
- ড্যাশবোর্ডের শীর্ষে শেয়ার ড্যাশবোর্ড আইকনটি নির্বাচন করুন (নীচের লাল বাক্সে হাইলাইট করা হয়েছে):

- পপ-আপ উইন্ডোতে, স্ন্যাপশট শেয়ারিং নির্বাচন করুন।
- সমস্ত ক্ষেত্র যেমন আছে তেমনই ছেড়ে দিন এবং snapshot.apigee.net-এ প্রকাশ করুন বোতামটি নির্বাচন করুন।
- একটি পপ-আপ উইন্ডো প্রদর্শিত হবে যেখানে একটি লিঙ্ক রয়েছে। সেই লিঙ্কটি কপি করে Apigee-এ পাঠান।
ড্যাশবোর্ড উপাদান
ড্যাশবোর্ডটি এজ ইনস্টল করার পরে ইনস্টল করা বেশ কয়েকটি উপাদানের উপর নির্ভর করে:
- apigee-টেলিগ্রাফ
টেলিগ্রাফের জন্য একটি র্যাপার উপাদান, যা সিস্টেম এবং চলমান উপাদানগুলি থেকে মেট্রিক্স সংগ্রহ করে এবং এপিজি-ইনফ্লাক্সডিবি টাইম সিরিজ ডেটাবেস (টিএসডিবি) এ পুশ করে।
এজ মেসেজ প্রসেসর, রাউটার, পোস্টগ্রেস সার্ভার, ক্যাসান্ড্রা এবং জুকিপার নোডের মতো সমস্ত এজ রানটাইম এবং ডেটা উপাদানগুলিতে এই উপাদানটি ইনস্টল করুন। - apigee-influxdb
influxdb- এর জন্য একটি র্যাপার উপাদান, যা মেট্রিক্স ডেটা সঞ্চয় করে এবং একটি API এর মাধ্যমে এটি প্রকাশ করে যাতে apigee-grafana ব্যবহার করে ডেটা একটি UI-তে রেন্ডার করা যায়।
এই উপাদানটি কেন্দ্রীয়ভাবে ইনস্টল করুন যাতে এটি পৃথক এজ নোডগুলিতে চলমান সমস্ত অ্যাপিজি-টেলিগ্রাফ উপাদান দ্বারা অ্যাক্সেস করা যায়। - apigee-গ্রাফনা
Grafana- এর উপরে একটি মোড়ক উপাদান, যা সমস্যা সমাধানের জন্য আপনার দল এবং Apigee-এর সাথে ড্যাশবোর্ড এবং ডেটা তৈরি, অন্বেষণ এবং ভাগ করার একটি শক্তিশালী এবং মার্জিত উপায় প্রদান করে৷
আপনি যেখানে ড্যাশবোর্ড দেখতে চান সেই নোডে এই উপাদানটি ইনস্টল করুন।