Edge for Private Cloud Version 4.17.01
Die Betaversion des Edge-Monitoring-Dashboards hilft Ihnen, den Zustand verschiedener Komponenten (Router, Message Processor, ZooKeeper, Cassandra) sowie HTTP-Fehlercodes für verschiedene Organisationen und Umgebungen in Ihrer Bereitstellung nutzen können. Sie können auch eine Momentaufnahme dieser Details erstellen und mit Apigee, wenn dies zur Behebung von Supportvorfällen erforderlich ist.
Vor der Verwendung des Dashboards
Dashboardanzeige
Nach der Installation des Dashboards können Sie darauf zugreifen, indem Sie die folgende URL in einem Browser öffnen:
http://grafana_IP_or_DNS:3000
Dabei ist grafana_IP_or_DNS der IP- oder DNS-Name des ausgeführten Knotens. der Apigee Apigee-grafana Komponente. Sie werden aufgefordert, Nutzername:Passwort des Administrators einzugeben, wie er beim Sie haben apigee-grafana installiert. Die Standardwerte aus der Installationsanleitung unten sind admin:admin.
Nach der Anmeldung wird der folgende Bildschirm angezeigt:

Wählen Sie links oben das Logo aus, um die Menüleiste zu öffnen. Wählen Sie in der Menüleiste Anpinnen: Die Leiste bleibt geöffnet.
Wählen Sie in der Menüleiste Folgendes aus:
- Admin-Hauptorganisation. Administratordetails wie Passwort und E-Mail-Adresse festzulegen Adresse.
- Dashboards > Startbildschirm, um den oben gezeigten Bildschirm zu öffnen. Wählen Sie dann Apigee Cloud oder Cassandra Dashboard, um die Dashboard.
- Datenquellen, um die Datenquellen für die Apigee-Grafana-Komponente anzuzeigen. Wählen Sie die einzelnen Datenquellen aus und klicken Sie dann auf das Symbol zum Speichern und Schaltfläche testen, um die
- Plugins, um die Liste der installierten Plug-ins aufzurufen.
- Admin, um Informationen zu Grafana festzulegen.
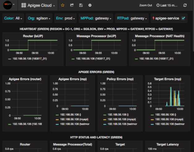
Nachdem Sie Dashboards > Zuhause, Auswahl vonTaube Cloud öffnet die unten abgebildete Dashboard-Anzeige:

Auf diesem Bildschirm sehen Sie folgende Informationen:
- Router: Status, Traffic, Fehler, Last usw.
- Message Processor: Status und Status, Traffic, Ziellatenz, Ziel Antwortcodes und mehr.
- Knotenmesswerte: CPU-Nutzung, Speicherplatz, Heap-Nutzung usw.
Beachten Sie die Schaltflächen oben in den Diagrammen:
- Color (Farbe): Wählen Sie All (Alle) aus. Alle ist die einzige unterstützte Option.
- Org.: Geben Sie hier den Namen Ihrer Organisation ein.
- Env: Auf den Namen einer Umgebung in der Organisation festlegen.
- MPPod und RTPod: auf den Pod-Namen der Nachricht setzen Prozessoren und Router Standardmäßig ist das „Gateway“. es sei denn, Sie haben es bei der Installation geändert .
- apigee-service: Aktivieren Sie diese Option, um Informationen über Ausführungen des apigee-service-Dienstprogramms.
Einige der Diagramme zeigen Informationen für einzelne API-Proxys und alle API-Proxys zusammen. Im folgenden Diagramm sehen Sie beispielsweise eine Linie für alle Proxys, die durch die grüne Linie gekennzeichnet sind für 192.168.56.103() die IP-Adresse Adresse des Message Processor:

Im Diagramm gibt es auch einzelne Linien für verschiedene API-Proxys mit den Namen getUsers und testAX, die im Diagramm orangefarben sind. Zeile für 192.168.56.103(getUsers) und die blaue Linie für 192.168.56.103(testax).
Standardmäßig werden im Dashboard Informationen für die letzten 5 Minuten angezeigt. Wählen Sie das Heute rechts oben im Dashboard können Sie ein anderes Intervall auswählen.
Dashboard-Snapshot an Apigee senden
Um Apigee bei der Diagnose und Behebung eines Problems zu unterstützen, können Sie einen Snapshot Ihres Dashboards an Apigee-Support Apigee kann dann Ihr Dashboard untersuchen, um die Ursache des Fehlers Problem.
So senden Sie einen Dashboard-Snapshot an Apigee:
- Klicken Sie oben im Dashboard auf das Symbol Dashboard teilen (hervorgehoben).
in das rote Feld unten ein:

- Wählen Sie im Pop-up-Fenster Snapshot-Freigabe aus.
- Lassen Sie alle Felder unverändert und wählen Sie die Option Publish to Snapshot.apigee.net-Schaltfläche
- Ein Pop-up-Fenster mit einem Link wird angezeigt. Kopieren Sie diesen Link und senden Sie ihn an Apigee.
Dashboardkomponenten
Das Dashboard basiert auf mehreren Komponenten, die Sie nach der Installation von Edge installieren:
- Apigee-Telegraf
Eine Wrapper-Komponente für Telegraf, die Messwerte aus das System und die laufenden Komponenten und überträgt sie per Push in die Time Series DataBase (TSDB) von apigee-influxdb.
Installieren Sie diese Komponente auf allen Edge-Laufzeit- und Datenkomponenten wie der Edge-Nachricht Prozessor-, Router-, Postgres-Server-, Cassandra- und Zookeeper-Knoten. - apigee-influxdb
Eine Wrapper-Komponente für influxdb, in der die Messwerte gespeichert werden Daten und macht sie über eine API verfügbar, sodass die Daten in einer Benutzeroberfläche mithilfe von apigee-grafana gerendert werden können.
Installieren Sie diese Komponente zentral, damit alle apigee-telegraf-Komponenten auf sie zugreifen können, für einzelne Edge-Knoten. - Apigee-Grafana
Eine Wrapper-Komponente über grafana, die eine eine leistungsstarke und elegante Möglichkeit zum Erstellen, Erkunden und Teilen von Dashboards und Daten mit Ihrem Team und Apigee zur Fehlerbehebung
Installieren Sie diese Komponente auf dem Knoten, auf dem Sie das Dashboard anzeigen möchten.