适用于私有云的 Edge v. 4.17.01
Edge 监控信息中心的 Beta 版可帮助您了解各种 (路由器、消息处理器、ZooKeeper、Cassandra) 不同的组织和环境。您还可以截取这些详细信息并分享 以及 Apigee。
使用信息中心之前
信息中心显示内容
安装信息中心后,请在浏览器中打开以下网址访问该信息中心:
http://grafana_IP_or_DNS:3000
其中,grafana_IP_or_DNS 是运行节点的 IP 或 DNS 名称 Apigee apigee-grafana 组件。系统会提示您输入管理员的用户名和密码, 您安装了 apigee-grafana。通过 以下安装说明中的默认值为 admin:admin。
登录后,您会看到以下屏幕:

选择左上角的徽标以打开菜单栏。在菜单栏中,选择 固定可让此栏保持打开状态。
在菜单栏中,选择:
- 管理员主要组织:设置管理员详细信息,例如密码和电子邮件地址 地址。
- 信息中心 >Home 打开如上所示的屏幕。然后选择 Apigee Cloud 或 Cassandra 信息中心 信息中心。
- 数据源,用于查看 apigee-grafana 组件的数据源。 选择每个数据源,然后点击“保存并用于验证 连接。
- Plugins - 显示已安装插件的列表。
- 管理,用于设置有关 Grafana 的信息。
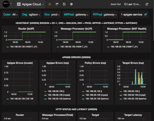
选择信息中心 >Home,选择 Apigee Cloud 会打开信息中心显示内容,如下所示:

在此屏幕上,您可以查看以下信息:
- 路由器:状态、流量、错误、负载等。
- 消息处理器:状态和运行状况、流量、目标延迟时间、目标 响应代码等。
- 节点指标:CPU 用量、磁盘空间、堆用量等。
请注意图表顶部的按钮:
- 颜色:设置为全部。全部是唯一的 受支持的选项。
- Org:可设为贵组织的名称。
- Env:设置为组织中环境的名称。
- MPPod 和 RTPod:设置为消息的 Pod 名称 处理器和路由器。默认为“网关”除非您在安装时更改了 。
- apigee-service:选中后显示 apigee-service 实用程序。
部分图表会一并显示各个 API 代理和所有 API 代理的信息。 例如,在下面的图表中,您可以看到代表所有指标的一条线,以绿线表示 192.168.56.103(),则 IP 消息处理器的地址:

在图表中,还有分别对应不同 API 代理的线条,分别名为 getUsers 和 testAX,在图表中显示为橙色 192.168.56.103(getUsers) 对应的行 蓝线表示 192.168.56.103(testax)。
默认情况下,信息中心会显示过去 5 分钟内的信息。选择 今天,选择其他时间间隔。
将信息中心快照发送到 Apigee
为帮助 Apigee 诊断和调试问题,您可以将信息中心的快照发送给 Apigee 支持。然后,Apigee 可以检查您的信息中心,以帮助确定 问题。
如需将信息中心快照发送到 Apigee,请执行以下操作:
- 选择信息中心顶部的共享信息中心图标(突出显示部分)
(位于下方红色框中):

- 在弹出式窗口中,选择快照共享。
- 保持所有字段不变,然后选择发布到 snapshot.apigee.net 按钮。
- 此时,系统会显示一个包含链接的弹出式窗口。复制该链接并将其发送到 Apigee。
信息中心组件
信息中心依赖于您在安装 Edge 后安装的几个组件:
- apigee-Telegraf
Telegraf 的封装容器组件,用于从 系统和正在运行的组件,并将它们推送到 apigee-influxdb 时序数据库 (TSDB)。
在所有 Edge 运行时和数据组件(例如 Edge 消息)上安装此组件 处理器、路由器、Postgres 服务器、Cassandra 和 ZooKeeper 节点。 - apigee-influxdb
influxdb 的封装容器组件,用于存储指标 数据并通过 API 公开这些数据,以便使用 apigee-grafana 呈现数据。
集中安装此组件,以便其上运行的所有 apigee-telegraf 组件都可以访问此组件 单个 Edge 节点。 - apigee-grafana
位于 grafana 之上的封装容器组件,用于提供 创建、探索信息中心和数据,并与团队和 Apigee 助您排查问题。
在要查看信息中心的节点上安装此组件。