Edge for Private Cloud w wersji 4.17.05
Wersja beta panelu monitorowania brzegowego umożliwia sprawdzenie stanu (trasy, procesory wiadomości, ZooKeeper, Cassandra) oraz kody błędów HTTP dla z różnych organizacji i środowisk we wdrożeniu. Możesz również zapisać te szczegóły i udostępnić ich w Apigee, jeśli jest to wymagane do rozwiązywania incydentów pomocy.
Zanim zaczniesz korzystać z panelu
Panel
Po zainstalowaniu panelu informacyjnego otwórz go, otwierając w przeglądarce następujący URL:
http://grafana_IP_or_DNS:3000
gdzie grafana_IP_or_DNS to adres IP lub nazwa DNS uruchomionego węzła
Apigee apigee-grafana
. Zostanie wyświetlony monit o wprowadzenie nazwy użytkownika:hasło administratora zgodnie z definicją
zainstalowano: apigee-grafana.
wartości domyślne z poniższych instrukcji instalacji to admin:admin.
Po zalogowaniu się zobaczysz następujący ekran:

Kliknij logo w lewym górnym rogu, aby otworzyć pasek menu. Na pasku menu wybierz Przypnij, aby pasek pozostawał otwarty.
Na pasku menu wybierz:
- główna organizacja administratora. aby ustawić dane administratora, takie jak hasło i adres e-mail adresu.
- Panele informacyjne > Home, aby otworzyć ekran pokazany powyżej. Następnie wybierz Apigee Cloud lub Cassandra Dashboard, aby wyświetlić panelu.
- Źródła danych, aby wyświetlić źródła danych dla komponentu apigee-grafana. Zaznacz poszczególne źródła danych, a potem kliknij przycisk Zapisz i Przetestuj przycisk do weryfikacji połączenia.
- Wtyczki – wyświetlają listę zainstalowanych wtyczek.
- Administrator, aby ustawić informacje o Grafanie.
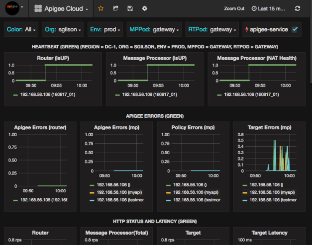
Po wybraniu Panele > Home, wybierz opcję Apigee. Cloud otworzy panel informacyjny poniżej:

Na tym ekranie znajdziesz następujące informacje:
- Router: stan, natężenie ruchu, błędy, obciążenie i inne informacje.
- Procesor wiadomości: stan i stan, ruch, docelowy czas oczekiwania, cel kody odpowiedzi itp.
- Wskaźniki węzłów: wykorzystanie procesora, miejsce na dysku, wykorzystanie sterty i inne informacje.
Zwróć uwagę na przyciski na górze wykresów:
- Kolor: wybierz Wszystkie. Pole Wszystkie jest jedynym obsługiwanej opcji.
- Organizacja: wpisz nazwę Twojej organizacji.
- Env: ustaw na nazwę środowiska w organizacji.
- MPPod i RTPod: ustaw nazwę poda, którego dotyczy wiadomość. Procesory i routery. Domyślnie jest to „brama”. chyba że został on zmieniony podczas instalacji obecnie się znajdujesz.
- apigee-service: zaznacz, aby wyświetlać informacje o wykonaniach polecenia
apigee-service.
Niektóre wykresy zawierają informacje dotyczące poszczególnych serwerów proxy interfejsu API i wszystkich tych serwerów razem.
Na przykład na wykresie poniżej widać linię dla wszystkich serwerów proxy
dla 192.168.56.103(), adres IP
adres procesora wiadomości:

Na wykresie znajdują się również pojedyncze linie dla różnych serwerów proxy interfejsów API o nazwach
getUsers i testAX, na wykresie oznaczone kolorem pomarańczowym.
wiersz dla 192.168.56.103(getUsers)
i niebieską linię dla 192.168.56.103(testax).
Domyślnie na panelu wyświetlają się informacje z ostatnich 5 minut. Wybierz Dzisiaj w prawym górnym rogu panelu, aby wybrać inny interwał.
Wysyłam zrzut panelu do Apigee
Aby ułatwić Apigee diagnozowanie i debugowanie problemu, możesz wysłać zrzut panelu do Zespół pomocy Apigee. Apigee może następnie zbadać panel, aby pomóc w określeniu przyczyny Google Cloud.
Aby wysłać zrzut panelu do Apigee:
- Kliknij ikonę Udostępnij panel u góry panelu (wyróżniona).
w czerwonym polu poniżej):

- W wyskakującym okienku wybierz Udostępnianie zrzutów.
- Pozostaw wszystkie pola bez zmian i zaznacz pole wyboru Opublikuj w snapshot.apigee.net.
- Pojawi się wyskakujące okienko z linkiem. Skopiuj ten link i wyślij go do Apigee.
Komponenty panelu
Panel wykorzystuje kilka komponentów, które instalujesz po zainstalowaniu Edge:
apigee-telegrafKomponent otoki dla telegraf, , który gromadzi wskaźniki z systemu i uruchomionych komponentów oraz przekazuje je
apigee-influxdbBaza danych ciągu czasowego (TSDB).Zainstaluj ten komponent w całym środowisku wykonawczym Edge i komponentach danych, takich jak Edge Message Węzły procesora, routera, serwera Postgres, Cassandra i Zookeeper.
apigee-influxdbkomponent otoki influxdb, przechowuje dane wskaźników i udostępnia je przez interfejs API, dzięki czemu mogą być renderowane w interfejsie za pomocą funkcji
apigee-grafana.Zainstaluj ten komponent centralnie, aby mieć do niego dostęp przez wszystkie
apigee-telegrafkomponentów działających w poszczególnych węzłach brzegowych.apigee-grafanakomponent otoki na grafanie, , która zapewnia zaawansowany i elegancki sposób tworzenia, przeglądania oraz udostępniania paneli i danych i rozwiązywać problemy z Apigee.
Zainstaluj ten komponent w węźle, w którym chcesz wyświetlać panel.