Edge cho Private Cloud phiên bản 4.17.05
Bản phát hành Beta của trang tổng quan giám sát Edge giúp bạn nắm được tình trạng của nhiều (Bộ định tuyến, Bộ xử lý thư, ZooKeeper, Cassandra) cũng như mã lỗi HTTP cho tổ chức và môi trường khác nhau trong quá trình triển khai. Bạn cũng có thể tổng quan nhanh những thông tin này và chia sẻ họ sử dụng Apigee nếu cần để giải quyết các sự cố hỗ trợ.
Trước khi sử dụng trang tổng quan
Cách thể hiện trên trang tổng quan
Sau khi cài đặt trang tổng quan, hãy truy cập trang tổng quan bằng cách mở URL sau đây trong trình duyệt:
http://grafana_IP_or_DNS:3000
trong đó grafana_IP_or_DNS là tên IP hoặc DNS của nút đang chạy
apigee-grafana của Apigee
thành phần. Bạn sẽ được nhắc nhập tên người dùng:mật khẩu của quản trị viên như được xác định khi
bạn đã cài đặt apigee-grafana. Chiến lược phát hành đĩa đơn
giá trị mặc định từ hướng dẫn cài đặt bên dưới là admin:admin.
Sau khi đăng nhập, bạn sẽ thấy màn hình sau:

Chọn biểu trưng ở góc trên bên trái để mở thanh trình đơn. Trong thanh trình đơn, hãy chọn Ghim để thanh mở.
Trong thanh trình đơn, hãy chọn:
- Quản trị viên Tổ chức chính. để thiết lập thông tin chi tiết về quản trị viên, chẳng hạn như mật khẩu và email của bạn.
- Trang tổng quan > Màn hình chính để mở màn hình hiển thị ở trên. Sau đó chọn Apigee Cloud hoặc Trang tổng quan Casandra để xem bảng điều khiển.
- Nguồn dữ liệu để xem các nguồn dữ liệu cho thành phần apigee-grafana. Chọn từng nguồn dữ liệu, sau đó chọn nút Lưu và Nút thử nghiệm để xác thực kết nối.
- Trình bổ trợ để hiển thị danh sách các trình bổ trợ đã cài đặt.
- Quản trị viên để thiết lập thông tin về Grafana.
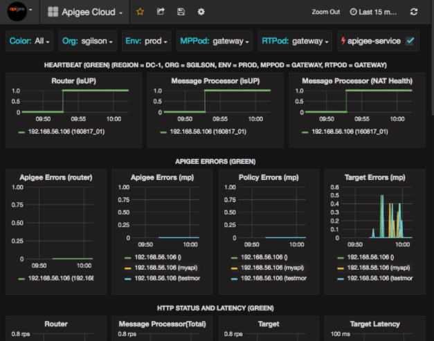
Sau khi chọn Trang tổng quan > Màn hình chính, chọn Apigee Đám mây mở màn hình trang tổng quan như sau:

Trên màn hình này, bạn có thể xem thông tin về:
- Bộ định tuyến: trạng thái, lưu lượng truy cập, lỗi, tải, v.v.
- Trình xử lý thư: trạng thái và tình trạng, lưu lượng truy cập, độ trễ mục tiêu, mục tiêu mã phản hồi và nhiều nội dung khác.
- Chỉ số về nút: mức sử dụng CPU, dung lượng ổ đĩa, mức sử dụng vùng nhớ khối xếp, v.v.
Lưu ý các nút trên đầu biểu đồ:
- Màu: đặt thành Tất cả. Tất cả là lựa chọn duy nhất Tùy chọn được hỗ trợ.
- Tổ chức: đặt thành tên của tổ chức.
- Env: Đặt thành tên của môi trường trong tổ chức.
- MPPod và RTPod: đặt thành tên nhóm của Thông báo Bộ xử lý và bộ định tuyến. Theo mặc định, đó là "cổng vào" trừ khi bạn thay đổi nó lúc cài đặt bất cứ lúc nào.
- apigee-service: kiểm tra để hiển thị thông tin về các lần thực thi
Tiện ích
apigee-service.
Một số biểu đồ thể hiện thông tin cho từng proxy API và tất cả proxy API.
Ví dụ: trong biểu đồ bên dưới, bạn có thể thấy một đường cho tất cả các proxy, được xác định bằng đường màu xanh lục
cho 192.168.56.103(), IP
địa chỉ của Bên xử lý thư:

Ngoài ra còn có các dòng riêng lẻ trong biểu đồ cho các proxy API khác nhau được đặt tên
getUsers và testAX, được xác định là màu cam trong biểu đồ
tuyến cho 192.168.56.103(getUsers)
và đường màu xanh dương cho 192.168.56.103(testax).
Theo mặc định, trang tổng quan sẽ hiển thị thông tin trong 5 phút vừa qua. Chọn Hôm nay ở trên cùng bên phải trang tổng quan để chọn một khoảng thời gian khác.
Đang gửi thông tin tổng quan nhanh về trang tổng quan cho Apigee
Để giúp Apigee chẩn đoán và khắc phục vấn đề, bạn có thể gửi thông tin tổng quan nhanh về trang tổng quan của mình để Nhóm hỗ trợ Apigee. Sau đó, Apigee có thể kiểm tra trang tổng quan của bạn để xác định nguyên nhân gây ra lỗi vấn đề.
Cách gửi thông tin tổng quan nhanh về trang tổng quan cho Apigee:
- Chọn biểu tượng Chia sẻ trang tổng quan ở đầu trang tổng quan (được làm nổi bật
trong hộp màu đỏ bên dưới):

- Trong cửa sổ bật lên, chọn Chia sẻ ảnh chụp nhanh.
- Giữ nguyên tất cả các trường, rồi chọn nút Xuất bản lên snapshot.apigee.net.
- Cửa sổ bật lên sẽ xuất hiện, trong đó chứa đường liên kết. Hãy sao chép đường liên kết đó rồi gửi đến Apigee.
Thành phần trang tổng quan
Trang tổng quan dựa vào một số thành phần mà bạn cài đặt sau khi cài đặt Edge:
apigee-telegrafThành phần trình bao bọc cho telegraf, nhằm thu thập các chỉ số từ hệ thống và chạy các thành phần rồi đẩy chúng vào
apigee-influxdbCơ sở dữ liệu chuỗi thời gian (TSDB).Cài đặt thành phần này trên tất cả các thành phần dữ liệu và thời gian chạy của Edge, chẳng hạn như Edge Message Các nút Bộ xử lý, Bộ định tuyến, máy chủ Postgres, Cassandra và Zookeeper.
apigee-influxdbThành phần trình bao bọc cho influxdb, lưu trữ dữ liệu chỉ số và hiển thị dữ liệu đó thông qua một API để dữ liệu có thể được hiển thị trong giao diện người dùng bằng cách đang sử dụng
apigee-grafana.Cài đặt thành phần này ở một nơi tập trung để tất cả
apigee-telegrafđều có thể truy cập vào thành phần này các thành phần chạy trên các nút Edge riêng lẻ.apigee-grafanaMột thành phần trình bao bọc ở trên grafana, cung cấp một cách hiệu quả và thông minh để tạo, khám phá và chia sẻ trang tổng quan cũng như dữ liệu với nhóm của bạn và Apigee để khắc phục sự cố.
Cài đặt thành phần này trên nút mà bạn muốn xem trang tổng quan.