Edge for Private Cloud v. 4.17.05
Edge Monitoring ダッシュボードのベータ版リリースでは、 (Router、Message Processor、ZooKeeper、Cassandra)用の HTTP エラーコードと、 デプロイ内のさまざまな組織と環境です。これらの詳細情報のスナップショットを作成して、 Apigee で解決できます。
ダッシュボードを使用する前に
ダッシュボードの表示
ダッシュボードをインストールしたら、ブラウザで次の URL を開いてアクセスします。
http://grafana_IP_or_DNS:3000
ここで、grafana_IP_or_DNS は実行中のノードの IP または DNS 名です。
Apigee apigee-grafana
説明します。作成時に、管理者のユーザー名とパスワードを入力するよう求められます。
apigee-grafana をインストールしました。「
以下のインストール手順では、デフォルト値は admin:admin です。
ログインすると、次の画面が表示されます。

左上のロゴを選択してメニューバーを開きます。メニューバーで [ バーを開いたままにするには、[固定] をクリックします。
メニューバーで以下を選択します。
- admin Main Org(管理者のメイン組織)。パスワードやメールアドレスなどの管理者の詳細情報を あります。
- ダッシュボード >ホーム] をクリックすると、上記の画面が表示されます。次に、 Apigee Cloud または Cassandra ダッシュボードを表示して、 できます。
- [データソース] をクリックして、apigee-grafana コンポーネントのデータソースを確認します。 各データソースを選択してから [Save &検証するための [Test] ボタン 接続します
- Plugins: インストール済みプラグインのリストを表示します。
- Admin: Grafana に関する情報を設定します。
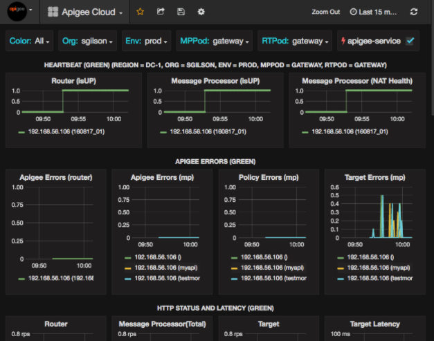
[ダッシュボード] >[Home] で、[Apigee] を選択します。 Cloud によって、次のようなダッシュボードが表示されます。

この画面では、以下の情報を確認できます。
- ルーター: ステータス、トラフィック、エラー、負荷など。
- Message Processor: ステータスと健全性、トラフィック、ターゲット レイテンシ、ターゲット レスポンスコードなどがあります
- ノード指標: CPU 使用率、ディスク容量、ヒープ使用量など。
グラフの上部にあるボタンに注目してください。
- Color: [All] に設定します。[すべて] が唯一の オプションを使用します。
- Org: 組織の名前に設定します。
- 環境: 組織内の環境の名前に設定します。
- MPPod と RTPod: Message の Pod 名に設定します。 プロセッサとルーターデフォルトは「gateway」インストール時に変更しない限り あります。
- apigee-service: これをオンにすると、サービス
apigee-serviceユーティリティ。
一部のグラフには、個々の API プロキシの情報とすべての API プロキシの情報をまとめて表示されます。
たとえば、下のグラフでは、緑色の線で識別されるすべてのプロキシの線が表示されています。
192.168.56.103(): IP
Message Processor のアドレスです。

グラフには、名前の付いたさまざまな API プロキシの個別の線も表示されます。
getUsers と testAX(グラフ上でオレンジ色で識別)
192.168.56.103(getUsers) への路線
青い線は192.168.56.103(testax)を示しています
デフォルトでは、ダッシュボードには過去 5 分間の情報が表示されます。[ 今日] をクリックして、別の期間を選択します。
Apigee にダッシュボード スナップショットを送信する
Apigee が問題を診断してデバッグできるように、ダッシュボードのスナップショットを Apigee のサポート。その後、Apigee はダッシュボードを検査して、 あります。
ダッシュボード スナップショットを Apigee に送信するには:
- ダッシュボードの上部にあるダッシュボードの共有アイコン(ハイライト表示された部分)を選択します。
内の赤枠内):

- ポップアップ ウィンドウで [スナップショットの共有] を選択します。
- すべての項目はそのままにして、[公開先 snapshot.apigee.net ボタン。
- ポップアップ ウィンドウが表示され、リンクが表示されます。そのリンクをコピーして Apigee に送信します。
ダッシュボードのコンポーネント
ダッシュボードは、Edge のインストール後にインストールした複数のコンポーネントに依存しています。
apigee-telegrafアプリのラッパー コンポーネント telegraf、 これは、システムと実行中のコンポーネントから指標を収集して、
apigee-influxdbTime Series DataBase(TSDB)。このコンポーネントを、すべての Edge ランタイムと、Edge Message などのデータ コンポーネントにインストールします。 プロセッサ、ルーター、Postgres サーバー、Cassandra、Zookeeper のノード。
apigee-influxdbinfluxdb のラッパー コンポーネント。 指標データを格納し、API を介して公開します。これにより、データを UI に表示できます。
apigee-grafanaを使用します。このコンポーネントを一元的にインストールして、すべての
apigee-telegrafからアクセスできるようにします。 実行される各コンポーネントを管理します。apigee-grafanagrafana の上のラッパー コンポーネント。 ダッシュボードとデータを作成、探索、共有するためのパワフルで洗練された方法を Apigee と連携することをおすすめします。
このコンポーネントを、ダッシュボードを表示するノードにインストールします。