Edge for Private Cloud v. 4.17.05
Rilis Beta dasbor pemantauan Edge membantu Anda memahami kondisi berbagai (Router, Pemroses Pesan, ZooKeeper, Cassandra) serta kode error HTTP untuk berbagai organisasi dan lingkungan dalam deployment Anda. Anda juga dapat membuat ringkasan dan membagikan dengan Apigee jika diperlukan untuk menyelesaikan insiden dukungan.
Sebelum menggunakan dasbor
Tampilan dasbor
Setelah menginstal dasbor, akses dengan membuka URL berikut di browser:
http://grafana_IP_or_DNS:3000
dengan grafana_IP_or_DNS adalah nama IP atau DNS node yang menjalankan
Apigee apigee-grafana
komponen. Anda akan diminta untuk memasukkan nama pengguna administrator:sandi seperti yang ditentukan saat
Anda telah menginstal apigee-grafana. Tujuan
nilai default dari petunjuk penginstalan di bawah adalah admin:admin.
Setelah login, Anda akan melihat layar berikut:

Pilih logo di pojok kiri atas untuk membuka panel menu. Di {i>menu bar<i}, pilih Sematkan agar panel tetap terbuka.
Di panel menu, pilih:
- Organisasi Utama admin. untuk mengatur detail administrator, seperti {i>password<i} dan alamat email alamat IPv6
- Dasbor > Beranda untuk membuka layar yang ditampilkan di atas. Kemudian pilih Apigee Cloud atau Dasbor Cassandra untuk melihat dasbor.
- Sumber Data untuk melihat sumber data bagi komponen apigee-grafana. Pilih setiap sumber data, lalu pilih tombol Simpan & Uji tombol untuk memvalidasi koneksi jarak jauh.
- Plugin untuk menampilkan daftar plugin yang terinstal.
- Admin untuk menetapkan informasi tentang Grafana.
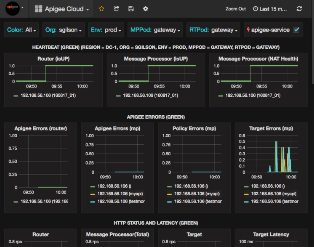
Setelah memilih Dashboards > Beranda, memilih Apigee Cloud akan membuka tampilan dasbor yang ditunjukkan di bawah:

Di layar ini, Anda dapat melihat informasi tentang:
- Router: status, traffic, error, pemuatan, dan lainnya.
- Pemroses Pesan: status dan respons, traffic, latensi target, target kode respons, dan banyak lagi.
- Metrik node: Penggunaan CPU, kapasitas disk, penggunaan heap, dan lainnya.
Perhatikan tombol di bagian atas diagram:
- Warna: disetel ke Semua. Semua adalah satu-satunya yang didukung.
- Org: ditetapkan ke nama organisasi Anda.
- Env: Menetapkan nama lingkungan di organisasi.
- MPPod dan RTPod: disetel ke nama pod Message Prosesor dan {i>Router<i}. Secara default, ini adalah "gateway" kecuali Anda mengubahnya saat menginstal baik.
- apigee-service: centang untuk menampilkan informasi tentang eksekusi
Utilitas
apigee-service.
Beberapa diagram menunjukkan informasi untuk setiap proxy API dan semua proxy API secara bersamaan.
Misalnya, dalam diagram di bawah ini, Anda dapat melihat garis untuk semua proxy, yang diidentifikasi oleh garis hijau
untuk 192.168.56.103(), IP
alamat Pemroses Pesan:

Ada juga baris individual dalam diagram untuk berbagai proxy API yang diberi nama
getUsers dan testAX, diidentifikasi dalam diagram sebagai oranye
jalur untuk 192.168.56.103(getUsers)
dan garis biru untuk 192.168.56.103(testax).
Secara default, dasbor menampilkan informasi selama 5 menit terakhir. Pilih Hari ini di kanan atas dasbor untuk memilih interval yang berbeda.
Mengirim snapshot dasbor ke Apigee
Untuk membantu Apigee mendiagnosis dan men-debug masalah, Anda dapat mengirim snapshot dasbor ke Dukungan Apigee. Apigee kemudian dapat memeriksa dasbor Anda untuk membantu menentukan penyebab masalah performa.
Untuk mengirim snapshot dasbor ke Apigee:
- Pilih ikon Share Dashboard di bagian atas dasbor (disorot
di kotak merah di bawah):

- Di jendela pop-up, pilih Berbagi Snapshot.
- Biarkan semua kolom sebagaimana adanya, lalu pilih tombol Publikasikan ke snapshot.apigee.net.
- Jendela pop-up akan muncul berisi link. Salin link tersebut dan kirimkan ke Apigee.
Komponen dasbor
Dasbor bergantung pada beberapa komponen yang Anda instal setelah menginstal Edge:
apigee-telegrafKomponen wrapper untuk telegraf, yang mengumpulkan metrik dari sistem dan menjalankan komponen serta mendorongnya ke
apigee-influxdbDataBase Deret Waktu (TSDB).Instal komponen ini pada semua runtime Edge dan komponen data seperti Pesan Edge Node Prosesor, Router, server Postgres, Cassandra, dan Zookeeper.
apigee-influxdbKomponen wrapper untuk influxdb, yang menyimpan data metrik dan menampilkannya melalui API sehingga data dapat dirender di UI dengan menggunakan
apigee-grafana.Instal komponen ini secara terpusat agar dapat diakses oleh semua
apigee-telegrafkomponen yang berjalan pada masing-masing {i>node<i} Edge.apigee-grafanaKomponen wrapper di atas grafana, yang memberikan cara elegan dan efektif untuk membuat, menjelajahi, dan berbagi dasbor serta data dengan tim Anda dan Apigee untuk memecahkan masalah.
Instal komponen ini pada node tempat Anda ingin melihat dasbor.