Private Cloud용 Edge v. 4.17.05
에지 모니터링 대시보드의 베타 출시 버전을 사용하면 다양한 구성 요소 (라우터, 메시지 프로세서, 주키퍼, Cassandra) 및 HTTP 오류 코드에 대한 다양한 조직 및 환경에 적용할 수 있습니다 또한 이러한 세부정보의 스냅샷을 생성하고 지원 이슈를 해결하는 데 필요한 경우 Apigee를 통해 해결할 수 있습니다
대시보드를 사용하기 전에
대시보드 표시
대시보드를 설치한 후 브라우저에서 다음 URL을 열어 액세스합니다.
http://grafana_IP_or_DNS:3000
여기서 grafana_IP_or_DNS는 실행 중인 노드의 IP 또는 DNS 이름입니다.
Apigee apigee-grafana
구성요소를 사용합니다. 정의된 대로 관리자의 사용자 이름:비밀번호를 입력하라는 메시지가 표시됩니다.
apigee-grafana 설치 완료 이
기본값은 admin:admin입니다.
로그인하면 다음 화면이 표시됩니다.

왼쪽 상단에 있는 로고를 선택하여 메뉴 바를 엽니다. 메뉴 바에서 고정: 막대를 열린 상태로 유지합니다.
메뉴 바에서 다음을 선택합니다.
- admin Main Org(관리자 기본 조직)입니다. 비밀번호 및 이메일과 같은 관리자 세부정보를 있습니다.
- 대시보드 > 홈을 클릭하여 위에 표시된 화면을 엽니다. 그런 다음 Apigee Cloud 또는 Cassandra 대시보드를 사용하면 대시보드에서 이 설정을 지정할 수 있습니다.
- 데이터 소스에서 apigee-grafana 구성요소의 데이터 소스를 확인하세요. 각 데이터 소스를 선택한 다음 저장 및 다음을 검증하기 위한 '테스트' 버튼 연결
- Plugins: 설치된 플러그인 목록을 표시합니다.
- 관리자: Grafana에 대한 정보를 설정합니다.
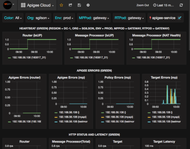
대시보드 > 홈, Pigee 선택 Cloud에서 아래와 같은 대시보드 디스플레이가 열립니다.

이 화면에서 확인할 수 있는 정보는 다음과 같습니다.
- 라우터: 상태, 트래픽, 오류, 로드 등
- 메시지 프로세서: 상태 및 상태, 트래픽, 대상 지연 시간, 대상 응답 코드 등이 있습니다
- 노드 측정항목: CPU 사용량, 디스크 공간, 힙 사용량 등
차트 상단에 다음과 같은 버튼이 있습니다.
- 색상: 모두로 설정합니다. 모두만 선택 지원되는 옵션입니다.
- 조직: 조직의 이름으로 설정합니다.
- 환경: 조직의 환경 이름으로 설정합니다.
- MPPod 및 RTPod: 메시지의 포드 이름으로 설정됩니다. 프로세서 및 라우터. 기본적으로 '게이트웨이'입니다. 설치 시 변경하지 않는 한 있습니다.
- apigee-service: 이 항목의 실행에 대한 정보를 표시하려면 체크박스를 선택하세요.
apigee-service유틸리티입니다.
일부 차트에는 개별 API 프록시 및 모든 API 프록시에 대한 정보가 함께 표시됩니다.
예를 들어 아래 차트에서 녹색 선으로 식별된 모든 프록시에 대한 선을 확인할 수 있습니다.
192.168.56.103()의 경우 IP
주소:

또한 차트에 이름이 지정된 여러 API 프록시에 대한 개별 선도 있습니다.
차트에서 주황색으로 식별된 getUsers 및 testAX
192.168.56.103(getUsers) 행
그리고 192.168.56.103(testax)의 파란색 선을 나타냅니다.
기본적으로 대시보드에는 지난 5분 동안의 정보가 표시됩니다. 그런 다음 오늘을 탭하여 다른 간격을 선택합니다.
대시보드 스냅샷을 Apigee로 전송
Apigee에서 문제를 진단하고 디버그하는 데 도움이 되도록 대시보드 스냅샷을 전송할 수 있습니다. Apigee 지원 그러면 Apigee가 대시보드를 검사하여 있습니다.
대시보드 스냅샷을 Apigee에 전송하려면 다음 안내를 따르세요.
- 대시보드 상단에 있는 대시보드 공유 아이콘 (강조 표시됨)을 선택합니다.
)을 입력합니다.

- 팝업 창에서 스냅샷 공유를 선택합니다.
- 모든 필드를 그대로 두고 게시 대상: 스냅샷.apigee.net 버튼을 클릭합니다.
- 링크가 포함된 팝업 창이 나타납니다. 링크를 복사하여 Apigee로 보냅니다.
대시보드 구성요소
대시보드는 Edge를 설치한 후 설치하는 여러 구성요소를 사용합니다.
apigee-telegraf래퍼 구성요소는 telegraf 애플리케이션과 실행 중인 구성요소에서 측정항목을 수집하여 <ph type="x-smartling-placeholder">
apigee-influxdb</ph> 시계열 데이터베이스 (TSDB).모든 Edge 런타임 및 데이터 구성요소(예: Edge 메시지)에 이 구성요소를 설치합니다. 프로세서, 라우터, Postgres 서버, Cassandra, 주키퍼 노드.
apigee-influxdbinfluxdb의 래퍼 구성요소로, 측정항목 데이터를 저장하고 API를 통해 이를 노출하여
apigee-grafana사용이 구성요소를 모든
apigee-telegraf에서 액세스할 수 있도록 중앙에 설치합니다. 개별 에지 노드에서 실행되는 구성요소를 볼 수 있습니다apigee-grafanagrafana 위에 래퍼 구성요소 대시보드를 사용하여 대시보드와 데이터를 생성, 탐색, 공유할 수 있는 Apigee를 사용할 수 있습니다
대시보드를 보려는 노드에 이 구성요소를 설치하세요.