Panoramica della versione beta della dashboard di Apigee Monitoring

Edge per Private Cloud v. 4.17.05

La versione beta della dashboard di monitoraggio perimetrale aiuta a comprendere l'integrità di vari (Router, processori di messaggi, ZooKeeper, Cassandra), nonché i codici di errore HTTP il deployment di varie organizzazioni e ambienti. Puoi anche creare uno snapshot di questi dettagli e con Apigee, se necessario, per risolvere gli incidenti relativi all'assistenza.

Prima di utilizzare la dashboard

Visualizzazione nella dashboard

Dopo l'installazione, accedi alla dashboard aprendo il seguente URL in un browser:

http://grafana_IP_or_DNS:3000

dove grafana_IP_or_DNS è il nome IP o DNS del nodo in esecuzione la piattaforma Apigee apigee-grafana di strumento di authoring. Ti verrà chiesto di inserire il nome utente:password dell'amministratore, come definito quando hai installato apigee-grafana. La I valori predefiniti delle istruzioni di installazione riportate di seguito sono admin:admin.

Dopo aver effettuato l'accesso, viene visualizzata la seguente schermata:

Seleziona il logo nell'angolo in alto a sinistra per aprire la barra dei menu. Nella barra dei menu, seleziona Blocca per tenere il bar aperto.

Nella barra dei menu, seleziona:

  • organizzazione principale amministratore. per impostare i dettagli dell'amministratore, ad esempio password ed email .
  • Dashboard > Home per aprire la schermata mostrata sopra. Quindi seleziona Apigee Cloud o Dashboard Cassandra per esaminare il Fitbit.com.
  • Origini dati per visualizzare le origini dati per il componente apigee-grafana. Seleziona ogni origine dati e poi il pulsante Salva e Pulsante Test per convalidare connessione.
  • plug-in per visualizzare l'elenco dei plug-in installati.
  • Amministratore per impostare le informazioni su Grafana.

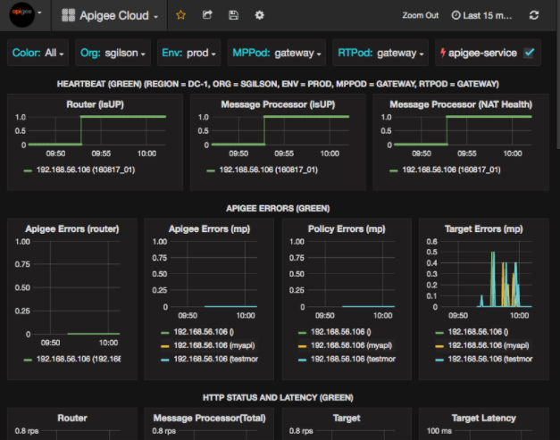
Dopo aver selezionato Dashboard > Home, selezionando Apigee Cloud apre la visualizzazione della dashboard mostrata di seguito:

In questa schermata puoi trovare informazioni su:

  • Router: stato, traffico, errori, caricamento e altro ancora.
  • Processore di messaggi: stato e integrità, traffico, latenza target, destinazione codici di risposta e altro ancora.
  • Metriche dei nodi: utilizzo di CPU, spazio su disco, utilizzo heap e altro ancora.

Nota i pulsanti nella parte superiore dei grafici:

  • Colore: imposta l'opzione Tutti. Tutti è l'unico supportata.
  • Organizzazione: imposta il nome della tua organizzazione.
  • Env: imposta il nome di un ambiente nell'organizzazione.
  • MPPod e RTPod: impostati sul nome del pod del messaggio Processori e router. Per impostazione predefinita, è "gateway". a meno che tu non l'abbia modificata al momento dell'installazione nel tempo.
  • apigee-service: seleziona per visualizzare le informazioni sulle esecuzioni dell' Utilità apigee-service.

Alcuni dei grafici mostrano informazioni per singoli proxy API e per tutti i proxy API insieme. Ad esempio, nel grafico seguente, puoi vedere una linea per tutti i proxy, identificati dalla linea verde per 192.168.56.103(), l'IP indirizzo del processore di messaggi:

Il grafico contiene anche singole righe per diversi proxy API denominati getUsers e testAX, identificati nel grafico come arancione riga per 192.168.56.103(getUsers) e la linea blu per 192.168.56.103(testax).

Per impostazione predefinita, la dashboard mostra le informazioni relative agli ultimi 5 minuti. Seleziona il Oggi in alto a destra nella dashboard per selezionare un intervallo diverso.

Invio di uno snapshot della dashboard ad Apigee

Per aiutare Apigee a diagnosticare ed eseguire il debug di un problema, puoi inviare uno snapshot della tua dashboard a Assistenza Apigee. Apigee può quindi esaminare la tua dashboard per determinare la causa del problema.

Per inviare uno snapshot della dashboard ad Apigee:

  1. Seleziona l'icona Condividi dashboard nella parte superiore della dashboard (evidenziata nella casella rossa sottostante):

  2. Nella finestra popup, seleziona Condivisione snapshot.
  3. Lascia tutti i campi invariati e seleziona la casella di controllo Pubblica in snapshot.apigee.net.
  4. Viene visualizzata una finestra popup contenente un link. Copia il link e invialo ad Apigee.

Componenti della dashboard

La dashboard si basa su diversi componenti installati dopo l'installazione di Edge:

  • apigee-telegraf

    Un componente wrapper per telegraf, che raccoglie le metriche dal sistema e dai componenti in esecuzione e le invia al apigee-influxdb Time Series DataBase (TSDB).

    Installa questo componente su tutti i componenti di dati e runtime Edge, come il messaggio Edge Nodi processore, router, server Postgres, Cassandra e Zookeeper.

  • apigee-influxdb

    un componente wrapper per influxdb, che archivia i dati delle metriche e li espone tramite un'API in modo che i dati possano essere visualizzati in una UI utilizzando apigee-grafana.

    Installa questo componente centralmente in modo che sia accessibile a tutti i apigee-telegraf in esecuzione su singoli nodi periferici.

  • apigee-grafana

    un componente wrapper sopra grafana, che offre un modo potente ed elegante per creare, esplorare e condividere dashboard e dati con il tuo team e Apigee per la risoluzione dei problemi.

    Installa questo componente sul nodo in cui vuoi visualizzare la dashboard.