Private Cloud v. 4.17.05 專用 Edge
Edge 監控資訊主頁 Beta 版可協助您瞭解各叢集的健康狀態 元件 (Routers、Message Processors、ZooKeeper、Cassandra) 以及 HTTP 錯誤代碼 不同的機構和環境你也可以將這些詳細資料擷取成快照並加以分享 如果需要解決支援事件,請與 Apigee 團隊合作
使用資訊主頁前
資訊主頁顯示的資料
安裝資訊主頁後,請在瀏覽器中開啟下列網址來存取資訊主頁:
http://grafana_IP_or_DNS:3000
其中 grafana_IP_or_DNS 是執行中節點的 IP 或 DNS 名稱
Apigee apigee-grafana
元件。系統會提示您輸入管理員的「username:password」
您已安裝 apigee-grafana。
下方安裝操作說明的預設值是 admin:admin。
在您登入後,您會看到以下畫面:

選取左上角的標誌,開啟選單列。在選單列中選取 固定:讓長條圖保持開啟。
在選單列中,選取:
- admin Main Org:即可設定密碼和電子郵件等管理員詳細資料 讓我們看看 DNS 解析 進一步探索內部和外部位址
- 資訊主頁 >主畫面開啟上方顯示的畫面。然後選取 Apigee Cloud 或 Cassandra 資訊主頁,即可查看 儀表板中指定這項設定。
- 資料來源:可查看 apigee-grafana 元件的資料來源。 請逐一選取資料來源,然後選取「儲存並」點選「測試」按鈕即可驗證 以獲得最佳效能和最安全的連線
- 「Plugins」,顯示已安裝外掛程式清單。
- 管理員:設定 Grafana 相關資訊。
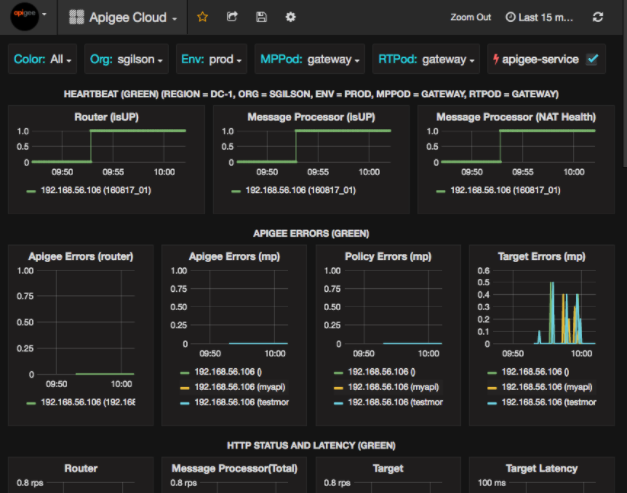
選取「Dashboards」(資訊主頁) > 後主畫面,選取「豬」 Cloud 會開啟資訊主頁,如下所示:

您可以在這個畫面中查看以下資訊:
- Router:狀態、流量、錯誤、載入等。
- 訊息處理器:狀態和健康狀態、流量、目標延遲時間、目標 回應代碼等。
- 節點指標:CPU 用量、磁碟空間、堆積使用率等。
請注意圖表頂端的按鈕:
- 「Color」:設為「All」。「全部」是 支援的選項。
- 機構:設為貴機構的名稱。
- Env:設為機構中的環境名稱。
- MPPod 和 RTPod:設為訊息的 Pod 名稱 處理器和路由器預設為「閘道」除非您在安裝時變更設定 讓應用程式從可以最快做出回應的位置 回應使用者要求
- apigee-service:勾選,即可顯示關於
apigee-service公用程式。
部分圖表會同時顯示個別 API Proxy 和所有 API Proxy 的資訊。
例如,在下方圖表中,您可以看到所有 Proxy 的線條 (以綠色線條表示)
192.168.56.103() 的 IP
訊息處理者的位址:

圖表中有多個 API Proxy 也有個別的線條
getUsers 和 testAX,在圖表中顯示為橘色
代表「192.168.56.103(getUsers)」的行
192.168.56.103(testax) 的藍線。
根據預設,資訊主頁會顯示過去 5 分鐘的資訊。選取 請按一下資訊主頁右上方的「今天」選取不同的時間間隔。
將資訊主頁快照傳送至 Apigee
如要協助 Apigee 診斷及偵錯問題,您可以將資訊主頁的快照傳送至 Apigee 支援。Apigee 就能檢查您的資訊主頁,藉此找出 問題。
如何將資訊主頁快照傳送至 Apigee:
- 選取資訊主頁頂端的「共用資訊主頁」圖示 (醒目顯示
中的訊息)

- 在彈出式視窗,選取「Snapshot share」(快照共用)。
- 所有欄位維持不變,然後選取「發布至...」 「Snapshot.apigee.net」按鈕。
- 系統隨即會顯示內含連結的彈出式視窗。複製該連結並傳送至 Apigee。
資訊主頁元件
資訊主頁需要使用您在安裝 Edge 後安裝的幾項元件:
apigee-telegraf包裝函式元件 telegraf、 會從系統收集指標,然後執行元件並推送至
apigee-influxdbTime Series DataBase (TSDB)。請將這個元件安裝到所有 Edge 執行階段和資料元件 (例如 Edge Message) 處理器、路由器、Postgres 伺服器、Cassandra 和 Zookeeper 節點。
apigee-influxdbinfluxdb 的包裝函式元件; 儲存指標資料,並透過 API 公開。 使用
apigee-grafana。集中安裝這個元件,讓所有
apigee-telegraf都能存取這個元件 也就是在個別 Edge 節點上執行的元件apigee-grafana位於 grafana 頂端的包裝函式元件。 是建立、探索,以及分享資訊主頁和資料 以便解決相關問題
在您要查看資訊主頁的節點上安裝這個元件。