Edge for Private Cloud v. 4.17.09
Edge Monitoring ダッシュボードのベータ版リリースでは、 (Router、Message Processor、ZooKeeper、Cassandra)用の HTTP エラーコードと、 デプロイ内のさまざまな組織と環境です。これらの詳細情報のスナップショットを作成して、 Apigee で解決できます。
ダッシュボードを使用する前に
ダッシュボードの表示
ダッシュボードをインストールしたら、ブラウザで次の URL を開いてアクセスします。
http://grafana_IP_or_DNS:3000
ここで、grafana_IP_or_DNS は実行中のノードの IP または DNS 名です Apigee の apigee-grafana 説明します。作成時に、管理者のユーザー名とパスワードを入力するよう求められます。 apigee-grafana がインストールされていること。「 以下のインストール手順では、デフォルト値は admin:admin です。
ログインすると、次の画面が表示されます。

左上のロゴを選択してメニューバーを開きます。メニューバーで [ バーを開いたままにするには、[固定] をクリックします。
メニューバーで以下を選択します。
- admin Main Org(管理者のメイン組織)。パスワードやメールアドレスなどの管理者の詳細情報を あります。
- ダッシュボード >ホーム] をクリックすると、上記の画面が表示されます。次に、 Apigee Cloud または Cassandra ダッシュボードを表示して、 できます。
- [データソース] をクリックして、apigee-grafana コンポーネントのデータソースを確認します。 各データソースを選択してから [Save &検証するための [Test] ボタン 接続します
- Plugins: インストール済みプラグインのリストを表示します。
- Admin: Grafana に関する情報を設定します。
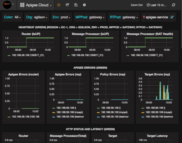
[ダッシュボード] >[ホーム] で [クラウド] を選択します 次のようなダッシュボード画面が開きます。

この画面では、以下の情報を確認できます。
- ルーター: ステータス、トラフィック、エラー、負荷など。
- Message Processor: ステータスと健全性、トラフィック、ターゲット レイテンシ、ターゲット レスポンスコードなどがあります
- ノード指標: CPU 使用率、ディスク容量、ヒープ使用量など。
グラフの上部にあるボタンに注目してください。
- Color: [All] に設定します。[すべて] が唯一の オプションを使用します。
- Org: 組織の名前に設定します。
- 環境: 組織内の環境の名前に設定します。
- MPPod と RTPod: Message の Pod 名に設定します。 プロセッサとルーターデフォルトは「gateway」(インストール時に変更しない限り)使用されます。
- apigee-service: これをオンにすると、サービス apigee-service ユーティリティ。
一部のグラフには、個々の API プロキシの情報とすべての API プロキシの情報をまとめて表示されます。 たとえば、下のグラフでは、緑色の線で識別されるすべてのプロキシの線が表示されています。 192.168.56.103() の IP アドレス Message Processor のアドレスです。

グラフには、getUsers と testAX という名前の異なる API プロキシの個別の線もあり、グラフではオレンジ色で示されています。 192.168.56.103(getUsers) の行 青い線は 192.168.56.103(testax) です。
デフォルトでは、ダッシュボードには過去 5 分間の情報が表示されます。[ 今日] をクリックして、別の期間を選択します。
Apigee にダッシュボード スナップショットを送信する
Apigee が問題を診断してデバッグできるように、ダッシュボードのスナップショットを Apigee のサポート。その後、Apigee はダッシュボードを検査して、 あります。
ダッシュボード スナップショットを Apigee に送信するには:
- ダッシュボードの上部にあるダッシュボードの共有アイコン(ハイライト表示された部分)を選択します。
内の赤枠内):

- ポップアップ ウィンドウで [スナップショットの共有] を選択します。
- すべての項目はそのままにして、[公開先 snapshot.apigee.net ボタン。
- ポップアップ ウィンドウが表示され、リンクが表示されます。そのリンクをコピーして Apigee に送信します。
ダッシュボードのコンポーネント
ダッシュボードは、Edge のインストール後にインストールした複数のコンポーネントに依存しています。
- apigee-telegraf
指標を収集する telegraf のラッパー コンポーネント。 システムと実行中のコンポーネントに push し、apigee-influxdb Time Series DataBase(TSDB)に push します。
このコンポーネントを、すべての Edge ランタイムと、Edge Message などのデータ コンポーネントにインストールします。 プロセッサ、ルーター、Postgres サーバー、Cassandra、Zookeeper のノード。 - apigee-influxdb
指標を格納する influxdb のラッパー コンポーネント データを API を介して公開し、apigee-grafana を使用して UI でデータをレンダリングできるようにします。
このコンポーネントを一元的にインストールして、Google Cloud で実行されているすべての apigee-telegraf コンポーネントからアクセスできるようにします。 アクセスします。 - apigee-grafana
grafana の上にあるラッパー コンポーネント。これにより、 ダッシュボードとデータを作成、探索、チーム メンバーと共有するためのパワフルで洗練された方法です。 トラブルシューティングのための Apigee。
このコンポーネントを、ダッシュボードを表示するノードにインストールします。