Apigee Monitoring 대시보드 베타 개요

Private Cloud용 Edge v. 4.17.09

에지 모니터링 대시보드의 베타 출시 버전을 사용하면 다양한 구성 요소 (라우터, 메시지 프로세서, 주키퍼, Cassandra) 및 HTTP 오류 코드에 대한 다양한 조직 및 환경에 적용할 수 있습니다 또한 이러한 세부정보의 스냅샷을 생성하고 지원 이슈를 해결하는 데 필요한 경우 Apigee를 통해 해결할 수 있습니다

대시보드를 사용하기 전에

대시보드 표시

대시보드를 설치한 후 브라우저에서 다음 URL을 열어 액세스합니다.

http://grafana_IP_or_DNS:3000

여기서 grafana_IP_or_DNS는 실행 중인 노드의 IP 또는 DNS 이름입니다. Apigee apigee-grafana 구성요소를 사용합니다. 정의된 대로 관리자의 사용자 이름:비밀번호를 입력하라는 메시지가 표시됩니다. Apigee-grafana가 설치되었습니다. 이 기본값은 admin:admin입니다.

로그인하면 다음 화면이 표시됩니다.

왼쪽 상단에 있는 로고를 선택하여 메뉴 바를 엽니다. 메뉴 바에서 고정: 막대를 열린 상태로 유지합니다.

메뉴 바에서 다음을 선택합니다.

  • admin Main Org(관리자 기본 조직)입니다. 비밀번호 및 이메일과 같은 관리자 세부정보를 있습니다.
  • 대시보드 > 홈을 클릭하여 위에 표시된 화면을 엽니다. 그런 다음 Apigee Cloud 또는 Cassandra 대시보드를 사용하면 대시보드에서 이 설정을 지정할 수 있습니다.
  • 데이터 소스에서 apigee-grafana 구성요소의 데이터 소스를 확인하세요. 각 데이터 소스를 선택한 다음 저장 및 다음을 검증하기 위한 '테스트' 버튼 연결
  • Plugins: 설치된 플러그인 목록을 표시합니다.
  • 관리자: Grafana에 대한 정보를 설정합니다.

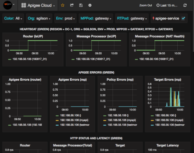
대시보드 > 홈, Apigee Cloud 선택 그러면 아래와 같은 대시보드 화면이 열립니다.

이 화면에서 확인할 수 있는 정보는 다음과 같습니다.

  • 라우터: 상태, 트래픽, 오류, 로드 등
  • 메시지 프로세서: 상태 및 상태, 트래픽, 대상 지연 시간, 대상 응답 코드 등이 있습니다
  • 노드 측정항목: CPU 사용량, 디스크 공간, 힙 사용량 등

차트 상단에 다음과 같은 버튼이 있습니다.

  • 색상: 모두로 설정합니다. 모두만 선택 지원되는 옵션입니다.
  • 조직: 조직의 이름으로 설정합니다.
  • 환경: 조직의 환경 이름으로 설정합니다.
  • MPPodRTPod: 메시지의 포드 이름으로 설정됩니다. 프로세서 및 라우터. 기본적으로 '게이트웨이'입니다. 변경할 수 없습니다.
  • apigee-service: 이 항목의 실행에 대한 정보를 표시하려면 체크박스를 선택하세요. apigee-service 유틸리티입니다.

일부 차트에는 개별 API 프록시 및 모든 API 프록시에 대한 정보가 함께 표시됩니다. 예를 들어 아래 차트에서 녹색 선으로 식별된 모든 프록시에 대한 선을 확인할 수 있습니다. 192.168.56.103()의 경우, IP 주소:

또한 차트에 getUserstestAX라는 이름의 여러 API 프록시에 대한 개별 선이 있으며, 차트에서 주황색으로 식별됩니다. 192.168.56.103(getUsers)의 줄 192.168.56.103(testax)의 파란색 줄을 보여줍니다.

기본적으로 대시보드에는 지난 5분 동안의 정보가 표시됩니다. 그런 다음 오늘을 탭하여 다른 간격을 선택합니다.

대시보드 스냅샷을 Apigee로 전송

Apigee에서 문제를 진단하고 디버그하는 데 도움이 되도록 대시보드 스냅샷을 전송할 수 있습니다. Apigee 지원 그러면 Apigee가 대시보드를 검사하여 있습니다.

대시보드 스냅샷을 Apigee에 전송하려면 다음 안내를 따르세요.

  1. 대시보드 상단에 있는 대시보드 공유 아이콘 (강조 표시됨)을 선택합니다. 아래 빨간색 상자에 있음).
  2. 팝업 창에서 스냅샷 공유를 선택합니다.
  3. 모든 필드를 그대로 두고 게시 대상: 스냅샷.apigee.net 버튼을 클릭합니다.
  4. 링크가 포함된 팝업 창이 나타납니다. 링크를 복사하여 Apigee로 보냅니다.

대시보드 구성요소

대시보드는 Edge를 설치한 후 설치하는 여러 구성요소를 사용합니다.

  • Apigee-telegraf
    다음을 통해 측정항목을 수집하는 telegraf의 래퍼 구성요소입니다. 시스템 및 실행 중인 구성요소를 사용하여 apigee-influxdb 시계열 데이터베이스 (TSDB)에 푸시합니다.

    모든 Edge 런타임 및 데이터 구성요소(예: Edge 메시지)에 이 구성요소를 설치합니다. 프로세서, 라우터, Postgres 서버, Cassandra, 주키퍼 노드.
  • apigee-influxdb
    측정항목을 저장하는 influxdb의 래퍼 구성요소 데이터를 UI에 렌더링할 수 있도록 apigee-grafana를 사용하여 데이터를 UI에서 렌더링할 수 있도록 API를 통해 이를 노출합니다.

    실행 중인 모든 apigee-telegraf 구성요소가 액세스할 수 있도록 이 구성요소를 중앙에 설치합니다. 개별 에지 노드에 대한 모든 액세스 권한을 제공합니다
  • Apigee-grafana
    grafana 위에 있는 래퍼 구성요소로, 대시보드 및 데이터를 만들고 탐색하며 팀과 공유할 수 있는 문제 해결을 위한 Apigee입니다

    대시보드를 보려는 노드에 이 구성요소를 설치하세요.