لوحة بيانات تحليل وقت الاستجابة

أنت تطّلع على مستندات Apigee Edge.
انتقِل إلى مستندات Apigee X.
info

ما هي المعلومات التي تقدّمها لي لوحة البيانات هذه؟

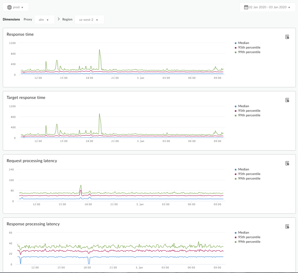
يمكن أن تُنبّهك لوحة بيانات "تحليل وقت الاستجابة" إلى أي مشاكل في وقت الاستجابة قد تواجهها الخوادم الوكيلة لواجهات برمجة التطبيقات. ويعرض قياسات وقت الاستجابة إلى مدة دقيقة، مع تمييز قيم المتوسط والنسبة المئوية التسعون والنسبة المئوية التسعون.

تُعلمك قيمة المتوسط بالنقطة التي يواجه فيها نصف زياراتك وقت استجابة أقل من هذه القيمة ويواجه نصف زياراتك وقت استجابة أكبر من هذه القيمة. على سبيل المثال، إذا كان متوسّط وقت الاستجابة لواجهة برمجة التطبيقات التي اخترتها هو 62 مللي ثانية، يعني ذلك أنّ نصف الردود الواردة من واجهة برمجة التطبيقات هذه تستغرق أقل من 62 مللي ثانية. ويعني ذلك أيضًا أنّ نصف الردود الواردة من واجهة برمجة التطبيقات هذه تستغرق أكثر من 62 مللي ثانية.

تشير قيم الشريحة المئوية التسعين والشريحة المئوية التسعون إلى النقطة التي تنخفض فيها مدة الاستجابة عن قيم الشريحة المئوية التسعين والشريحة المئوية التسعون لدى% 95 و% 99 من زياراتك. والأهم من ذلك، يمكنه الإشارة إلى السلوك الشاذ، وإعلامك بأنّ% 5 و% 1 من عدد الزيارات تواجه قيمًا خارج النطاق لوقت الاستجابة.

يتم احتساب مقاييس وقت الاستجابة في فترات زمنية مدتها 5 دقائق، ويتم تسجيلها عند الطابع الزمني العلوي للفترة. على سبيل المثال، تمثل نقطة البيانات المعروضة على لوحة البيانات التي تحمل الطابع الزمني 2020-09-22 15:00:00 بالتوقيت العالمي المنسق النسبة المئوية لوقت الاستجابة للزيارات خلال آخر 5 دقائق، وهي الفترة الزمنية من ‎2020-09-22 14:56:00 بالتوقيت العالمي المنسق إلى ‎2020-09-22 15:00:59 بالتوقيت العالمي المنسق. تعرِض لوحة البيانات نقطة البيانات في الطابع الزمني العلوي في النافذة الزمنية التي تبلغ مدتها 5 دقائق.

لوحة بيانات "تحليل وقت الاستجابة"

انتقِل إلى لوحة بيانات "تحليل وقت الاستجابة"، كما هو موضّح أدناه.

Edge

للوصول إلى لوحة بيانات "تحليل وقت الاستجابة" باستخدام واجهة مستخدم Edge:

  1. سجِّل الدخول إلى https://apigee.com/edge.
  2. اختَر تحليل > مقاييس واجهة برمجة التطبيقات > تحليل وقت الاستجابة.

Classic Edge (سحابة خاصة)

للوصول إلى لوحة بيانات "تحليل وقت الاستجابة" باستخدام واجهة مستخدم Edge الكلاسيكية:

  1. سجِّل الدخول إلى http://ms-ip:9000، حيث يكون ms-ip هو عنوان IP أو اسم نظام أسماء النطاقات الخاص بعقدة "خادم الإدارة".
  2. اختَر الإحصاءات > تحليل وقت الاستجابة.

ستظهر لك لوحة البيانات كما هو موضّح أدناه:

ما هي البيانات التي تقيس لوحة البيانات هذه؟

يمكنك أيضًا الاطّلاع على هذه المقالة المثيرة للاهتمام على موقع Apigee Community الإلكتروني: متى يمكن أن يكون متوسّط إجمالي وقت الاستجابة أقل من متوسّط وقت الاستجابة المستهدَف؟

المقياس الوصف
مدة الاستجابة إجمالي عدد المللي ثانية التي استغرقتها الاستجابة لمكالمة. وتشمل هذه الفترة وقت استجابة خادم الوكيل لواجهة برمجة تطبيقات Apigee ووقت استجابة الخادم المستهدَف.
الوقت المستهدَف للردّ عدد المللي ثانية الذي استغرقه الخادم المستهدَف في الردّ على مكالمة. يوضّح لك هذا الرقم أداء خوادمك.
وقت استجابة معالجة الطلبات

عدد المللي ثانية من وقت وصول طلب البيانات إلى وكيل واجهة برمجة التطبيقات المحدّد إلى وقت إرسال Apigee لطلب البيانات إلى الخادم المستهدَف.

أضِف وقت استجابة الطلب والاستجابة لاحتساب الوقت النهائي الذي يقضيه الوكيل في واجهة برمجة التطبيقات في معالجة الطلب.

وقت استجابة معالجة الاستجابة

عدد المللي ثانية من وقت تلقّي الوكيل لواجهة برمجة التطبيقات لردّ الخادم المستهدَف إلى وقت إرسال Apigee للردّ إلى المُرسِل الأصلي

أضِف وقت استجابة الطلب والاستجابة لاحتساب الوقت النهائي الذي يقضيه الوكيل في واجهة برمجة التطبيقات في معالجة الطلب.

ما هي المعلومات الأخرى التي يجب معرفتها عن لوحة البيانات هذه؟

اختَر وكيل واجهة برمجة التطبيقات المطلوب قياسه من القائمة المنسدلة الوكيل.

بالنسبة إلى عملاء "سحابة الجمهور" في مناطق متعدّدة، استخدِم القائمة المنسدلة المنطقة لعرض بيانات وقت الاستجابة لمنطقة معيّنة.

تستخدِم لوحة البيانات هذه عناصر التحكّم العادية، مثل أداة اختيار تجميع البيانات حسب التاريخ، وتمرير مؤشر الماوس فوق الرسوم البيانية للحصول على مزيد من السياق، وتصدير البيانات إلى ملف CSV، وما إلى ذلك. لمزيد من المعلومات، اطّلِع على مقالة استخدام لوحات بيانات الإحصاءات.