Vous consultez la documentation d'Apigee Edge.
Accédez à la documentation sur Apigee X. info
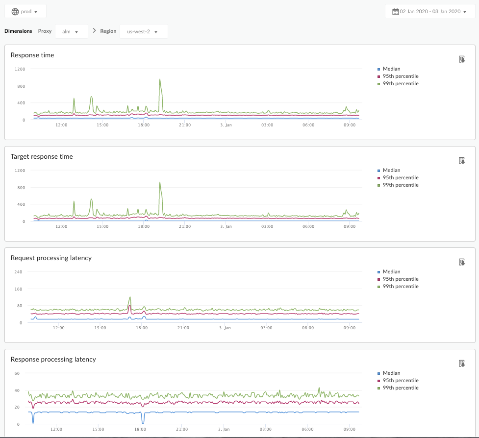
Que me dit ce tableau de bord ?
Le tableau de bord Analyse de la latence peut vous alerter sur tout problème de latence que vos proxys d'API peuvent rencontrer. Il affiche les mesures de latence jusqu'à la minute, mettant en évidence les valeurs médianes, 95e centile et 99e centile.
La valeur médiane vous indique à quel point une moitié de votre trafic subit une latence inférieure à cette valeur et l'autre moitié de votre trafic connaît une latence supérieure à cette valeur. Par exemple, si la latence du temps de réponse médian pour le proxy d'API sélectionné est de 62 ms, cela signifie que la moitié des réponses de ce proxy d'API prend moins de 62 ms. Cela signifie également que la moitié des réponses de ce proxy d'API prennent plus de 62 ms.
Les valeurs 95e centile et 99e centile indiquent le point auquel la latence de votre trafic est inférieure à 95 % et à 99 %. Plus important, ce tableau peut signaler un comportement aberrant, indiquant que 5 % et 1 % de votre trafic présentent des valeurs de latence hors de portée.
Les métriques de latence sont calculées sur des périodes de cinq minutes et enregistrées au code temporel supérieur de la période. Par exemple, un point de données affiché sur le tableau de bord avec le code temporel 2020-09-22 15:00:00 UTC représente le percentile de latence pour le trafic au cours des cinq dernières minutes, soit la période allant du 22 septembre 2020 14:56:00 UTC au 22 septembre 2020 15:00:59 UTC. Le tableau de bord affiche le point de données au code temporel supérieur de la période de cinq minutes.
Le tableau de bord Analyse de la latence
Accédez au tableau de bord Analyse de la latence, comme décrit ci-dessous.
Edge
Pour accéder au tableau de bord Analyse de la latence à l'aide de l'interface utilisateur Edge:
- Connectez-vous à https://apigee.com/edge.
- Sélectionnez Analyser> Métriques d'API > Analyse de la latence.
Edge classique (cloud privé)
Pour accéder au tableau de bord Analyse de la latence à l'aide de l'interface utilisateur classique d'Edge:
- Connectez-vous à
http://ms-ip:9000, où ms-ip est l'adresse IP ou le nom DNS du nœud de serveur de gestion. - Sélectionnez Données analytiques > Analyse de la latence.
Le tableau de bord s'ouvre comme indiqué ci-dessous :

Que mesure ce tableau de bord ?
Voir également cet article intéressant sur le site de la communauté Apigee : Quand le temps de réponse total moyen peut-il être inférieur au temps de réponse cible moyen ?
| Métrique | Description |
|---|---|
| Temps de réponse | Nombre total de millisecondes pour répondre à un appel. Ce temps inclut la surcharge du proxy d'API Apigee et l'heure du serveur cible. |
| Temps de réponse cible | Nombre total de millisecondes nécessaire à votre serveur cible pour répondre à un appel. Ce nombre vous montre comment se comportent vos propres serveurs. |
| Latence de traitement des requêtes |
Nombre de millisecondes entre le moment où un appel atteint le proxy d'API sélectionné et le moment où Apigee envoie l'appel à votre serveur cible. Additionnez la latence des requêtes et des réponses pour calculer la surcharge finale que le proxy d'API a ajoutée à l'appel. |
| Latence de traitement des réponses |
Nombre de millisecondes entre le moment où le proxy d'API reçoit la réponse de votre serveur cible et le moment où Apigee envoie la réponse à l'appelant d'origine. Additionnez la latence des requêtes et des réponses pour calculer la surcharge finale que le proxy d'API a ajoutée à l'appel. |
Que dois-je savoir d'autre sur ce tableau de bord ?
Sélectionnez un proxy d'API à mesurer dans le menu déroulant Proxy.
Pour les clients du cloud public situés dans diverses régions, utilisez le menu déroulant Région afin d'afficher les données de latence correspondant à une région spécifique.
Ce tableau de bord utilise des commandes standard, telles que le sélecteur d'agrégation de date, la possibilité de passer la souris sur les graphiques pour obtenir plus de contexte, l'exportation des données au format CSV, etc. Pour en savoir plus, consultez Utilisation des tableaux de bord d'analyse.