আপনি Apigee Edge ডকুমেন্টেশন দেখছেন।
Apigee X ডকুমেন্টেশনে যান । তথ্য
এই ড্যাশবোর্ড আমাকে কি বলে?
লেটেন্সি অ্যানালাইসিস ড্যাশবোর্ড আপনাকে আপনার API প্রক্সিগুলির সম্মুখীন হতে পারে এমন যেকোন লেটেন্সি সমস্যা সম্পর্কে সতর্ক করতে পারে৷ এটি মধ্যম, 95 তম পার্সেন্টাইল এবং 99 তম পার্সেন্টাইল মান হাইলাইট করে এক মিনিটের উইন্ডোতে লেটেন্সি পরিমাপ প্রদর্শন করে৷
মধ্যম মান আপনাকে বলে যে আপনার ট্রাফিকের অর্ধেক লেটেন্সি অনুভব করছে যা এই মানের থেকে কম এবং আপনার অর্ধেক ট্রাফিক এই মানের থেকে বেশি লেটেন্সি অনুভব করছে৷ উদাহরণস্বরূপ, যদি আপনার নির্বাচিত API প্রক্সির জন্য মধ্যবর্তী প্রতিক্রিয়া সময় লেটেন্সি 62 ms হয়, তাহলে এর অর্থ হল এই API প্রক্সি থেকে অর্ধেক প্রতিক্রিয়া 62 ms-এর কম সময় নেয়৷ এর মানে হল যে এই API প্রক্সি থেকে অর্ধেক প্রতিক্রিয়া 62 ms এর বেশি লাগে।
95 তম পার্সেন্টাইল এবং 99 তম পার্সেন্টাইল মানগুলি আপনাকে সেই বিন্দুতে বলে যে আপনার 95% এবং 99% ট্র্যাফিক লেটেন্সির সম্মুখীন হচ্ছে যা এই মানের থেকে কম৷ অথবা আরও গুরুত্বপূর্ণভাবে, এটি বহির্মুখী আচরণ নির্দেশ করতে পারে, আপনাকে বলে যে আপনার ট্রাফিকের 5% এবং 1% লেটেন্সি মান অনুভব করছে যা পরিসীমার বাইরে।
লেটেন্সি মেট্রিক্স 5-মিনিট টাইম উইন্ডোতে গণনা করা হয় এবং উইন্ডোর উপরের বাউন্ড টাইমস্ট্যাম্পে লগ করা হয়। উদাহরণস্বরূপ, 2020-09-22 15:00:00 UTC টাইমস্ট্যাম্প সহ ড্যাশবোর্ডে দেখানো একটি ডেটা পয়েন্ট শেষ 5 মিনিটের মধ্যে ট্র্যাফিকের জন্য লেটেন্সি পার্সেন্টাইলকে উপস্থাপন করে, যা 2020-09-22 14:56:00 থেকে টাইম উইন্ডো। UTC থেকে 2020-09-22 15:00:59 UTC। ড্যাশবোর্ডটি 5 মিনিটের সময় উইন্ডোতে উপরের আবদ্ধ টাইমস্ট্যাম্পে ডেটা পয়েন্ট দেখায়।
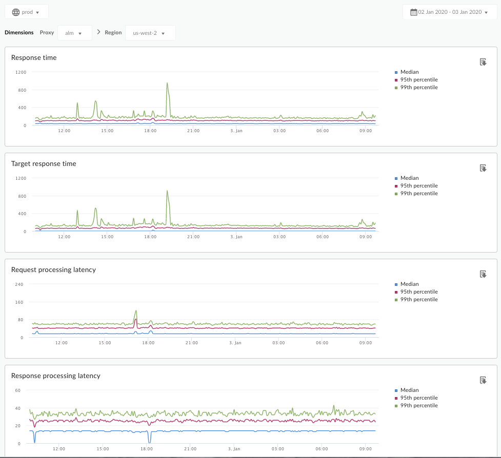
লেটেন্সি অ্যানালাইসিস ড্যাশবোর্ড
লেটেন্সি অ্যানালাইসিস ড্যাশবোর্ড অ্যাক্সেস করুন, নীচে বর্ণিত হিসাবে।
প্রান্ত
এজ UI ব্যবহার করে লেটেন্সি অ্যানালাইসিস ড্যাশবোর্ড অ্যাক্সেস করতে:
- https://apigee.com/edge- এ সাইন ইন করুন।
- বিশ্লেষণ > API মেট্রিক্স > লেটেন্সি বিশ্লেষণ নির্বাচন করুন।
ক্লাসিক এজ (ব্যক্তিগত ক্লাউড)
ক্লাসিক এজ UI ব্যবহার করে লেটেন্সি অ্যানালাইসিস ড্যাশবোর্ড অ্যাক্সেস করতে:
-
http:// ms-ip :9000এ সাইন ইন করুন, যেখানে ms-ip হল ম্যানেজমেন্ট সার্ভার নোডের IP ঠিকানা বা DNS নাম। - বিশ্লেষণ > লেটেন্সি বিশ্লেষণ নির্বাচন করুন।
ড্যাশবোর্ডটি নীচে দেখানো হিসাবে খোলে:

এই ড্যাশবোর্ড কি পরিমাপ করে?
Apigee কমিউনিটি সাইটে এই আকর্ষণীয় নিবন্ধটি দেখুন: গড় মোট প্রতিক্রিয়া সময় কখন গড় লক্ষ্য প্রতিক্রিয়া সময়ের চেয়ে কম হতে পারে?
| মেট্রিক | বর্ণনা |
|---|---|
| প্রতিক্রিয়া সময় | একটি কলে সাড়া দিতে মোট মিলিসেকেন্ড সময় লেগেছে৷ এই সময়ে Apigee API প্রক্সি ওভারহেড এবং আপনার টার্গেট সার্ভার সময় অন্তর্ভুক্ত। |
| টার্গেট রেসপন্স টাইম | একটি কলে সাড়া দিতে আপনার টার্গেট সার্ভারের কত মিলিসেকেন্ড সময় লেগেছে। এই সংখ্যাটি আপনাকে বলে যে আপনার নিজের সার্ভারগুলি কীভাবে আচরণ করছে। |
| প্রসেসিং লেটেন্সির অনুরোধ করুন | একটি কল নির্বাচিত API প্রক্সিতে পৌঁছানোর সময় থেকে Apigee আপনার টার্গেট সার্ভারে কল পাঠানোর সময় পর্যন্ত মিলিসেকেন্ডের সংখ্যা। কলে যোগ করা API প্রক্সির চূড়ান্ত ওভারহেড গণনা করতে অনুরোধ এবং প্রতিক্রিয়ার বিলম্ব যোগ করুন। |
| রেসপন্স প্রসেসিং লেটেন্সি | API প্রক্সি আপনার টার্গেট সার্ভারের প্রতিক্রিয়া পাওয়ার সময় থেকে মিলিসেকেন্ডের সংখ্যা যখন Apigee আসল কলারকে প্রতিক্রিয়া পাঠায়। কলে যোগ করা API প্রক্সির চূড়ান্ত ওভারহেড গণনা করতে অনুরোধ এবং প্রতিক্রিয়ার বিলম্ব যোগ করুন। |
এই ড্যাশবোর্ড সম্পর্কে আমার আর কি জানতে হবে?
প্রক্সি ড্রপডাউন মেনু থেকে পরিমাপ করতে একটি API প্রক্সি নির্বাচন করুন।
একাধিক অঞ্চলে পাবলিক ক্লাউড গ্রাহকদের জন্য, একটি নির্দিষ্ট অঞ্চলের জন্য লেটেন্সি ডেটা দেখতে অঞ্চল ড্রপডাউন মেনু ব্যবহার করুন৷
এই ড্যাশবোর্ড স্ট্যান্ডার্ড কন্ট্রোল ব্যবহার করে, যেমন তারিখ একত্রিতকরণ নির্বাচক, আরও প্রসঙ্গের জন্য গ্রাফের উপর ঘোরানো, CSV-তে ডেটা রপ্তানি করা ইত্যাদি। আরও জানতে, বিশ্লেষণ ড্যাশবোর্ড ব্যবহার করা দেখুন।
, আপনি Apigee Edge ডকুমেন্টেশন দেখছেন।
Apigee X ডকুমেন্টেশনে যান । তথ্য
এই ড্যাশবোর্ড আমাকে কি বলে?
লেটেন্সি অ্যানালাইসিস ড্যাশবোর্ড আপনাকে আপনার API প্রক্সিগুলির সম্মুখীন হতে পারে এমন যেকোন লেটেন্সি সমস্যা সম্পর্কে সতর্ক করতে পারে৷ এটি মধ্যম, 95 তম পার্সেন্টাইল এবং 99 তম পার্সেন্টাইল মান হাইলাইট করে এক মিনিটের উইন্ডোতে লেটেন্সি পরিমাপ প্রদর্শন করে৷
মধ্যম মান আপনাকে বলে যে আপনার ট্রাফিকের অর্ধেক লেটেন্সি অনুভব করছে যা এই মানের থেকে কম এবং আপনার অর্ধেক ট্রাফিক এই মানের থেকে বেশি লেটেন্সি অনুভব করছে৷ উদাহরণস্বরূপ, যদি আপনার নির্বাচিত API প্রক্সির জন্য মধ্যবর্তী প্রতিক্রিয়া সময় লেটেন্সি 62 ms হয়, তাহলে এর অর্থ হল এই API প্রক্সি থেকে অর্ধেক প্রতিক্রিয়া 62 ms-এর কম সময় নেয়৷ এর মানে হল যে এই API প্রক্সি থেকে অর্ধেক প্রতিক্রিয়া 62 ms এর বেশি লাগে।
95 তম পার্সেন্টাইল এবং 99 তম পার্সেন্টাইল মানগুলি আপনাকে সেই বিন্দুতে বলে যে আপনার 95% এবং 99% ট্র্যাফিক লেটেন্সির সম্মুখীন হচ্ছে যা এই মানের থেকে কম৷ অথবা আরও গুরুত্বপূর্ণভাবে, এটি বহির্মুখী আচরণ নির্দেশ করতে পারে, আপনাকে বলে যে আপনার ট্রাফিকের 5% এবং 1% লেটেন্সি মান অনুভব করছে যা পরিসীমার বাইরে।
লেটেন্সি মেট্রিক্স 5-মিনিট টাইম উইন্ডোতে গণনা করা হয় এবং উইন্ডোর উপরের বাউন্ড টাইমস্ট্যাম্পে লগ করা হয়। উদাহরণস্বরূপ, 2020-09-22 15:00:00 UTC টাইমস্ট্যাম্প সহ ড্যাশবোর্ডে দেখানো একটি ডেটা পয়েন্ট শেষ 5 মিনিটের মধ্যে ট্র্যাফিকের জন্য লেটেন্সি পার্সেন্টাইলকে উপস্থাপন করে, যা 2020-09-22 14:56:00 থেকে টাইম উইন্ডো। UTC থেকে 2020-09-22 15:00:59 UTC। ড্যাশবোর্ডটি 5 মিনিটের সময় উইন্ডোতে উপরের আবদ্ধ টাইমস্ট্যাম্পে ডেটা পয়েন্ট দেখায়।
লেটেন্সি অ্যানালাইসিস ড্যাশবোর্ড
লেটেন্সি অ্যানালাইসিস ড্যাশবোর্ড অ্যাক্সেস করুন, নীচে বর্ণিত হিসাবে।
প্রান্ত
এজ UI ব্যবহার করে লেটেন্সি অ্যানালাইসিস ড্যাশবোর্ড অ্যাক্সেস করতে:
- https://apigee.com/edge- এ সাইন ইন করুন।
- বিশ্লেষণ > API মেট্রিক্স > লেটেন্সি বিশ্লেষণ নির্বাচন করুন।
ক্লাসিক এজ (ব্যক্তিগত ক্লাউড)
ক্লাসিক এজ UI ব্যবহার করে লেটেন্সি অ্যানালাইসিস ড্যাশবোর্ড অ্যাক্সেস করতে:
-
http:// ms-ip :9000এ সাইন ইন করুন, যেখানে ms-ip হল ম্যানেজমেন্ট সার্ভার নোডের IP ঠিকানা বা DNS নাম। - বিশ্লেষণ > লেটেন্সি বিশ্লেষণ নির্বাচন করুন।
ড্যাশবোর্ডটি নীচে দেখানো হিসাবে খোলে:

এই ড্যাশবোর্ড কি পরিমাপ করে?
Apigee কমিউনিটি সাইটে এই আকর্ষণীয় নিবন্ধটি দেখুন: গড় মোট প্রতিক্রিয়া সময় কখন গড় লক্ষ্য প্রতিক্রিয়া সময়ের চেয়ে কম হতে পারে?
| মেট্রিক | বর্ণনা |
|---|---|
| প্রতিক্রিয়া সময় | একটি কলে সাড়া দিতে মোট মিলিসেকেন্ড সময় লেগেছে৷ এই সময়ে Apigee API প্রক্সি ওভারহেড এবং আপনার টার্গেট সার্ভার সময় অন্তর্ভুক্ত। |
| টার্গেট রেসপন্স টাইম | একটি কলে সাড়া দিতে আপনার টার্গেট সার্ভারের কত মিলিসেকেন্ড সময় লেগেছে। এই সংখ্যাটি আপনাকে বলে যে আপনার নিজের সার্ভারগুলি কীভাবে আচরণ করছে। |
| প্রসেসিং লেটেন্সির অনুরোধ করুন | একটি কল নির্বাচিত API প্রক্সিতে পৌঁছানোর সময় থেকে Apigee আপনার টার্গেট সার্ভারে কল পাঠানোর সময় পর্যন্ত মিলিসেকেন্ডের সংখ্যা। কলে যোগ করা API প্রক্সির চূড়ান্ত ওভারহেড গণনা করতে অনুরোধ এবং প্রতিক্রিয়ার বিলম্ব যোগ করুন। |
| রেসপন্স প্রসেসিং লেটেন্সি | API প্রক্সি আপনার টার্গেট সার্ভারের প্রতিক্রিয়া পাওয়ার সময় থেকে মিলিসেকেন্ডের সংখ্যা যখন Apigee আসল কলারকে প্রতিক্রিয়া পাঠায়। কলে যোগ করা API প্রক্সির চূড়ান্ত ওভারহেড গণনা করতে অনুরোধ এবং প্রতিক্রিয়ার বিলম্ব যোগ করুন। |
এই ড্যাশবোর্ড সম্পর্কে আমার আর কি জানতে হবে?
প্রক্সি ড্রপডাউন মেনু থেকে পরিমাপ করতে একটি API প্রক্সি নির্বাচন করুন।
একাধিক অঞ্চলে পাবলিক ক্লাউড গ্রাহকদের জন্য, একটি নির্দিষ্ট অঞ্চলের জন্য লেটেন্সি ডেটা দেখতে অঞ্চল ড্রপডাউন মেনু ব্যবহার করুন৷
এই ড্যাশবোর্ড স্ট্যান্ডার্ড কন্ট্রোল ব্যবহার করে, যেমন তারিখ একত্রিতকরণ নির্বাচক, আরও প্রসঙ্গের জন্য গ্রাফের উপর ঘোরানো, CSV-তে ডেটা রপ্তানি করা ইত্যাদি। আরও জানতে, বিশ্লেষণ ড্যাশবোর্ড ব্যবহার করা দেখুন।