شما در حال مشاهده اسناد Apigee Edge هستید.
به مستندات Apigee X بروید . اطلاعات
این داشبورد به من چه می گوید؟
داشبورد تجزیه و تحلیل تأخیر می تواند به شما در مورد هرگونه مشکل تأخیر که ممکن است پروکسی های API شما با آن مواجه شوند هشدار دهد. اندازه گیری تاخیر را تا پنجره یک دقیقه نشان می دهد و مقادیر میانه، صدک 95 و صدک 99 را برجسته می کند.
مقدار متوسط به شما نشان می دهد که در آن نیمی از ترافیک شما با تاخیر کمتر از این مقدار و نیمی از ترافیک شما تاخیری بیشتر از این مقدار را تجربه می کند. به عنوان مثال، اگر متوسط زمان تأخیر پاسخ برای پراکسی API انتخابی شما 62 میلیثانیه باشد، به این معنی است که نیمی از پاسخهای این پراکسی API کمتر از 62 میلیثانیه طول میکشد. همچنین به این معنی است که نیمی از پاسخ های این پراکسی API بیش از 62 میلی ثانیه طول می کشد.
مقادیر صدک 95 و صدک 99 نقطه ای را به شما می گوید که در آن 95٪ و 99٪ از ترافیک شما تاخیر کمتری از این مقادیر را تجربه می کند. یا مهمتر از آن، می تواند به رفتارهای دور از دسترس اشاره کند و به شما بگوید که 5٪ و 1٪ از ترافیک شما مقادیر تاخیری را تجربه می کنند که خارج از محدوده هستند.
معیارهای تأخیر در پنجره های زمانی 5 دقیقه ای محاسبه می شوند و در مُهر زمانی کران بالای پنجره ثبت می شوند. به عنوان مثال، یک نقطه داده نشان داده شده در داشبورد با مهر زمانی 2020-09-22 15:00:00 UTC نشان دهنده صدک تاخیر برای ترافیک در 5 دقیقه گذشته است، که پنجره زمانی از 2020-09-22 14:56:00 است. UTC تا 2020-09-22 15:00:59 UTC. داشبورد نقطه داده را در مُهر زمانی کران بالا در پنجره زمانی 5 دقیقهای نشان میدهد.
داشبورد تجزیه و تحلیل تاخیر
همانطور که در زیر توضیح داده شده است به داشبورد تجزیه و تحلیل تاخیر دسترسی پیدا کنید.
لبه
برای دسترسی به داشبورد تجزیه و تحلیل تاخیر با استفاده از رابط کاربری Edge:
- به https://apigee.com/edge وارد شوید.
- Analyze > API Metrics > Latency Analysis را انتخاب کنید.
Classic Edge (ابر خصوصی)
برای دسترسی به داشبورد تجزیه و تحلیل تاخیر با استفاده از رابط کاربری Classic Edge:
- به
http:// ms-ip :9000وارد شوید، جایی که ms-ip آدرس IP یا نام DNS گره مدیریت سرور است. - Analytics > Latency Analysis را انتخاب کنید.
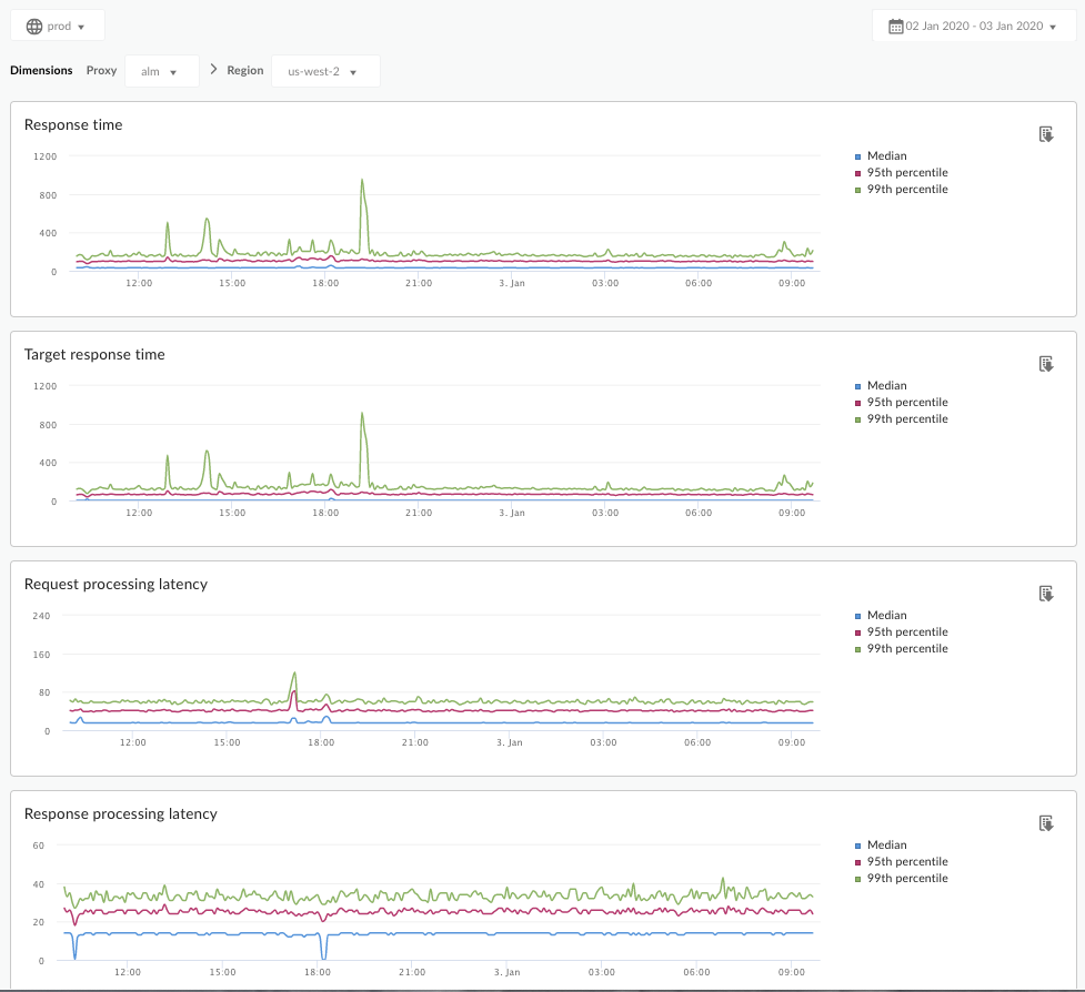
داشبورد مطابق شکل زیر باز می شود:

این داشبورد چه چیزی را اندازه می گیرد؟
این مقاله جالب در سایت انجمن Apigee را نیز ببینید: چه زمانی میانگین زمان پاسخگویی کل می تواند کمتر از میانگین زمان پاسخگویی هدف باشد؟
| متریک | توضیحات |
|---|---|
| زمان پاسخگویی | تعداد کل میلیثانیههایی که برای پاسخ به یک تماس طول کشید. این زمان شامل سربار پروکسی Apigee و زمان سرور مورد نظر شما است. |
| زمان پاسخگویی هدف | تعداد میلیثانیههایی که سرور مورد نظر شما به تماس پاسخ میدهد. این عدد به شما می گوید که سرورهای شما چگونه رفتار می کنند. |
| تأخیر پردازش درخواست | تعداد میلی ثانیه از زمانی که یک تماس به پراکسی API انتخاب شده می رسد تا زمانی که Apigee تماس را به سرور مورد نظر شما ارسال می کند. تأخیرهای درخواست و پاسخ را برای محاسبه سربار نهایی که پراکسی API به تماس اضافه کرده است، اضافه کنید. |
| تأخیر پردازش پاسخ | تعداد میلی ثانیه از زمانی که پراکسی API پاسخ سرور مورد نظر شما را دریافت می کند تا زمانی که Apigee پاسخ را برای تماس گیرنده اصلی ارسال می کند. تأخیرهای درخواست و پاسخ را برای محاسبه سربار نهایی که پراکسی API به تماس اضافه کرده است، اضافه کنید. |
چه چیز دیگری باید در مورد این داشبورد بدانم؟
یک پروکسی API را برای اندازه گیری از منوی کشویی Proxy انتخاب کنید.
برای مشتریان Public Cloud در چندین منطقه، از منوی کشویی Region برای مشاهده دادههای تأخیر برای یک منطقه خاص استفاده کنید.
این داشبورد از کنترلهای استاندارد مانند انتخابگر تجمیع تاریخ، نگه داشتن ماوس روی نمودارها برای زمینه بیشتر، صادرات داده به CSV و غیره استفاده میکند. برای کسب اطلاعات بیشتر، به استفاده از داشبوردهای تجزیه و تحلیل مراجعه کنید.
، شما در حال مشاهده اسناد Apigee Edge هستید.
به مستندات Apigee X بروید . اطلاعات
این داشبورد به من چه می گوید؟
داشبورد تجزیه و تحلیل تأخیر می تواند به شما در مورد هرگونه مشکل تأخیر که ممکن است پروکسی های API شما با آن مواجه شوند هشدار دهد. اندازه گیری تاخیر را تا پنجره یک دقیقه نشان می دهد و مقادیر میانه، صدک 95 و صدک 99 را برجسته می کند.
مقدار متوسط به شما نشان می دهد که در آن نیمی از ترافیک شما با تاخیر کمتر از این مقدار و نیمی از ترافیک شما تاخیری بیشتر از این مقدار را تجربه می کند. به عنوان مثال، اگر متوسط زمان تأخیر پاسخ برای پراکسی API انتخابی شما 62 میلیثانیه باشد، به این معنی است که نیمی از پاسخهای این پراکسی API کمتر از 62 میلیثانیه طول میکشد. همچنین به این معنی است که نیمی از پاسخ های این پراکسی API بیش از 62 میلی ثانیه طول می کشد.
مقادیر صدک 95 و صدک 99 نقطه ای را به شما می گوید که در آن 95٪ و 99٪ از ترافیک شما تاخیر کمتری از این مقادیر را تجربه می کند. یا مهمتر از آن، می تواند به رفتارهای دور از دسترس اشاره کند و به شما بگوید که 5٪ و 1٪ از ترافیک شما مقادیر تاخیری را تجربه می کنند که خارج از محدوده هستند.
معیارهای تأخیر در پنجره های زمانی 5 دقیقه ای محاسبه می شوند و در مُهر زمانی کران بالای پنجره ثبت می شوند. به عنوان مثال، یک نقطه داده نشان داده شده در داشبورد با مهر زمانی 2020-09-22 15:00:00 UTC نشان دهنده صدک تاخیر برای ترافیک در 5 دقیقه گذشته است، که پنجره زمانی از 2020-09-22 14:56:00 است. UTC تا 2020-09-22 15:00:59 UTC. داشبورد نقطه داده را در مُهر زمانی کران بالا در پنجره زمانی 5 دقیقهای نشان میدهد.
داشبورد تجزیه و تحلیل تاخیر
همانطور که در زیر توضیح داده شده است به داشبورد تجزیه و تحلیل تاخیر دسترسی پیدا کنید.
لبه
برای دسترسی به داشبورد تجزیه و تحلیل تاخیر با استفاده از رابط کاربری Edge:
- به https://apigee.com/edge وارد شوید.
- Analyze > API Metrics > Latency Analysis را انتخاب کنید.
Classic Edge (ابر خصوصی)
برای دسترسی به داشبورد تجزیه و تحلیل تاخیر با استفاده از رابط کاربری Classic Edge:
- به
http:// ms-ip :9000وارد شوید، جایی که ms-ip آدرس IP یا نام DNS گره مدیریت سرور است. - Analytics > Latency Analysis را انتخاب کنید.
داشبورد مطابق شکل زیر باز می شود:

این داشبورد چه چیزی را اندازه می گیرد؟
این مقاله جالب در سایت انجمن Apigee را نیز ببینید: چه زمانی میانگین زمان پاسخگویی کل می تواند کمتر از میانگین زمان پاسخگویی هدف باشد؟
| متریک | توضیحات |
|---|---|
| زمان پاسخگویی | تعداد کل میلیثانیههایی که برای پاسخ به یک تماس طول کشید. این زمان شامل سربار پروکسی Apigee و زمان سرور مورد نظر شما است. |
| زمان پاسخگویی هدف | تعداد میلیثانیههایی که سرور مورد نظر شما به تماس پاسخ میدهد. این عدد به شما می گوید که سرورهای شما چگونه رفتار می کنند. |
| تأخیر پردازش درخواست | تعداد میلی ثانیه از زمانی که یک تماس به پراکسی API انتخاب شده می رسد تا زمانی که Apigee تماس را به سرور مورد نظر شما ارسال می کند. تأخیرهای درخواست و پاسخ را برای محاسبه سربار نهایی که پراکسی API به تماس اضافه کرده است، اضافه کنید. |
| تأخیر پردازش پاسخ | تعداد میلی ثانیه از زمانی که پراکسی API پاسخ سرور مورد نظر شما را دریافت می کند تا زمانی که Apigee پاسخ را برای تماس گیرنده اصلی ارسال می کند. تأخیرهای درخواست و پاسخ را برای محاسبه سربار نهایی که پراکسی API به تماس اضافه کرده است، اضافه کنید. |
چه چیز دیگری باید در مورد این داشبورد بدانم؟
یک پروکسی API را برای اندازه گیری از منوی کشویی Proxy انتخاب کنید.
برای مشتریان Public Cloud در چندین منطقه، از منوی کشویی Region برای مشاهده دادههای تأخیر برای یک منطقه خاص استفاده کنید.
این داشبورد از کنترلهای استاندارد مانند انتخابگر تجمیع تاریخ، نگه داشتن ماوس روی نمودارها برای زمینه بیشتر، صادرات داده به CSV و غیره استفاده میکند. برای کسب اطلاعات بیشتر، به استفاده از داشبوردهای تجزیه و تحلیل مراجعه کنید.