Wyświetlasz dokumentację Apigee Edge.
Otwórz dokumentację Apigee X. Informacje
Czego dowiem się z tego panelu?
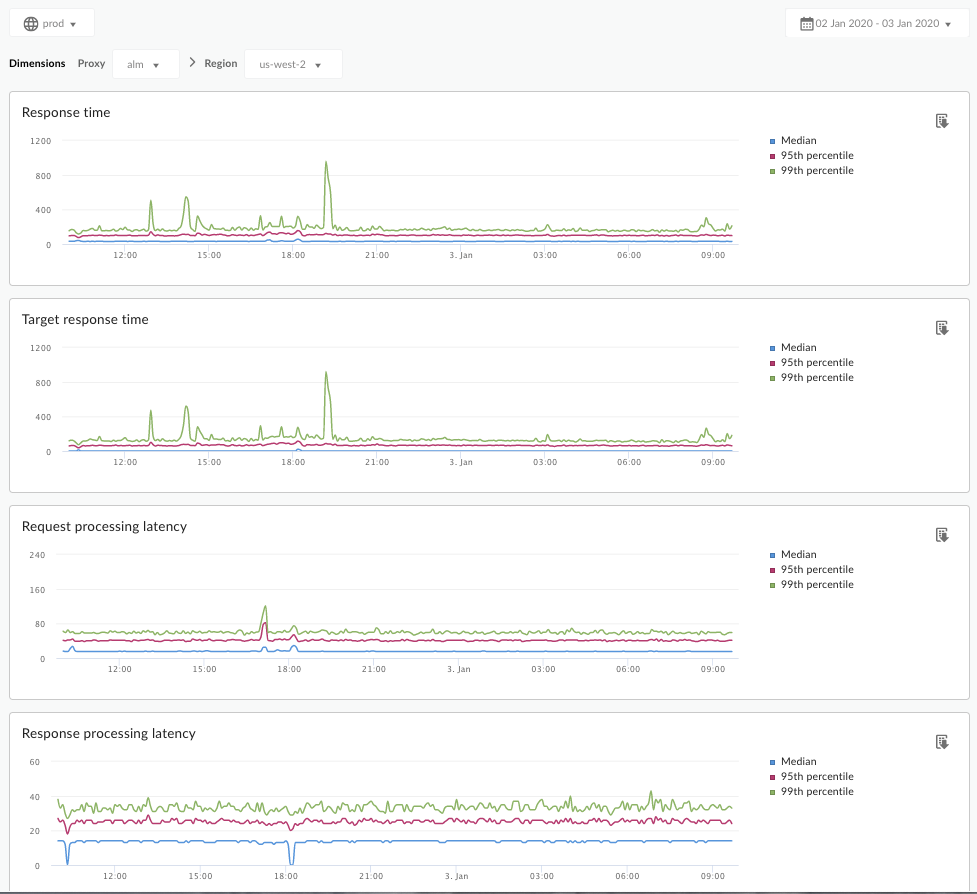
Panel Analizy opóźnień może ostrzegać o problemach z opóźnieniami, które mogą wystąpić w przypadku serwerów proxy interfejsu API. Wyświetla pomiary opóźnienia w oknie 1 minuty, wskazując wartości mediany, 95 i 99 procentyla.
Wartość mediany wskazuje punkt, w którym połowa ruchu ma czas oczekiwania mniejszy od tej wartości, a druga połowa – dłuższy. Jeśli na przykład średni czas oczekiwania na odpowiedź w przypadku wybranego serwera proxy interfejsu API wynosi 62 ms, oznacza to, że połowa odpowiedzi z tego serwera proxy zajmuje mniej niż 62 ms. Oznacza to też, że połowa odpowiedzi z tego serwera proxy zajmuje więcej niż 62 ms.
Wartości 95 centyla i 99 centyla wskazują punkt, w którym 95% i 99% ruchu ma czas oczekiwania krótszy niż te wartości. Co ważniejsze, może ona wskazywać nietypowe zachowanie, informując, że 5% lub 1% ruchu ma wartości opóźnienia, które wykraczają poza zakres.
Dane o opóźnieniach są obliczane w oknach czasowych 5-minutowych i rejestrowane w ramach górnego limitu sygnatury czasowej tego okna. Na przykład punkt danych wyświetlany w panelu z sygnaturą czasową 2020-09-22 15:00:00 UTC przedstawia wskaźnik procentowy opóźnień w przypadku ruchu z ostatnich 5 minut, czyli z okresu od 2020-09-22 14:56:00 UTC do 2020-09-22 15:00:59 UTC. Panel wyświetla punkt danych odpowiadający sygnaturze czasowej z górnego przedziału 5-minutowego okna czasowego.
Panel Analiza opóźnień
Otwórz panel Analiza opóźnień w sposób opisany poniżej.
Edge
Aby uzyskać dostęp do panelu Analizy opóźnień za pomocą interfejsu Edge:
- Zaloguj się na stronie https://apigee.com/edge.
- Kliknij Analizuj > Dane interfejsu API > Analiza opóźnień.
Classic Edge (Private Cloud)
Aby uzyskać dostęp do panelu analizy opóźnień za pomocą klasycznego interfejsu Edge:
- Zaloguj się na stronie
http://ms-ip:9000, gdzie ms-ip to adres IP lub nazwa DNS węzła serwera zarządzania. - Kliknij Statystyki > Analiza opóźnień.
Panel otworzy się w taki sposób:

Czego dotyczy ten panel?
Zapoznaj się też z tym interesującym artykułem na stronie Apigee Community: When can the Average Total Response Time be less than the Average Target Response Time? (Kiedy średni całkowity czas odpowiedzi może być krótszy niż średni docelowy czas odpowiedzi?)
| Dane | Opis |
|---|---|
| Czas odpowiedzi | Łączna liczba milisekund potrzebna na odpowiedź na wywołanie. Czas ten obejmuje opóźnienie proxy interfejsu Apigee API i czas serwera docelowego. |
| Docelowy czas odpowiedzi | Liczba milisekund, jaka była potrzebna serwerowi docelowemu na odpowiedź na wywołanie. Ta liczba informuje o zachowaniu Twoich serwerów. |
| Czas oczekiwania na przetworzenie żądania |
Liczba milisekund od momentu, gdy wywołanie dociera do wybranego serwera proxy interfejsu API, do momentu, gdy Apigee wysyła wywołanie do serwera docelowego. Dodaj opóźnienia żądania i odpowiedzi, aby obliczyć ostateczne obciążenie, jakie dodało do wywołania proxy interfejsu API. |
| Czas przetwarzania odpowiedzi |
Liczba milisekund od momentu, gdy serwer proxy API odbiera odpowiedź od docelowego serwera, do momentu, gdy Apigee wysyła odpowiedź do pierwotnego wywołującego. Dodaj opóźnienia żądania i odpowiedzi, aby obliczyć ostateczne obciążenie, jakie dodało do wywołania proxy interfejsu API. |
Co jeszcze muszę wiedzieć o tym panelu?
W menu Proxy wybierz serwer proxy interfejsu API, który chcesz mierzyć.
W przypadku klientów chmury publicznej w wielu regionach użyj menu Region, aby wyświetlić dane o opóźnieniu w danym regionie.
Ten panel korzysta ze standardowych elementów sterujących, takich jak selektor agregacji dat, najeżdżanie kursorem na wykresy w celu uzyskania dodatkowego kontekstu czy eksportowanie danych do pliku CSV. Więcej informacji znajdziesz w artykule Korzystanie z paneli analitycznych.