Вы просматриваете документацию Apigee Edge .
Перейдите к документации Apigee X. информация
Что мне говорит эта панель?
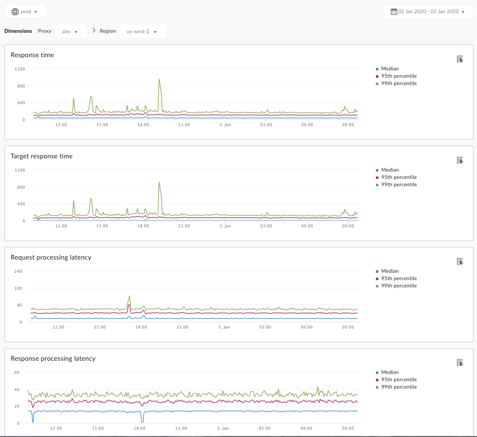
Панель мониторинга анализа задержки может предупредить вас о любых проблемах с задержкой, с которыми могут столкнуться ваши прокси API. Он отображает измерения задержки с точностью до минуты, выделяя значения медианы, 95-го и 99-го процентиля.
Медианное значение указывает вам момент, в котором половина вашего трафика испытывает задержку, меньшую этого значения, а половина вашего трафика испытывает задержку, превышающую это значение. Например, если среднее время задержки ответа для выбранного вами прокси-сервера API составляет 62 мс, это означает, что половина ответов от этого прокси-сервера API занимает менее 62 мс. Это также означает, что половина ответов от этого прокси API занимает более 62 мс.
Значения 95-го и 99-го процентилей указывают на точку, в которой 95 % и 99 % вашего трафика испытывают задержку, меньшую, чем эти значения. Или, что еще более важно, он может указать на необычное поведение, сообщив вам, что 5% и 1% вашего трафика имеют значения задержки, выходящие за пределы допустимого диапазона.
Показатели задержки рассчитываются для 5-минутных временных окон и регистрируются по верхней временной отметке окна. Например, точка данных, показанная на информационной панели с отметкой времени 2020-09-22 15:00:00 UTC, представляет процентиль задержки для трафика за последние 5 минут, что является временным окном с 2020-09-22 14:56:00. UTC до 22 сентября 2020 г., 15:00:59 UTC. На информационной панели отображается точка данных на верхней границе временной метки в 5-минутном временном окне.
Панель анализа задержки
Откройте панель анализа задержки, как описано ниже.
Край
Чтобы получить доступ к панели анализа задержки с помощью пользовательского интерфейса Edge:
- Войдите на https://apigee.com/edge .
- Выберите «Анализ» > «Метрики API» > «Анализ задержки» .
Классический Edge (частное облако)
Чтобы получить доступ к панели мониторинга анализа задержек с помощью классического пользовательского интерфейса Edge:
- Войдите в систему по
http:// ms-ip :9000, где ms-ip — это IP-адрес или DNS-имя узла сервера управления. - Выберите «Аналитика» > «Анализ задержки» .
Панель управления открывается, как показано ниже:

Что измеряет эта панель мониторинга?
См. также интересную статью на сайте сообщества Apigee: Когда среднее общее время ответа может быть меньше среднего целевого времени ответа?
| Метрика | Описание |
|---|---|
| Время ответа | Общее количество миллисекунд, которое потребовалось для ответа на звонок. Это время включает в себя накладные расходы прокси-сервера Apigee API и время вашего целевого сервера. |
| Целевое время отклика | Количество миллисекунд, в течение которых целевой сервер ответил на вызов. Это число показывает, как ведут себя ваши собственные серверы. |
| Задержка обработки запроса | Количество миллисекунд с момента, когда вызов достигает выбранного прокси-сервера API, до момента, когда Apigee отправляет вызов на ваш целевой сервер. Добавьте задержки запросов и ответов, чтобы вычислить окончательные издержки, которые прокси-сервер API добавил к вызову. |
| Задержка обработки ответа | Количество миллисекунд с момента, когда прокси-сервер API получает ответ вашего целевого сервера, до момента, когда Apigee отправляет ответ исходному вызывающему абоненту. Добавьте задержки запросов и ответов, чтобы вычислить окончательные издержки, которые прокси-сервер API добавил к вызову. |
Что еще мне нужно знать об этой панели?
Выберите прокси-сервер API для измерения в раскрывающемся меню «Прокси» .
Для клиентов общедоступного облака в нескольких регионах используйте раскрывающееся меню «Регион», чтобы просмотреть данные о задержке для определенного региона.
На этой панели управления используются стандартные элементы управления, такие как переключатель агрегации данных, наведение курсора на графики для получения дополнительной информации, экспорт данных в CSV и т. д. Дополнительную информацию см. в разделе «Использование аналитических панелей» .
, Вы просматриваете документацию Apigee Edge .
Перейдите к документации Apigee X. информация
Что мне говорит эта панель?
Панель мониторинга «Анализ задержек» может предупредить вас о любых проблемах с задержкой, с которыми могут столкнуться ваши прокси-серверы API. Он отображает измерения задержки с точностью до минуты, выделяя значения медианы, 95-го и 99-го процентиля.
Медианное значение указывает вам момент, в котором половина вашего трафика испытывает задержку, меньшую этого значения, а половина вашего трафика испытывает задержку, превышающую это значение. Например, если среднее время задержки ответа для выбранного вами прокси-сервера API составляет 62 мс, это означает, что половина ответов от этого прокси-сервера API занимает менее 62 мс. Это также означает, что половина ответов от этого прокси API занимает более 62 мс.
Значения 95-го и 99-го процентилей указывают на точку, в которой 95 % и 99 % вашего трафика испытывают задержку, меньшую, чем эти значения. Или, что еще более важно, он может указать на необычное поведение, сообщив вам, что 5% и 1% вашего трафика имеют значения задержки, выходящие за пределы допустимого диапазона.
Показатели задержки рассчитываются для 5-минутных временных окон и регистрируются по верхней временной отметке окна. Например, точка данных, показанная на информационной панели с отметкой времени 2020-09-22 15:00:00 UTC, представляет процентиль задержки для трафика за последние 5 минут, что является временным окном с 2020-09-22 14:56:00. UTC до 22 сентября 2020 г., 15:00:59 UTC. На информационной панели отображается точка данных на верхней границе временной метки в 5-минутном временном окне.
Панель анализа задержки
Откройте панель анализа задержки, как описано ниже.
Край
Чтобы получить доступ к панели анализа задержки с помощью пользовательского интерфейса Edge:
- Войдите на https://apigee.com/edge .
- Выберите «Анализ» > «Метрики API» > «Анализ задержки» .
Классический Edge (частное облако)
Чтобы получить доступ к панели мониторинга анализа задержек с помощью классического пользовательского интерфейса Edge:
- Войдите в систему по
http:// ms-ip :9000, где ms-ip — это IP-адрес или DNS-имя узла сервера управления. - Выберите «Аналитика» > «Анализ задержки» .
Панель управления открывается, как показано ниже:

Что измеряет эта панель мониторинга?
См. также интересную статью на сайте сообщества Apigee: Когда среднее общее время ответа может быть меньше среднего целевого времени ответа?
| Метрика | Описание |
|---|---|
| Время ответа | Общее количество миллисекунд, которое потребовалось для ответа на звонок. Это время включает в себя накладные расходы прокси-сервера Apigee API и время вашего целевого сервера. |
| Целевое время отклика | Количество миллисекунд, в течение которых целевой сервер ответил на вызов. Это число показывает, как ведут себя ваши собственные серверы. |
| Задержка обработки запроса | Количество миллисекунд с момента, когда вызов достигает выбранного прокси-сервера API, до момента, когда Apigee отправляет вызов на ваш целевой сервер. Добавьте задержки запросов и ответов, чтобы вычислить окончательные издержки, которые прокси-сервер API добавил к вызову. |
| Задержка обработки ответа | Количество миллисекунд с момента, когда прокси-сервер API получает ответ вашего целевого сервера, до момента, когда Apigee отправляет ответ исходному вызывающему абоненту. Добавьте задержки запросов и ответов, чтобы вычислить окончательные издержки, которые прокси-сервер API добавил к вызову. |
Что еще мне нужно знать об этой панели?
Выберите прокси-сервер API для измерения в раскрывающемся меню «Прокси» .
Для клиентов общедоступного облака в нескольких регионах используйте раскрывающееся меню «Регион», чтобы просмотреть данные о задержке для определенного региона.
На этой панели управления используются стандартные элементы управления, такие как переключатель агрегации данных, наведение курсора на графики для получения дополнительной информации, экспорт данных в CSV и т. д. Дополнительную информацию см. в разделе «Использование аналитических панелей» .