คุณกําลังดูเอกสารประกอบของ Apigee Edge
ไปที่เอกสารประกอบของ Apigee X info
แดชบอร์ดนี้บอกอะไรฉันบ้าง
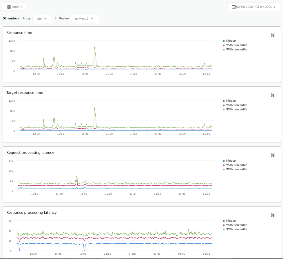
แดชบอร์ดการวิเคราะห์เวลาในการตอบสนองจะแจ้งเตือนคุณเกี่ยวกับปัญหาเวลาในการตอบสนองที่พร็อกซี API อาจพบ โดยจะแสดงการวัดเวลาในการตอบสนองเป็นกรอบเวลา 1 นาที โดยไฮไลต์ค่าเมดิยน เปอร์เซ็นไทล์ที่ 95 และเปอร์เซ็นไทล์ที่ 99
ค่ามัธยฐานบอกจุดที่การเข้าชมครึ่งหนึ่งมีเวลาในการตอบสนองน้อยกว่าค่านี้ และการเข้าชมอีกครึ่งหนึ่งมีเวลาในการตอบสนองมากกว่าค่านี้ ตัวอย่างเช่น หากเวลาในการตอบสนองค่ามัธยฐานของพร็อกซี API ที่เลือกคือ 62 มิลลิวินาที หมายความว่าการตอบกลับครึ่งหนึ่งจากพร็อกซี API นี้ใช้เวลาน้อยกว่า 62 มิลลิวินาที และหมายความว่าการตอบกลับครึ่งหนึ่งจากพร็อกซี API นี้ใช้เวลานานกว่า 62 มิลลิวินาที
ค่าเปอร์เซ็นไทล์ที่ 95 และ 99 จะบอกจุดที่การเข้าชม 95% และ 99% พบเวลาในการตอบสนองที่น้อยกว่าค่าเหล่านี้ หรือที่สำคัญกว่านั้นคือสามารถชี้ให้เห็นลักษณะการทำงานที่ผิดปกติ โดยแจ้งให้ทราบว่าการเข้าชม 5% และ 1% มีค่าเวลาในการตอบสนองที่อยู่นอกช่วง
เมตริกเวลาในการตอบสนองจะคํานวณตามกรอบเวลา 5 นาที และบันทึกไว้ที่การประทับเวลาขอบบนของกรอบเวลา ตัวอย่างเช่น จุดข้อมูลที่แสดงในแดชบอร์ดพร้อมการประทับเวลา 2020-09-22 15:00:00 UTC แสดงถึงเปอร์เซ็นต์เวลาในการตอบสนองของการเข้าชมในช่วง 5 นาทีที่ผ่านมา ซึ่งเป็นกรอบเวลาตั้งแต่ 2020-09-22 14:56:00 UTC ถึง 2020-09-22 15:00:59 UTC แดชบอร์ดจะแสดงจุดข้อมูลที่การประทับเวลาขอบบนในกรอบเวลา 5 นาที
หน้าแดชบอร์ดการวิเคราะห์เวลาในการตอบสนอง
เข้าถึงแดชบอร์ดการวิเคราะห์เวลาในการตอบสนองตามที่อธิบายไว้ด้านล่าง
Edge
วิธีเข้าถึงแดชบอร์ดการวิเคราะห์เวลาในการตอบสนองโดยใช้ UI ของ Edge
- ลงชื่อเข้าใช้ https://apigee.com/edge
- เลือกวิเคราะห์ > เมตริก API > การวิเคราะห์เวลาในการตอบสนอง
Edge แบบคลาสสิก (ระบบคลาวด์ส่วนตัว)
วิธีเข้าถึงแดชบอร์ดการวิเคราะห์เวลาในการตอบสนองโดยใช้ UI ของ Edge แบบคลาสสิก
- ลงชื่อเข้าใช้
http://ms-ip:9000โดยที่ ms-ip คือที่อยู่ IP หรือชื่อ DNS ของโหนดเซิร์ฟเวอร์การจัดการ - เลือก Analytics > การวิเคราะห์เวลาในการตอบสนอง
แดชบอร์ดจะเปิดขึ้นดังที่แสดงด้านล่าง

แดชบอร์ดนี้วัดอะไร
โปรดดูบทความที่น่าสนใจนี้ในเว็บไซต์ชุมชน Apigee เวลาในการตอบกลับทั้งหมดโดยเฉลี่ยจะน้อยกว่าเวลาในการตอบกลับเป้าหมายโดยเฉลี่ยได้เมื่อใด
| เมตริก | คำอธิบาย |
|---|---|
| ความเร็วในการตอบสนอง | จำนวนมิลลิวินาทีทั้งหมดที่ใช้ในการตอบกลับสายเรียกเข้า เวลานี้รวมเวลาในการดำเนินการของพร็อกซี Apigee API และเวลาของเซิร์ฟเวอร์เป้าหมาย |
| เวลาในการตอบกลับเป้าหมาย | จำนวนมิลลิวินาทีที่เซิร์ฟเวอร์เป้าหมายใช้ในการตอบสนองต่อการเรียกใช้ ตัวเลขนี้บอกถึงลักษณะการทํางานของเซิร์ฟเวอร์ของคุณเอง |
| เวลาในการตอบสนองของการประมวลผลคำขอ |
จำนวนมิลลิวินาทีนับจากเวลาที่การเรียกไปถึงพร็อกซี API ที่เลือกจนถึงเวลาที่ Apigee ส่งการเรียกไปยังเซิร์ฟเวอร์เป้าหมาย เพิ่มเวลาในการตอบสนองของคำขอและการตอบกลับเพื่อคำนวณค่าใช้จ่ายเพิ่มเติมสุดท้ายที่พร็อกซี API เพิ่มลงในการเรียกใช้ |
| เวลาในการตอบสนองของการประมวลผลคำตอบ |
จำนวนมิลลิวินาทีนับจากเวลาที่พร็อกซี API ได้รับการตอบกลับจากเซิร์ฟเวอร์เป้าหมายไปจนถึงเวลาที่ Apigee ส่งการตอบกลับไปยังผู้เรียกใช้ครั้งแรก เพิ่มเวลาในการตอบสนองของคำขอและการตอบกลับเพื่อคำนวณค่าใช้จ่ายเพิ่มเติมสุดท้ายที่พร็อกซี API เพิ่มลงในการเรียกใช้ |
มีอะไรที่ผมต้องรู้อีกไหมเกี่ยวกับแดชบอร์ดนี้
เลือกพร็อกซี API เพื่อวัดผลจากเมนูแบบเลื่อนลงพร็อกซี
สำหรับลูกค้าที่ใช้ระบบคลาวด์สาธารณะในหลายภูมิภาค ให้ใช้เมนูแบบเลื่อนลงภูมิภาคเพื่อดูข้อมูลเวลาในการตอบสนองของภูมิภาคที่เฉพาะเจาะจง
แดชบอร์ดนี้ใช้การควบคุมมาตรฐาน เช่น ตัวเลือกการรวมข้อมูลวันที่ การวางเมาส์เหนือกราฟเพื่อดูบริบทเพิ่มเติม การส่งออกข้อมูลไปยัง CSV และอื่นๆ ดูข้อมูลเพิ่มเติมได้ที่การใช้แดชบอร์ดข้อมูลวิเคราะห์