Apigee Edge belgelerini görüntülüyorsunuz.
Apigee X belgelerine gidin. info
Bu kontrol paneli bana neyi gösterir?
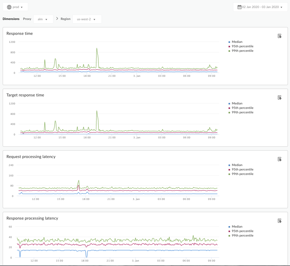
Gecikme Analizi kontrol paneli, API proxy'lerinizin karşılaşabileceği gecikme sorunları hakkında sizi uyarabilir. Ortalama, 95. yüzdelik dilim ve 99. yüzdelik dilim değerlerini vurgulayarak gecikme ölçümlerini bir dakikalık pencereye kadar gösterir.
Ortalama değer, trafiğinizin yarısının bu değerden daha düşük, yarısının ise bu değerden daha yüksek bir gecikmeye sahip olduğu noktayı gösterir. Örneğin, seçtiğiniz API proxy'sinin ortalama yanıt süresi gecikmesi 62 ms ise bu API proxy'sinden gelen yanıtların yarısı 62 ms'den kısa sürer. Ayrıca, bu API proxy'sinden gelen yanıtların yarısı 62 ms'den uzun sürer.
95. yüzdelik dilim ve 99. yüzdelik dilim değerleri, trafiğinizin% 95'inin ve% 99'unun bu değerlerden daha düşük gecikme yaşadığı noktayı gösterir. Daha da önemlisi, trafiğinizin% 5 ve% 1'inde aralık dışında gecikmeler yaşandığını belirterek anormal davranışları tespit edebilir.
Gecikme metrikleri 5 dakikalık zaman aralıklarında hesaplanır ve zaman aralığının üst sınırındaki zaman damgasında kaydedilir. Örneğin, kontrol panelinde 22.09.2020 15:00:00 UTC zaman damgasıyla gösterilen bir veri noktası, son 5 dakika içindeki trafik için gecikme yüzdelik dilimini temsil eder. Bu zaman aralığı 22.09.2020 14:56:00 UTC ile 22.09.2020 15:00:59 UTC arasındadır. Kontrol panelinde, 5 dakikalık zaman aralığındaki üst sınır zaman damgasındaki veri noktası gösterilir.
Gecikme Analizi kontrol paneli
Aşağıda açıklandığı şekilde Gecikme Analizi kontrol paneline erişin.
Edge
Edge kullanıcı arayüzünü kullanarak Gecikme Analizi kontrol paneline erişmek için:
- https://apigee.com/edge adresinde oturum açın.
- Analizin > API Metrikleri > Gecikme Analizi'ni seçin.
Klasik Edge (Private Cloud)
Klasik Edge kullanıcı arayüzünü kullanarak Gecikme Analizi kontrol paneline erişmek için:
http://ms-ip:9000adresinde oturum açın. ms-ip, Yönetim Sunucusu düğümünün IP adresi veya DNS adıdır.- Analytics > Gecikme Analizi'ni seçin.
Kontrol paneli aşağıdaki gibi açılır:

Bu kontrol paneli neyi ölçer?
Apigee Community sitesinde yer alan şu ilginç makaleye de göz atın: Ortalama Toplam Yanıt Süresi, Ortalama Hedef Yanıt Süresinden ne zaman daha az olabilir?
| Metrik | Açıklama |
|---|---|
| Yanıt Süresi | Bir aramaya yanıt vermenin toplam milisaniye sayısı. Bu süre, Apigee API proxy'sinin ek yükünü ve hedef sunucunuzun süresini içerir. |
| Hedef Yanıt Süresi | Hedef sunucunuzun bir aramaya yanıt vermesi için geçen milisaniye sayısı. Bu sayı, kendi sunucularınızın nasıl davrandığını gösterir. |
| İstek İşleme Gecikmesi |
Bir çağrının seçili API proxy'sine ulaştığı andan Apigee'nin çağrıyı hedef sunucunuza gönderdiği zamana kadar geçen milisaniye sayısı. API proxy'sinin aramaya eklediği nihai yükü hesaplamak için istek ve yanıt gecikmelerini ekleyin. |
| Yanıt İşleme Gecikmesi |
API proxy'nin hedef sunucunuzun yanıtını aldığı andan Apigee'nin yanıtı orijinal arayana gönderdiği ana kadar geçen milisaniye sayısı. API proxy'sinin aramaya eklediği nihai yükü hesaplamak için istek ve yanıt gecikmelerini ekleyin. |
Bu kontrol paneliyle ilgili bilmem gereken başka bir şey var mı?
Proxy açılır menüsünden ölçülecek bir API proxy'si seçin.
Birden fazla bölgedeki Public Cloud müşterileri, belirli bir bölgenin gecikmesi verilerini görüntülemek için Bölge açılır menüsünü kullanabilir.
Bu kontrol panelinde, tarih toplama seçici, fareyle grafiklerin üzerine gelerek daha fazla bağlam bilgisi görüntüleme, verileri CSV'ye aktarma gibi standart kontroller kullanılır. Daha fazla bilgi için Analizler kontrol panellerini kullanma başlıklı makaleyi inceleyin.