Bạn đang xem tài liệu về Apigee Edge.
Chuyển đến tài liệu về
Apigee X. thông tin
Trang tổng quan này cho tôi biết điều gì?
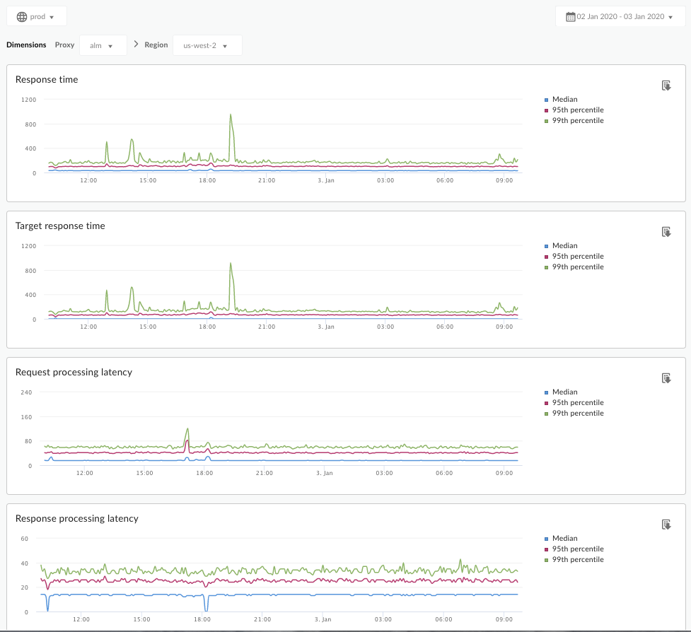
Trang tổng quan Phân tích độ trễ có thể cảnh báo cho bạn về mọi vấn đề về độ trễ mà proxy API của bạn có thể gặp phải. Thẻ này hiển thị các phép đo độ trễ trong khoảng thời gian một phút, làm nổi bật giá trị trung bình, phân vị thứ 95 và phân vị thứ 99.
Giá trị trung vị cho bạn biết thời điểm mà một nửa lưu lượng truy cập của bạn đang có độ trễ thấp hơn giá trị này và một nửa lưu lượng truy cập của bạn đang có độ trễ cao hơn giá trị này. Ví dụ: nếu độ trễ thời gian phản hồi trung bình cho proxy API mà bạn đã chọn là 62 mili giây, thì điều này có nghĩa là một nửa số phản hồi từ proxy API này mất ít hơn 62 mili giây. Điều này cũng có nghĩa là một nửa số phản hồi từ proxy API này mất nhiều hơn 62 mili giây.
Giá trị phân vị thứ 95 và phân vị thứ 99 cho bạn biết thời điểm 95% và 99% lưu lượng truy cập của bạn có độ trễ thấp hơn các giá trị này. Hoặc quan trọng hơn, chỉ số này có thể chỉ ra hành vi ngoại lai, cho bạn biết rằng 5% và 1% lưu lượng truy cập của bạn đang gặp phải các giá trị độ trễ nằm ngoài phạm vi.
Các chỉ số độ trễ được tính toán theo khung thời gian 5 phút và được ghi lại tại dấu thời gian giới hạn trên của khung thời gian. Ví dụ: một điểm dữ liệu xuất hiện trên trang tổng quan có dấu thời gian 22/09/2020 15:00:00 (giờ UTC) thể hiện phần trăm độ trễ của lưu lượng truy cập trong vòng 5 phút qua, tức là khoảng thời gian từ 22/09/2020 14:56:00 (giờ UTC) đến 22/09/2020 15:00:59 (giờ UTC). Trang tổng quan cho thấy điểm dữ liệu tại dấu thời gian giới hạn trên trong khoảng thời gian 5 phút.
Trang tổng quan Phân tích độ trễ
Truy cập vào trang tổng quan Phân tích độ trễ như mô tả bên dưới.
Edge
Cách truy cập vào trang tổng quan Phân tích độ trễ bằng giao diện người dùng Edge:
- Đăng nhập vào https://apigee.com/edge.
- Chọn Analyze (Phân tích) > API Metrics (Chỉ số API) > Latency Analysis (Phân tích độ trễ).
Edge phiên bản cũ (Đám mây riêng)
Cách truy cập vào trang tổng quan Phân tích độ trễ bằng Giao diện người dùng Edge cũ:
- Đăng nhập vào
http://ms-ip:9000, trong đó ms-ip là địa chỉ IP hoặc tên DNS của nút Máy chủ quản lý. - Chọn Số liệu phân tích > Phân tích độ trễ.
Trang tổng quan sẽ mở ra như sau:

Trang tổng quan này đo lường điều gì?
Hãy xem thêm bài viết thú vị này trên trang web Cộng đồng Apigee: Khi nào Thời gian phản hồi trung bình tổng thể có thể thấp hơn Thời gian phản hồi trung bình mục tiêu?
| Chỉ số | Mô tả |
|---|---|
| Thời gian phản hồi | Tổng số mili giây cần thiết để phản hồi một lệnh gọi. Thời gian này bao gồm cả chi phí cho proxy API Apigee và thời gian máy chủ mục tiêu. |
| Thời gian phản hồi mục tiêu | Số mili giây mà máy chủ mục tiêu của bạn cần để phản hồi một lệnh gọi. Con số này cho bạn biết cách máy chủ của riêng bạn đang hoạt động. |
| Độ trễ trong quá trình xử lý yêu cầu |
Số mili giây từ thời điểm một lệnh gọi đến proxy API đã chọn đến thời điểm Apigee gửi lệnh gọi đến máy chủ mục tiêu của bạn. Thêm độ trễ yêu cầu và phản hồi để tính toán mức hao tổn cuối cùng mà proxy API thêm vào lệnh gọi. |
| Độ trễ trong quá trình xử lý phản hồi |
Số mili giây từ thời điểm proxy API nhận được phản hồi của máy chủ mục tiêu đến thời điểm Apigee gửi phản hồi đến phương thức gọi ban đầu. Thêm độ trễ yêu cầu và phản hồi để tính toán mức hao tổn cuối cùng mà proxy API thêm vào lệnh gọi. |
Tôi cần biết thêm điều gì về trang tổng quan này?
Chọn một proxy API để đo lường trong trình đơn thả xuống Proxy (Proxy).
Đối với khách hàng sử dụng dịch vụ Đám mây công cộng ở nhiều khu vực, hãy sử dụng trình đơn thả xuống Khu vực để xem dữ liệu về độ trễ của một khu vực cụ thể.
Trang tổng quan này sử dụng các chế độ điều khiển tiêu chuẩn, chẳng hạn như bộ chọn tổng hợp theo ngày, di chuột qua biểu đồ để biết thêm thông tin, xuất dữ liệu sang CSV, v.v. Để tìm hiểu thêm, hãy xem bài viết Sử dụng trang tổng quan phân tích.