Estás viendo la documentación de Apigee Edge.
Ve a la
documentación de Apigee X. info
¿Qué me dice este panel?
El panel de Análisis de latencia puede alertarte sobre cualquier problema de latencia que experimenten tus proxies de API. Muestra las mediciones de latencia hasta la ventana de un minuto, lo que destaca la mediana, el percentil 95 y los valores del percentil 99.
El valor de la mediana indica el punto en el que la mitad de tu tráfico experimenta una latencia inferior a este valor y la otra mitad de tu tráfico experimenta una latencia superior a este valor. Por ejemplo, si la latencia mediana del tiempo de respuesta para el proxy de API seleccionado es de 62 ms, significa que la mitad de las respuestas de este proxy de API toman menos de 62 ms. También significa que la mitad de las respuestas de este proxy de API toman más de 62 ms.
Los valores del percentil 95 y el percentil 99 te indican el punto en el que el 95% y el 99% de tu tráfico tienen una latencia menor que estos valores. O, lo que es más importante, pueden señalar un comportamiento periférico, lo que te indica que el 5% y el 1% de tu tráfico están experimentando valores de latencia que están fuera del rango.
Las métricas de latencia se calculan en ventanas de 5 minutos y se registran en la marca de tiempo del límite superior de la ventana. Por ejemplo, un dato que se muestra en el panel con la marca de tiempo 2020-09-22 15:00:00 UTC representa el porcentaje de latencia del tráfico en los últimos 5 minutos, que es el período comprendido entre el 2020-09-22 14:56:00 UTC y el 2020-09-22 15:00:59 UTC. El panel muestra el dato en la marca de tiempo del límite superior en el período de 5 minutos.
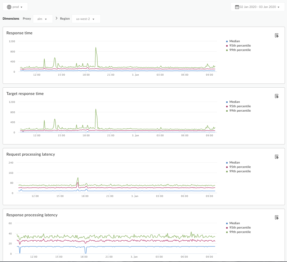
Panel de Análisis de latencia
Accede al panel de Análisis de latencia, como se describe a continuación.
Edge
Para acceder al panel de Análisis de latencia con la IU de Edge, haz lo siguiente:
- Accede a https://apigee.com/edge.
- Selecciona Analizar > Métricas de API > Análisis de latencia.
Edge clásico (nube privada)
Para acceder al panel de Análisis de latencia con la IU clásica de Edge, haz lo siguiente:
- Accede a
http://ms-ip:9000, donde ms-ip es la dirección IP o el nombre de DNS del nodo del servidor de administración. - Selecciona Analytics > Análisis de latencia.
El panel se abre de la siguiente manera:

¿Qué mide este panel?
También consulta este artículo interesante en el sitio de la comunidad de Apigee: ¿Cuándo el tiempo promedio de respuesta puede ser inferior al tiempo de respuesta objetivo promedio?
| Métrica | Descripción |
|---|---|
| Tiempo de respuesta | Cantidad total de milisegundos que se tardó en responder a una llamada. Esta vez incluye la sobrecarga del proxy de la API de Apigee y el tiempo de servidor objetivo. |
| Tiempo de respuesta del destino | Cantidad de milisegundos que le llevó a tu servidor de destino responder a una llamada. Este número te indica cómo se comportan tus servidores. |
| Latencia de procesamiento de solicitudes |
Cantidad de milisegundos desde el momento en que una llamada llega al proxy de API seleccionado hasta el momento en que Apigee envía la llamada a tu servidor de destino. Agrega las latencias de solicitud y respuesta para calcular la sobrecarga final que el proxy de la API agregó a la llamada. |
| Latencia de procesamiento de respuestas |
Cantidad de milisegundos desde el momento en que el proxy de la API recibe la respuesta de tu servidor de destino hasta el momento en que Apigee envía la respuesta al emisor original. Agrega las latencias de solicitud y respuesta para calcular la sobrecarga final que el proxy de la API agregó a la llamada. |
¿Qué más debo saber sobre este panel?
Selecciona un proxy de API que deseas medir desde el menú desplegable Proxy.
Para los clientes de la nube pública en varias regiones, utiliza el menú desplegable Región a fin de ver los datos de latencia de una región específica.
En este panel, se usan controles estándar, como el selector de adición de fechas, la colocación del cursor sobre los gráficos para obtener más contexto, exportación de datos a CSV, etcétera. Para obtener más información, consulta Usa los paneles de estadísticas.