Latency analysis dashboard

You're viewing Apigee Edge documentation.
Go to the Apigee X documentation.
info

What does this dashboard tell me?

The Latency Analysis dashboard can alert you to any latency issues your API proxies may be experiencing. It displays latency measurements down to the window of a minute, highlighting the median, 95th percentile, and 99th percentile values.

The median value tells you the point at which half of your traffic is experiencing latency that is less than this value and half of your traffic is experiencing latency that is greater than this value. For example, if the median response time latency for your selected API proxy is 62 ms, it means that half of the responses from this API proxy take less than 62 ms. It also means that half of the responses from this API proxy take more than 62 ms.

The 95th percentile and 99th percentile values tell you the point at which 95% and 99% of your traffic is experiencing latency that is less than these values. Or rather more importantly, it can point out outlying behavior, telling you that 5% and 1% of your traffic is experiencing latency values that are out-of-range.

The latency metrics are calculated at 5-minute time windows, and logged at the upper bound timestamp of the window. For example, a data point shown on the dashboard with timestamp 2020-09-22 15:00:00 UTC represents the latency percentile for traffic within last 5 minutes, which is the time window from 2020-09-22 14:56:00 UTC to 2020-09-22 15:00:59 UTC. The dashboard shows the data point at the upper bound timestamp in the 5-minute time window.

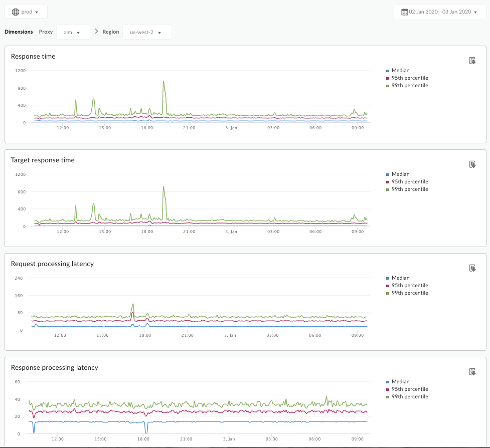
The Latency Analysis dashboard

Access the Latency Analysis dashboard, as described below.

Edge

To access the Latency Analysis dashboard using the Edge UI:

  1. Sign in to https://apigee.com/edge.
  2. Select Analyze > API Metrics > Latency Analysis.

Classic Edge (Private Cloud)

To access the Latency Analysis dashboard using the Classic Edge UI:

  1. Sign in to http://ms-ip:9000, where ms-ip is the IP address or DNS name of the Management Server node.
  2. Select Analytics > Latency Analysis.

The dashboard opens as shown below:

What does this dashboard measure?

See also this interesting article on the Apigee Community site: When can the Average Total Response Time be less than the Average Target Response Time?

Metric Description
Response Time Total number of milliseconds it took to respond to a call. This time includes the Apigee API proxy overhead and your target server time.
Target Response Time Number of milliseconds it took your target server to respond to a call. This number tells you how your own servers are behaving.
Request Processing Latency

Number of milliseconds from the time when a call reaches the selected API proxy to the time when Apigee sends the call to your target server.

Add the request and response latencies to calculate the final overhead the API proxy added to the call.

Response Processing Latency

Number of milliseconds from the time when the API proxy receives your target server’s response to the time when Apigee sends the response to the original caller.

Add the request and response latencies to calculate the final overhead the API proxy added to the call.

What else do I need to know about this dashboard?

Select an API proxy to measure from the Proxy dropdown menu.

For Public Cloud customers in multiple regions, use the Region dropdown menu to view latency data for a specific region.

This dashboard uses standard controls, like the date aggregation selector, hovering over graphs for more context, exporting data to CSV, and so on. To learn more, see Using the analytics dashboards.