Painel de análise de latência

Você está visualizando a documentação do Apigee Edge.
Acesse a documentação da Apigee X.
info

O que esse painel informa?

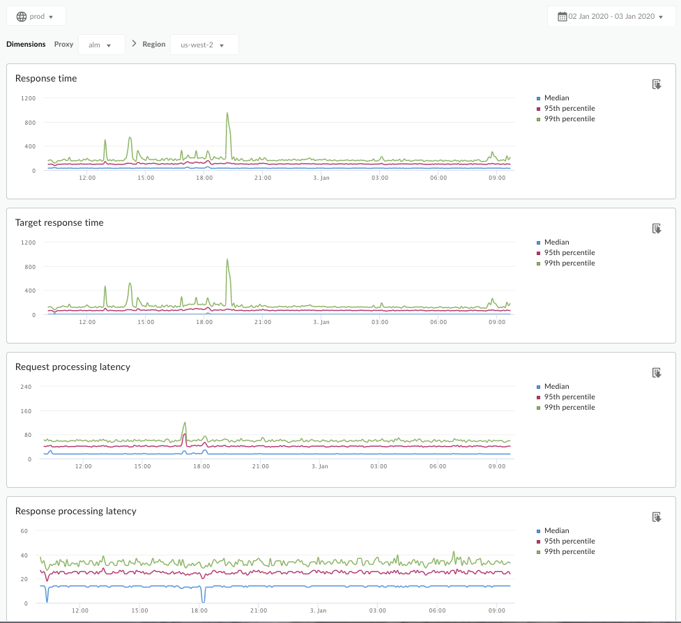
O painel de análise de latência pode alertar sobre problemas de latência que seus proxies de API possam estar enfrentando. Ele exibe as medidas de latência com precisão de minuto, destacando os valores de mediana, 95º e 99º percentil.

O valor de mediana indica o ponto em que metade do tráfego está sofrendo latência inferior ao valor e a metade do tráfego está passando por uma latência maior do que esse valor. Por exemplo, se a latência de tempo médio de resposta do proxy da API selecionada for 62 ms, isso significa que metade das respostas desse proxy de API leva menos de 62 ms. Isso também significa que metade das respostas desse proxy de API leva mais de 62 ms.

Os valores de 95º e 99º percentil informam o ponto em que 95% e 99% do tráfego está passando por uma latência menor que esses valores. Ou, mais importante, pode apontar o comportamento fora do esperado, informando que 5% e 1% do tráfego estão enfrentando valores de latência fora do intervalo.

As métricas de latência são calculadas em janelas de 5 minutos e registradas no carimbo de data/hora de limite superior da janela. Por exemplo, um ponto de dados mostrado no painel com o carimbo de data/hora 2020-09-22 15:00:00 UTC representa a porcentagem de latência do tráfego nos últimos 5 minutos, que é o período de 2020-09-22 14:56:00 UTC a 2020-09-22 15:00:59 UTC. O painel mostra o ponto de dados no carimbo de data/hora superior na janela de 5 minutos.

Painel "Análise de latência"

Acesse o painel "Análise de latência" conforme descrito abaixo.

Edge

Para acessar o painel "Análise de latência" usando a interface do Edge:

  1. Faça login em https://apigee.com/edge.
  2. Selecione Analyze > API Metrics > Latency Analysis.

Edge clássico (nuvem privada)

Para acessar o painel "Análise de latência" usando a interface clássica do Edge:

  1. Faça login em http://ms-ip:9000, em que ms-ip é o endereço IP ou o nome DNS do nó do servidor de gerenciamento.
  2. Selecione Analytics > Análise de latência.

O painel é aberto conforme mostrado abaixo:

O que esse painel mede?

Veja também este artigo interessante no site da comunidade da Apigee (em inglês): Quando o tempo total de resposta total pode ser menor que o tempo médio de resposta?

Métrica Descrição
Tempo de resposta Número total de milissegundos para responder a uma chamada. Esse tempo inclui a sobrecarga do proxy da API Apigee e o horário do servidor de destino.
Tempo de resposta do destino Número de milissegundos que o servidor de destino levou para responder a uma chamada. Esse número informa o comportamento dos seus próprios servidores.
Latência no processamento da solicitação

Número de milissegundos a partir do momento em que uma chamada chega ao proxy de API selecionado até o momento em que a Apigee envia a chamada para o servidor de destino.

As latências de solicitação e resposta são somadas para calcular a sobrecarga final que o proxy da API adicionou à chamada.

Latência de processamento de respostas

Número de milésimos de segundo a partir do momento em que o proxy da API recebe a resposta do servidor de destino até o momento em que a Apigee envia a resposta para o autor da chamada original.

As latências de solicitação e resposta são somadas para calcular a sobrecarga final que o proxy da API adicionou à chamada.

O que mais preciso saber sobre esse painel?

Selecione um proxy de API para medir no menu suspenso Proxy.

Para clientes de nuvem pública em várias regiões, use o menu suspenso Região para visualizar os dados de latência de uma região específica.

Esse painel usa controles padrão, como o seletor de data, passar o cursor sobre os mapas para ter mais contexto, exportar dados para CSV e assim por diante. Para saber mais, consulte Como usar os painéis de análise.