לוח בקרה לניתוח זמן אחזור

אתם צופים במסמכי העזרה של Apigee Edge.
כניסה למסמכי העזרה של Apigee X.
info

מה מרכז הבקרה הזה אומר לי?

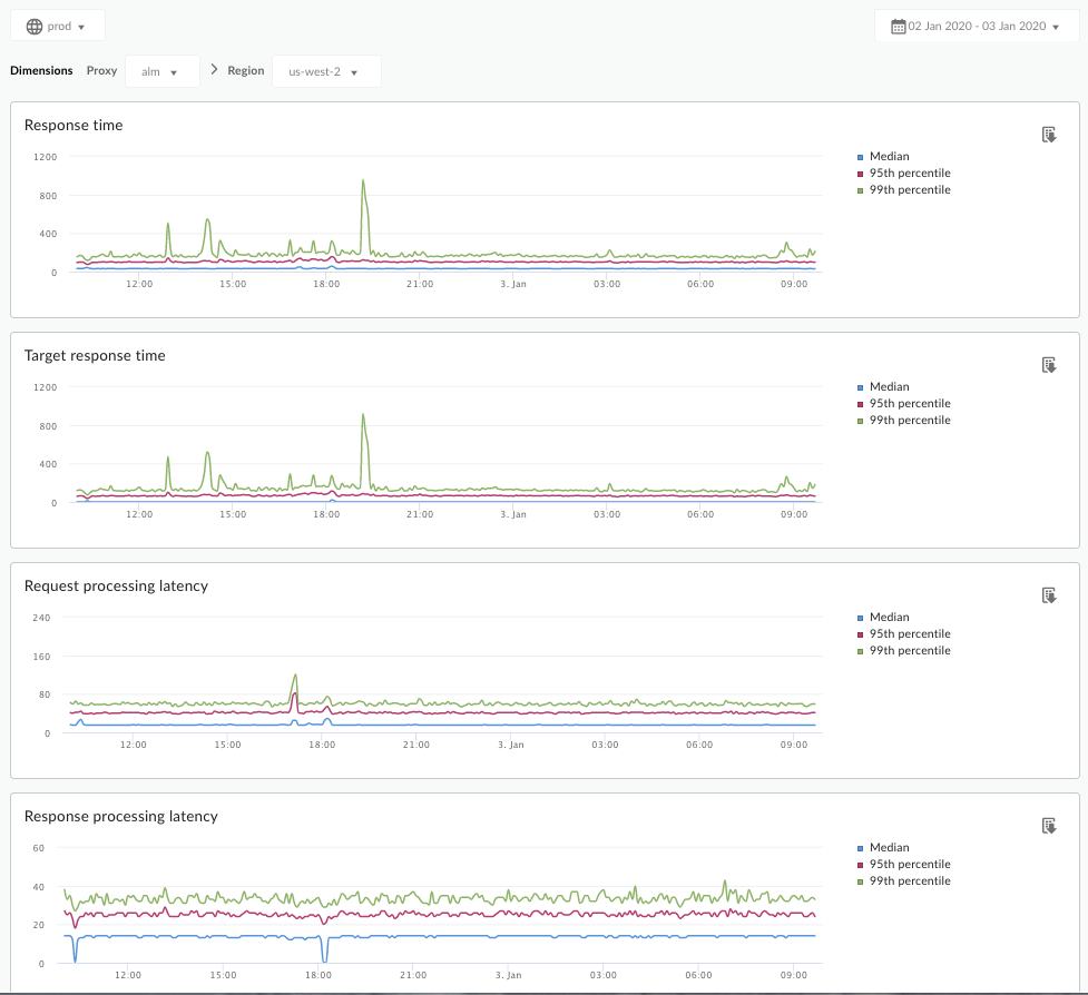
בלוח הבקרה 'ניתוח זמן אחזור' תוכלו לקבל התראות על בעיות זמן אחזור שעשויות להיות בשרתי ה-API שלכם. מוצגים בו מדידות זמן אחזור עד לחלון של דקה, עם הדגשה של הערכים של החציון, האחוזון ה-95 והאחוזון ה-99.

הערך החציוני מראה את הנקודה שבה זמן האחזור של מחצית מהתנועה נמוך מהערך הזה, וזמן האחזור של מחצית מהתנועה גבוה מהערך הזה. לדוגמה, אם זמן האחזור החציוני של זמן התגובה לשרת ה-API שנבחר הוא 62 אלפיות השנייה, המשמעות היא שלמחצית מהתשובות משרת ה-API הזה נדרש פחות מ-62 אלפיות השנייה. המשמעות היא גם שלמחצית מהתשובות משרת ה-API הזה נדרש יותר מ-62 אלפיות השנייה.

הערכים של האחוזון ה-95 והאחוזון ה-99 מציינים את הנקודה שבה זמן האחזור של 95% ו-99% מהתנועה שלכם נמוך מהערכים האלה. חשוב יותר, היא יכולה להצביע על התנהגות חריגה, ולדווח לכם ש-5% ו-1% מהתנועה שלכם חווים ערכים של זמן אחזור שחורגים מהטווח.

מדדי זמן האחזור מחושבים בחלונות זמן של 5 דקות, ונרשמים ביומן לפי חותמת הזמן של הגבול העליון של החלון. לדוגמה, נקודה בתרשים שמופיעה בלוח הבקרה עם חותמת הזמן ‎2020-09-22 15:00:00 UTC מייצגת את אחוזון זמן האחזור של התנועה ב-5 הדקות האחרונות, כלומר חלון הזמן מ-‎2020-09-22 14:56:00 UTC עד ‎2020-09-22 15:00:59 UTC. בלוח הבקרה מוצגת נקודת הנתונים בחותמת הזמן של הגבול העליון בחלון הזמן של 5 הדקות.

לוח הבקרה 'ניתוח זמן אחזור'

נכנסים ללוח הבקרה 'ניתוח זמן אחזור', כפי שמתואר בהמשך.

Edge

כדי לגשת ללוח הבקרה 'ניתוח זמן אחזור' באמצעות ממשק המשתמש של Edge:

  1. נכנסים לכתובת https://apigee.com/edge.
  2. בוחרים באפשרות ניתוח > מדדי API > ניתוח זמן אחזור.

Classic Edge (ענן פרטי)

כדי לגשת ללוח הבקרה 'ניתוח זמן אחזור' באמצעות ממשק המשתמש הקלאסי של Edge:

  1. מתחברים אל http://ms-ip:9000, כאשר ms-ip היא כתובת ה-IP או שם ה-DNS של צומת שרת הניהול.
  2. בוחרים באפשרות Analytics > ניתוח זמן אחזור.

מרכז הבקרה ייפתח כפי שמוצג בהמשך:

מה נמדד במרכז הבקרה הזה?

מומלץ לקרוא גם את המאמר המעניין הזה באתר של קהילת Apigee: מתי זמן התגובה הכולל הממוצע יכול להיות נמוך מזמן התגובה הממוצע ליעד?

מדד תיאור
זמן תגובה מספר אלפיות השנייה הכולל שנדרשו כדי לענות לשיחה. הזמן הזה כולל את זמן האחזור של שרת ה-proxy של Apigee API ואת הזמן בשרת היעד.
זמן תגובה יעד מספר אלפיות השנייה שנדרשו לשרת היעד להגיב לשיחה. המספר הזה מראה איך השרתים שלכם מתנהגים.
זמן האחזור של עיבוד הבקשה

מספר אלפיות השנייה מהרגע שבו קריאה מגיעה לשרת ה-API שנבחר ועד לרגע שבו Apigee שולחת את הקריאה לשרת היעד.

מוסיפים את זמני האחזור של הבקשה והתגובה כדי לחשב את זמן האחזור הסופי ששרת ה-API המחובר הוסיף לקריאה.

זמן האחזור של עיבוד התגובה

מספר המילי-שניות מרגע ששרת ה-API העקיף מקבל את התגובה של שרת היעד ועד שמתבצעת שליחת התגובה על ידי Apigee למבצע הקריאה המקורי.

מוסיפים את זמני האחזור של הבקשה והתגובה כדי לחשב את זמן האחזור הסופי ששרת ה-API המחובר ישתמש בו בקריאה.

מה עוד צריך לדעת על מרכז הבקרה הזה?

בתפריט הנפתח Proxy, בוחרים שרת proxy ל-API למדידה.

לקוחות Public Cloud במספר אזורים יכולים להשתמש בתפריט הנפתח Region כדי להציג נתוני זמן אחזור לאזור ספציפי.

במרכז הבקרה הזה יש אמצעי בקרה רגילים, כמו הבורר של צבירת התאריכים, העברת העכבר מעל התרשימים כדי להציג הקשר נוסף, ייצוא נתונים לקובץ CSV וכו'. מידע נוסף זמין במאמר שימוש בלוחות הבקרה של Analytics.