Apigee Edge 문서입니다.
Apigee X 문서로 이동 정보
이 대시보드는 어떤 정보를 제공하나요?
지연 시간 분석 대시보드는 API 프록시에서 발생할 수 있는 지연 시간 문제를 알려줍니다. 중앙값, 95번째, 99번째 백분위수 값을 강조하여 대기 시간 측정 값을 1분 단위로 표시합니다.
중앙값은 이 값보다 적은 지연 시간이 발생하는 트래픽의 절반과 이 값보다 큰 지연 시간이 발생하는 트래픽의 절반 지점을 나타냅니다. 예를 들어 선택한 API 프록시의 응답 지연 시간 중앙값이 62ms인 경우 이 API 프록시의 응답 중 절반은 62ms 미만이 소요됩니다. 또한 이 API 프록시의 응답 중 절반은 62ms를 초과하여 소요됩니다.
95번째 백분위수 및 99번째 백분위수 값은 이 값보다 적은 95% 및 99%의 트래픽에서 지연 시간이 발생하는 지점을 알려줍니다. 더 중요한 것은 트래픽의 5%와 1%에서 범위를 벗어난 지연 시간 값이 발생하고 있다는 것을 알려주며 범위 외의 행동을 지적할 수 있다는 것입니다.
지연 시간 측정항목은 5분 시간 간격으로 계산되며 기간의 상한 타임스탬프에 기록됩니다. 예를 들어 대시보드에 타임스탬프가 2020-09-22 15:00:00 UTC인 데이터 포인트가 표시되면 지난 5분(2020-09-22 14:56:00 UTC~2020-09-22 15:00:59 UTC) 동안의 트래픽 지연 시간 백분율을 나타냅니다. 대시보드에는 5분 시간 범위의 상한 타임스탬프에 있는 데이터 포인트가 표시됩니다.
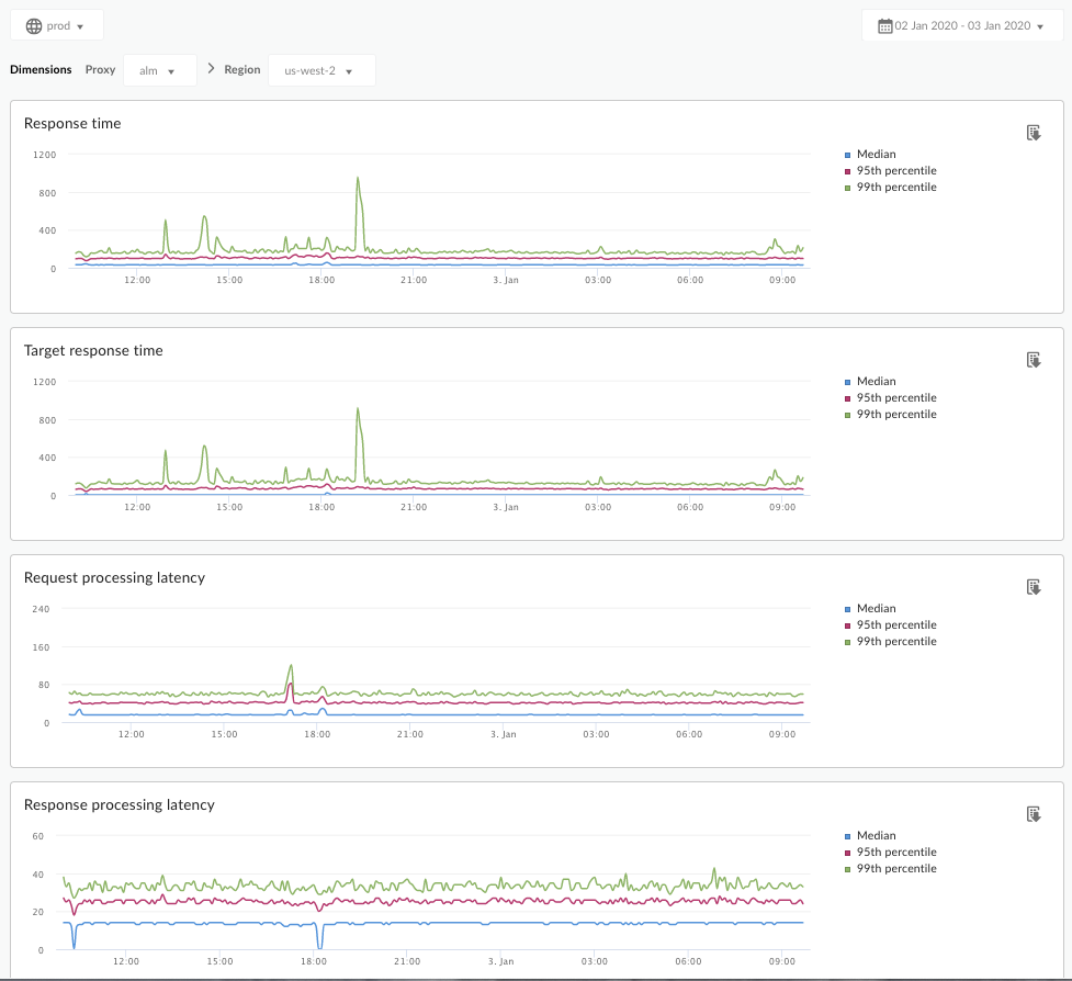
지연 시간 분석 대시보드
아래에 설명된 대로 지연 시간 분석 대시보드에 액세스합니다.
Edge
Edge UI를 사용하여 지연 시간 분석 대시보드에 액세스하려면 다음 단계를 따르세요.
- https://apigee.com/edge에 로그인합니다.
- 분석 > API 측정항목 > 지연 시간 분석을 선택합니다.
기존 Edge (프라이빗 클라우드)
기존 Edge UI를 사용하여 지연 시간 분석 대시보드에 액세스하려면 다음 단계를 따르세요.
http://ms-ip:9000에 로그인합니다. 여기서 ms-ip는 관리 서버 노드의 IP 주소 또는 DNS 이름입니다.- 분석 > 지연 시간 분석을 선택합니다.
다음과 같이 대시보드가 열립니다.

이 대시보드는 무엇을 측정하나요?
Apigee 커뮤니티 사이트에 있는 다음과 같은 흥미로운 글도 참조하세요. 평균 총 응답 시간이 평균 대상 응답 시간보다 짧은 경우는 언제인가요?
| 측정항목 | 설명 |
|---|---|
| 응답 시간 | 호출에 응답하는 데 걸린 총 시간(밀리초)입니다. 이 시간에는 Apigee API 프록시 오버헤드와 대상 서버 시간이 포함됩니다. |
| 대상 응답 시간 | 대상 서버가 호출에 응답하는 데 걸린 시간(밀리 초)입니다. 이 수치는 자체 서버의 동작을 알려줍니다. |
| 요청 처리 지연 시간 |
호출이 선택한 API 프록시에 도달할 때의 시간부터 Apigee가 대상 서버에 호출을 보낼 때의 시간까지의 밀리초 단위 수치입니다. 요청 및 응답 지연 시간을 추가하여 API 프록시가 호출에 추가한 최종 오버헤드를 계산합니다. |
| 응답 처리 지연 시간 |
Apigee 프록시가 대상 서버의 응답을 수신한 때의 시간부터 Apigee가 원래 발신자에게 응답을 보낼 때의 시간까지의 밀리초 단위 수치입니다. 요청 및 응답 지연 시간을 추가하여 API 프록시가 호출에 추가한 최종 오버헤드를 계산합니다. |
이 대시보드에 관해 알아두어야 할 다른 사항은 무엇인가요?
프록시 드롭다운 메뉴에서 측정할 API 프록시를 선택합니다.
여러 리전의 퍼블릭 클라우드 고객의 경우 리전 드롭다운 메뉴를 사용하여 특정 리전의 지연 시간 데이터를 확인합니다.
이 대시보드는 날짜 집계 선택기, 그래프 위로 마우스를 가져가서 추가 컨텍스트 확인하기, 데이터를 CSV로 내보내기 등의 표준 컨트롤을 사용합니다. 자세한 내용은 분석 대시보드 사용을 참조하세요.