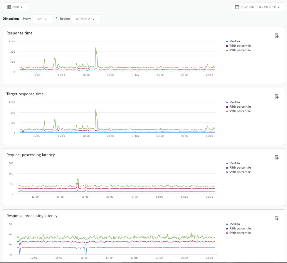
Latenzanalyse-Dashboard

Sie sehen sich die Dokumentation zu Apigee Edge an.
Sehen Sie sich die Apigee X-Dokumentation an.
info

Wozu dient dieses Dashboard?

Das Latenzanalyse-Dashboard kann Sie auf alle Latenzprobleme aufmerksam machen, die bei Ihren API-Proxys auftreten können. Es zeigt Latenzmessungen bis zum Zeitfenster einer Minute an, wobei die Medianwerte, das 95. Perzentil und das 99. Perzentil angegeben sind.

Der mittlere Wert gibt den Punkt an, an dem die Hälfte des Traffics eine Latenz aufweist, die unter diesem Wert liegt, und die Hälfte des Traffics eine Latenz, die größer als dieser Wert ist. Wenn die mittlere Antwortzeit für den ausgewählten API-Proxy beispielsweise 62 ms beträgt, bedeutet dies, dass die Hälfte der Antworten von diesem API-Proxy weniger als 62 ms dauert. Außerdem bedeutet dies, dass die Hälfte der Antworten von diesem API-Proxy mehr als 62 ms dauert.

Die Werte für das 95. Perzentil und das 99. Perzentil geben den Punkt an, an dem 95 % und 99 % Ihres Datenverkehrs Latenzzeiten aufweisen, die unter diesen Werten liegen. Oder, was noch wichtiger ist, es kann auf das Verhalten von außen hinweisen und Ihnen mitteilen, dass 5 % und 1 % des Traffics Latenzwerte haben, die außerhalb des Bereichs liegen.

Die Latenzmesswerte werden in 5-Minuten-Zeitfenstern berechnet und mit dem Zeitstempel der oberen Grenze des Fensters protokolliert. Ein Datenpunkt im Dashboard mit dem Zeitstempel 2020-09-22 15:00:00 UTC steht beispielsweise für den Latenz-Perzentilwert für den Traffic in den letzten 5 Minuten, also für den Zeitraum vom 22. September 2020, 14:56:00 Uhr UTC, bis zum 22. September 2020, 15:00:59 Uhr UTC. Im Dashboard wird der Datenpunkt mit dem Zeitstempel der oberen Grenze des 5-Minuten-Zeitraums angezeigt.

Das Latenzanalyse-Dashboard

Rufen Sie das Dashboard für die Latenzanalyse auf, wie unten beschrieben.

Edge

So greifen Sie über die Edge-Benutzeroberfläche auf das Dashboard für die Latenzanalyse zu:

  1. Melden Sie sich unter https://apigee.com/edge an.
  2. Wählen Sie Analysieren > API-Messwerte > Latenzanalyse.

Klassisches Edge (Private Cloud)

So greifen Sie über die Classic Edge-Benutzeroberfläche auf das Dashboard für die Latenzanalyse zu:

  1. Melden Sie sich bei http://ms-ip:9000 an, wobei ms-ip die IP-Adresse oder der DNS-Name des Management Server-Knotens ist.
  2. Wählen Sie Analysen > Latenzanalyse aus.

Das Dashboard wird, wie nachstehend gezeigt, geöffnet:

Was misst dieses Dashboard?

Siehe auch diesen interessanten Artikel auf der Apigee Community-Website: Wann kann die durchschnittliche Gesamtantwortzeit unter der durchschnittlichen Zielantwortzeit liegen?

Messwert Beschreibung
Reaktionszeit Gesamtzahl der Millisekunden, die für die Beantwortung eines Anrufs benötigt wurden. Diese Zeit umfasst den Apigee-API-Proxy-Overhead und die Uhrzeit Ihres Zielservers.
Zielantwortzeit Anzahl der Millisekunden, die der Zielserver benötigt hat, um auf einen Anruf zu antworten. Diese Zahl zeigt Ihnen, wie sich Ihre eigenen Server verhalten.
Anfrageverarbeitungslatenz

Anzahl der Millisekunden von dem Zeitpunkt an, zu dem ein Aufruf den ausgewählten API-Proxy erreicht, bis zu dem Zeitpunkt, zu dem Apigee den Anruf an Ihren Zielserver sendet.

Fügen Sie die Anforderungs- und Antwortwartezeiten hinzu, um den endgültigen Overhead zu berechnen, den der API-Proxy dem Aufruf hinzugefügt hat.

Antwortverarbeitungslatenz

Anzahl der Millisekunden ab dem Zeitpunkt, zu dem der API-Proxy die Antwort Ihres Zielservers empfängt, zu dem Zeitpunkt, zu dem Apigee die Antwort an den ursprünglichen Anrufer sendet.

Fügen Sie die Anforderungs- und Antwortwartezeiten hinzu, um den endgültigen Overhead zu berechnen, den der API-Proxy dem Aufruf hinzugefügt hat.

Was sollte ich noch über dieses Dashboard wissen?

Wählen Sie einen zu messenden API-Proxy aus dem Drop-down-Menü Proxy aus.

Verwenden Sie für Public Cloud-Kunden in mehreren Regionen das Dropdown-Menü Region, um die Latenzdaten für eine bestimmte Region anzuzeigen.

Dieses Dashboard verwendet Standardsteuerelemente, z. B. die Datumsaggregationsauswahl, das Bewegen des Diagramms für mehr Kontext, das Exportieren von Daten nach CSV usw. Weitere Informationen finden Sie unter Analyse-Dashboards verwenden.