Dasbor analisis latensi

Anda sedang melihat dokumentasi Apigee Edge.
Buka dokumentasi Apigee X.
info

Apa yang ditunjukkan dasbor ini?

Dasbor Analisis Latensi dapat memberi tahu Anda tentang masalah latensi yang mungkin dialami proxy API Anda. Pengukuran ini menampilkan pengukuran latensi hingga periode satu menit, yang menandai nilai median, persentil ke-95, dan persentil ke-99.

Nilai median menunjukkan titik saat setengah traffic Anda mengalami latensi yang kurang dari nilai ini dan setengah traffic Anda mengalami latensi yang lebih besar dari nilai ini. Misalnya, jika latensi waktu respons median untuk proxy API yang Anda pilih adalah 62 md, artinya setengah dari respons dari proxy API ini memerlukan waktu kurang dari 62 md. Hal ini juga berarti bahwa setengah dari respons dari proxy API ini memerlukan waktu lebih dari 62 md.

Nilai persentil ke-95 dan persentil ke-99 memberi tahu Anda titik saat 95% dan 99% traffic Anda mengalami latensi yang kurang dari nilai ini. Atau yang lebih penting, alat ini dapat menunjukkan perilaku yang menyimpang, yang memberi tahu Anda bahwa 5% dan 1% traffic Anda mengalami nilai latensi yang berada di luar rentang.

Metrik latensi dihitung dalam jangka waktu 5 menit, dan dicatat ke dalam log pada stempel waktu batas atas jendela. Misalnya, titik data yang ditampilkan di dasbor dengan stempel waktu 22-09-2020 15.00.00 UTC mewakili persentil latensi untuk traffic dalam 5 menit terakhir, yaitu periode waktu dari 22-09-2020 14.56.00 UTC hingga 22-09-2020 15.00.59 UTC. Dasbor menampilkan titik data pada stempel waktu batas atas dalam jangka waktu 5 menit.

Dasbor Analisis Latensi

Akses dasbor Analisis Latensi, seperti yang dijelaskan di bawah.

Edge

Untuk mengakses dasbor Analisis Latensi menggunakan UI Edge:

  1. Login ke https://apigee.com/edge.
  2. Pilih Analyze > API Metrics > Latency Analysis.

Edge Klasik (Private Cloud)

Untuk mengakses dasbor Analisis Latensi menggunakan UI Edge Klasik:

  1. Login ke http://ms-ip:9000, dengan ms-ip adalah alamat IP atau nama DNS node Server Pengelolaan.
  2. Pilih Analytics > Latency Analysis.

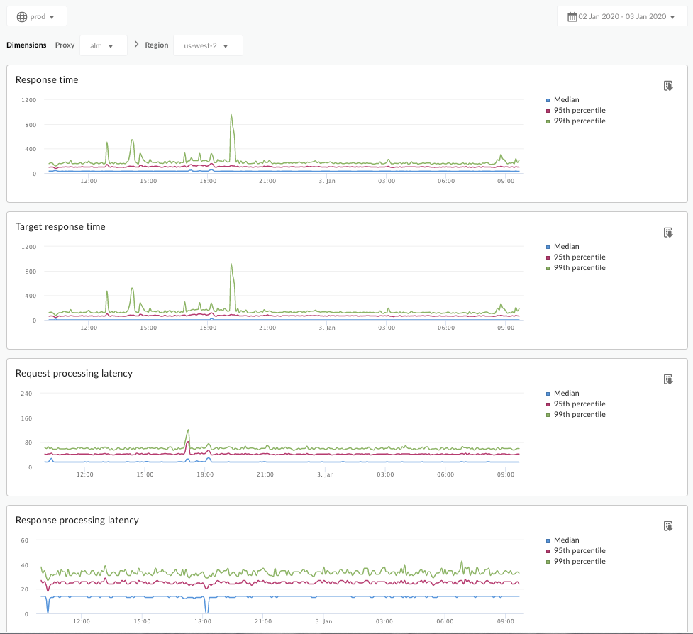
Dasbor akan terbuka seperti yang ditunjukkan di bawah ini:

Apa yang diukur oleh dasbor ini?

Lihat juga artikel menarik ini di situs Komunitas Apigee: Kapan Waktu Respons Total Rata-Rata dapat kurang dari Waktu Respons Target Rata-Rata?

Metrik Deskripsi
Waktu Respons Jumlah total milidetik yang diperlukan untuk merespons panggilan. Waktu ini mencakup overhead proxy Apigee API dan waktu server target Anda.
Target Waktu Respons Jumlah milidetik yang diperlukan server target Anda untuk merespons panggilan. Angka ini menunjukkan perilaku server Anda sendiri.
Latensi Pemrosesan Permintaan

Jumlah milidetik dari saat panggilan mencapai proxy API yang dipilih hingga saat Apigee mengirim panggilan ke server target Anda.

Tambahkan latensi permintaan dan respons untuk menghitung overhead akhir yang ditambahkan proxy API ke panggilan.

Latensi Pemrosesan Respons

Jumlah milidetik dari saat proxy API menerima respons server target Anda hingga saat Apigee mengirim respons ke pemanggil asli.

Tambahkan latensi permintaan dan respons untuk menghitung overhead akhir yang ditambahkan proxy API ke panggilan.

Apa lagi yang perlu saya ketahui tentang dasbor ini?

Pilih proxy API yang akan diukur dari menu dropdown Proxy.

Untuk pelanggan Cloud Publik di beberapa region, gunakan menu dropdown Region untuk melihat data latensi untuk region tertentu.

Dasbor ini menggunakan kontrol standar, seperti pemilih agregasi tanggal, mengarahkan kursor ke grafik untuk mendapatkan konteks selengkapnya, mengekspor data ke CSV, dan sebagainya. Untuk mempelajari lebih lanjut, lihat Menggunakan dasbor analisis.