Stai visualizzando la documentazione di Apigee Edge.
Vai alla documentazione di Apigee X. info
Che cosa mi dice questa dashboard?
La dashboard Analisi della latenza può avvisarti di eventuali problemi di latenza riscontrati dai proxy API. Mostra le misurazioni della latenza fino a un intervallo di un minuto, evidenziando i valori mediana, 95° percentile e 99° percentile.
Il valore mediano indica il punto in cui metà del traffico presenta una latenza inferiore a questo valore e metà del traffico presenta una latenza superiore a questo valore. Ad esempio, se la latenza media del tempo di risposta per il proxy API selezionato è di 62 ms, significa che metà delle risposte di questo proxy API richiede meno di 62 ms. Significa anche che metà delle risposte di questo proxy API richiede più di 62 ms.
I valori del 95° e del 99° percentile indicano il punto in cui il 95% e il 99% del tuo traffico presenta una latenza inferiore a questi valori. O, ancora più importante, può segnalare comportamenti insoliti, ad esempio indicando che il 5% e l'1% del traffico presenta valori di latenza non compresi nell'intervallo previsto.
Le metriche sulla latenza vengono calcolate in finestre temporali di 5 minuti e registrate al timestamp limite superiore della finestra. Ad esempio, un punto dati mostrato nella dashboard con timestamp 2020-09-22 15:00:00 UTC rappresenta il percentile di latenza per il traffico negli ultimi 5 minuti, ovvero l'intervallo di tempo compreso tra le ore 14:56:00 UTC del 22 settembre 2020 e le ore 15:00:59 UTC del 22 settembre 2020. La dashboard mostra il punto dati con il timestamp limite superiore nell'intervallo di tempo di 5 minuti.
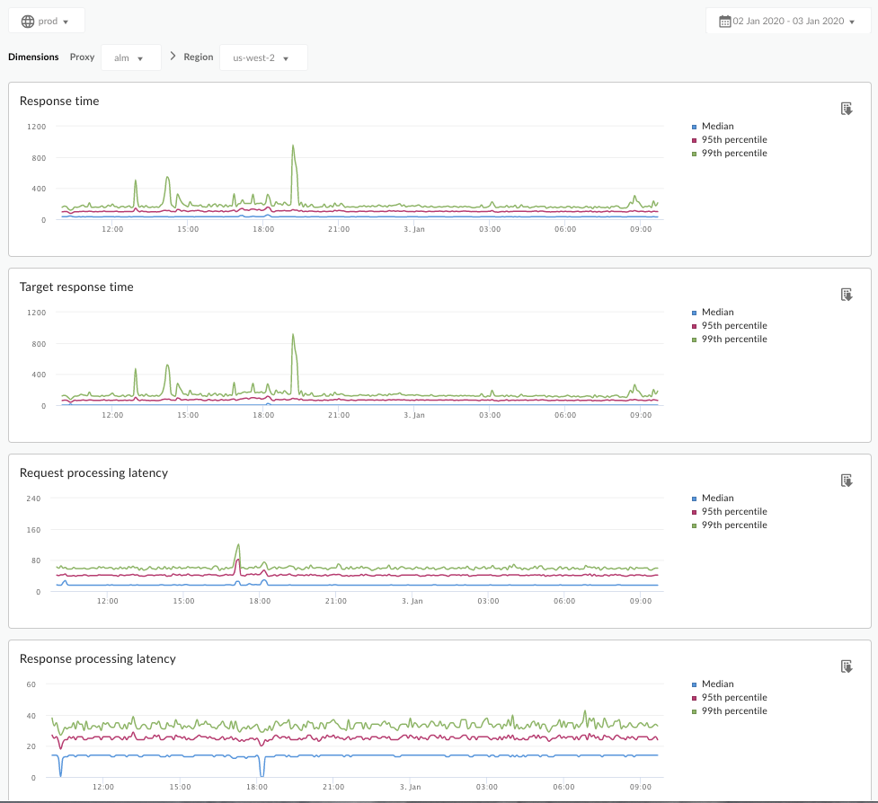
La dashboard Analisi della latenza
Accedi alla dashboard Analisi della latenza, come descritto di seguito.
Edge
Per accedere alla dashboard Analisi della latenza utilizzando l'interfaccia utente di Edge:
- Accedi a https://apigee.com/edge.
- Seleziona Analizza > Metriche API > Analisi della latenza.
Edge classico (private cloud)
Per accedere alla dashboard di analisi della latenza utilizzando l'interfaccia utente Edge classica:
- Accedi a
http://ms-ip:9000, dove ms-ip è l'indirizzo IP o il nome DNS del nodo del server di gestione. - Seleziona Analytics > Analisi della latenza.
La dashboard si apre come mostrato di seguito:

Che cosa misura questa dashboard?
Consulta anche questo interessante articolo sul sito della community Apigee: Quando il tempo di risposta totale medio può essere inferiore al tempo di risposta target medio?
| Metrica | Descrizione |
|---|---|
| Tempo di risposta | Numero totale di millisecondi necessari per rispondere a una chiamata. Questo tempo include il sopraccarico del proxy API Apigee e l'ora del server di destinazione. |
| Tempo di risposta target | Numero di millisecondi necessari al server di destinazione per rispondere a una chiamata. Questo numero indica il comportamento dei tuoi server. |
| Latenza di elaborazione della richiesta |
Numero di millisecondi dal momento in cui una chiamata raggiunge il proxy API selezionato al momento in cui Apigee invia la chiamata al server di destinazione. Aggiungi le latenze di richiesta e risposta per calcolare il sovraccarico finale aggiunto dal proxy API alla chiamata. |
| Latenza di elaborazione della risposta |
Numero di millisecondi dal momento in cui il proxy API riceve la risposta del server di destinazione al momento in cui Apigee invia la risposta all'utente chiamante originale. Aggiungi le latenze di richiesta e risposta per calcolare il sovraccarico finale aggiunto dal proxy API alla chiamata. |
Cos'altro devo sapere su questa dashboard?
Seleziona un proxy API da misurare dal menu a discesa Proxy.
Per i clienti di Public Cloud in più regioni, utilizza il menu a discesa Regione per visualizzare i dati sulla latenza per una regione specifica.
Questa dashboard utilizza controlli standard, come il selettore di aggregazione delle date, il passaggio del mouse sopra i grafici per visualizzare più contesto, l'esportazione dei dati in formato CSV e così via. Per scoprire di più, consulta Utilizzare le dashboard di analisi.