您正在查看 Apigee Edge 文档。
前往 Apigee X 文档。 信息
此信息中心可以提供什么信息?
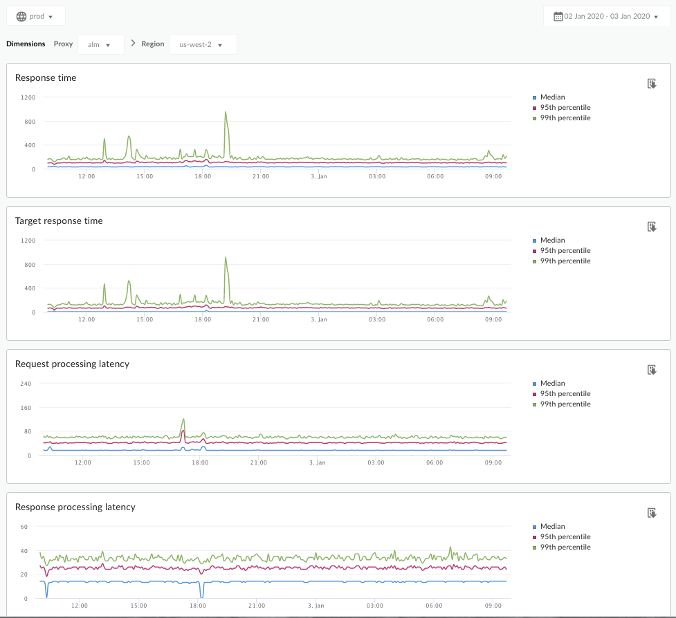
延迟时间分析信息中心可以提醒您 API 代理可能遇到的任何延迟问题。它将在一分钟的窗口中显示延迟时间的测量值,并突出显示中位数、第 95 个百分位和第 99 个百分位值。
中位数值表明一半的流量的延迟时间低于此值,而一半流量的延迟时间高于此值。例如,如果所选 API 代理的响应时间延迟时间的中位数为 62 毫秒,则意味着来自此 API 代理的一半响应的响应时间少于 62 毫秒,或者说来自此 API 代理的一半响应的响应时间超过 62 毫秒。
第 95 个百分位和第 99 个百分位值表示了 95% 和 99% 的流量的延迟时间小于这些点的值。更重要的是,它可以指出异常行为,告知 5% 和 1% 的流量遭遇了超出范围的延迟时间值。
延迟时间指标按 5 分钟的时间范围计算,并在时间范围的上限时间戳处记录。例如,信息中心上显示的时间戳为 2020-09-22 15:00:00 UTC 的数据点表示过去 5 分钟内(即 2020-09-22 14:56:00 UTC 到 2020-09-22 15:00:59 UTC)的流量延迟百分位数。信息中心会显示 5 分钟时间范围内上限时间戳的数据点。
延迟时间分析信息中心
按照以下说明访问延迟时间分析信息中心。
Edge
如需使用 Edge 界面访问“延迟时间分析”信息中心,请执行以下操作:
- 登录 https://apigee.com/edge。
- 依次选择分析 > API 指标 > 延迟时间分析。
传统边缘(私有云)
如需使用经典版 Edge 界面访问“延迟时间分析”信息中心,请执行以下操作:
- 登录
http://ms-ip:9000,其中 ms-ip 是管理服务器节点的 IP 地址或 DNS 名称。 - 依次选择分析 > 延迟时间分析。
信息中心将打开,如下所示:

此信息中心衡量的是什么?
另请参阅 Apigee 社区网站上这篇有趣的文章:平均总响应时间何时小于平均目标响应时间?
| 指标 | 说明 |
|---|---|
| 响应时间 | 响应调用所花费的总毫秒数。此时间包括 Apigee API 代理开销和目标服务器时间。 |
| 目标响应时间 | 您的目标服务器响应调用所花费的毫秒数。此数字表示服务器的行为方式。 |
| 请求处理延迟时间 |
从选定 API 代理收到调用到 Apigee 向目标服务器发送调用之间的时间(以毫秒为单位)。 添加请求和响应延迟时间,以计算将 API 代理添加到调用中的最终开销。 |
| 响应处理延迟时间 |
从 API 代理接收目标服务器响应到 Apigee 将响应发送给原始调用者之间所经历的时间(以毫秒为单位)。 添加请求和响应延迟时间,以计算将 API 代理添加到调用中的最终开销。 |
关于此信息中心,还需要了解哪些信息?
从代理下拉菜单中选择要衡量的 API 代理。
对于多个区域中的 Public Cloud 客户,请使用地区下拉菜单查看特定地区的延迟时间数据。
此信息中心使用标准控件,例如日期聚合选择器、将鼠标悬停在图表上以查看更多上下文,以及将数据导出到 CSV 等。如需了解详情,请参阅使用分析信息中心。