您正在查看 Apigee Edge 說明文件。
前往 Apigee X 說明文件。 info
這個資訊主頁可提供哪些資訊?
延遲分析資訊主頁可提醒您 API 代理程可能發生的任何延遲問題。這項功能會顯示延遲時間測量結果,精確到 1 分鐘的時間範圍,並強調中位數、第 95 個百分位數和第 99 個百分位數的值。
中位數值會指出,有半數的流量延遲時間低於這個值,而另一半的流量延遲時間則高於這個值。舉例來說,如果所選 API 代理程式的平均回應時間延遲為 62 毫秒,表示有半數的回應來自此 API 代理程式,且回應時間少於 62 毫秒。這也表示有半數的回應來自此 API 代理程式,且回應時間超過 62 毫秒。
第 95 個百分位數和第 99 個百分位數值會指出,有 95% 和 99% 的流量延遲時間低於這些值。更重要的是,這項功能還能指出異常行為,讓您知道 5% 和 1% 的流量出現超出範圍的延遲值。
延遲時間指標會以 5 分鐘的時間區間計算,並記錄在區間的上限時間戳記。舉例來說,資訊主頁上顯示的資料點時間戳記為 2020-09-22 15:00:00 UTC,代表過去 5 分鐘內的流量延遲百分比,也就是從 2020-09-22 14:56:00 UTC 到 2020-09-22 15:00:59 UTC 的時間範圍。資訊主頁會顯示 5 分鐘時間範圍內上限時間戳記的資料點。
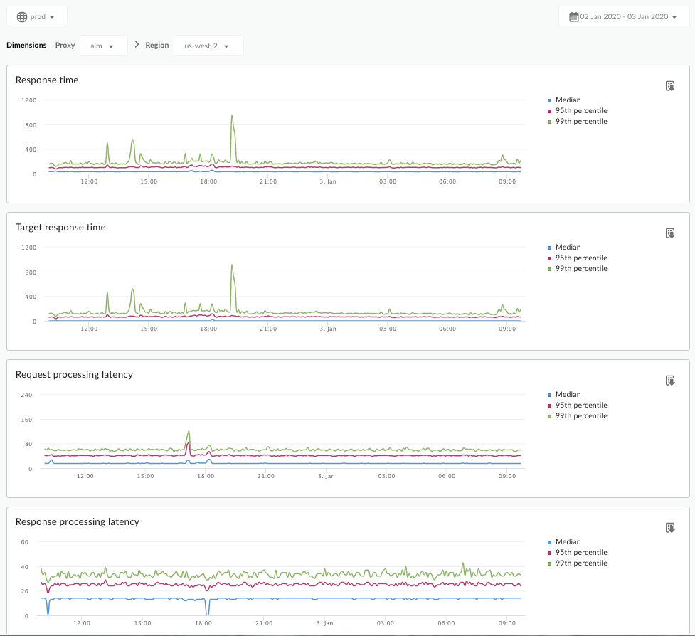
「延遲時間分析」資訊主頁
如以下所述,存取「延遲分析」資訊主頁。
Edge
如要使用 Edge UI 存取「延遲分析」資訊主頁,請按照下列步驟操作:
- 登入 https://apigee.com/edge。
- 依序選取「Analyze」>「API Metrics」>「Latency Analysis」。
Classic Edge (Private Cloud)
如要使用傳統 Edge UI 存取「延遲分析」資訊主頁,請按照下列步驟操作:
- 登入
http://ms-ip:9000,其中 ms-ip 是管理伺服器節點的 IP 位址或 DNS 名稱。 - 依序選取「數據分析」>「延遲時間分析」。
資訊主頁會隨即開啟,如下所示:

這個資訊主頁的評估項目為何?
請參閱 Apigee 社群網站上的這篇文章:什麼時候平均總回應時間會低於平均指定回應時間?
| 指標 | 說明 |
|---|---|
| 回應時間 | 回應呼叫所需的總毫秒數。這段時間包含 Apigee API Proxy 額外負擔和目標伺服器時間。 |
| 目標回應時間 | 目標伺服器回應呼叫所需的毫秒數。這個數字會顯示您自己的伺服器行為。 |
| 要求處理延遲時間 |
從呼叫抵達所選 API Proxy 到 Apigee 將呼叫傳送至目標伺服器的時間長度 (以毫秒為單位)。 將要求和回應延遲時間加總,即可計算 API 代理程式加入呼叫的最終開銷。 |
| 回應處理延遲時間 |
從 API 代理程式收到目標伺服器回應的時間起算,到 Apigee 將回應傳送給原始呼叫端的時間,所需的毫秒數。 將要求和回應延遲時間加總,即可計算 API 代理程式加入呼叫的最終開銷。 |
還有什麼關於這個資訊主頁的注意事項?
從「Proxy」下拉式選單中選取要評估的 API Proxy。
如果您是位於多個區域的公共雲端客戶,請使用「區域」下拉式選單,查看特定區域的延遲資料。
這個資訊主頁會使用標準控制項,例如日期匯總選取器、懸停在圖表上以取得更多背景資訊、將資料匯出為 CSV 等。詳情請參閱「使用數據分析資訊主頁」。